FineBI 6.0学习笔记:分析数据4
【摘要】 FineBI学习笔记

张小白试验了用表格分析数据:https://bbs.huaweicloud.cn/blogs/381684
也试验了用图表分析数据:https://bbs.huaweicloud.cn/blogs/381686
还试验了使用仪表板对多个组件做数据联动: https://bbs.huaweicloud.cn/blogs/381699
但是上次那个报表还是不怎么好看的,所以我们这次来学习如何使用TAB组件对报表进行美化。
点击仪表板上面的其他-》TAB组件:

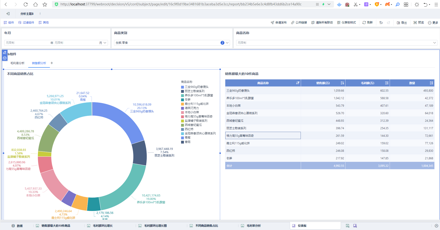
将前面做好的5个组件,2个放入毛利率分析,3个放入销售额分析的TAB。

具体方式是点击名称,修改tab名,点击+增加tab,将组件拖入相关的tab页即可。同时将三个过滤组件放在仪表盘上面,点击销售额分析后展示如下:

点击毛利率分析后展示如下:

还可以考虑给这个报表加个标题:
点击上面的其他-》文本组件:添加报表的标题和文字内容即可。还可以在文本中添加链接,以便在展示报表时能够点击链接访问更多的信息。

此外,报表的样式也可以变化,点击仪表板样式-》选择样式后,点击确定即可:

(未完待续)
【声明】本内容来自华为云开发者社区博主,不代表华为云及华为云开发者社区的观点和立场。转载时必须标注文章的来源(华为云社区)、文章链接、文章作者等基本信息,否则作者和本社区有权追究责任。如果您发现本社区中有涉嫌抄袭的内容,欢迎发送邮件进行举报,并提供相关证据,一经查实,本社区将立刻删除涉嫌侵权内容,举报邮箱:
cloudbbs@huaweicloud.com
- 点赞
- 收藏
- 关注作者
评论(0)