FineBI 6.0学习笔记:分析数据2

在上一节中,张小白试验了用表格分析数据:https://bbs.huaweicloud.cn/blogs/381684
本次试图使用可视化的图表方式分析数据。
一、图表简介
可视化的分析需要首先考虑清楚表达的主题,然后需要确定对比关系,然后再选择图表的格式。
所谓图表的主题,其实是图表所表达出来的现象,如销售的发展趋势,商品A跟商品B的销量对比等等。
所谓对比关系,一般有以下几种:
(1)比较:两个或多个对象之间的对比。
(2)占比:对象在总体中的比例
(3)趋势:发展规律
(4)关联:两个数据之间是否存在联系
(5)分布:不同维度的范围分析
以上对比关系可以用下图的标准选择图表的形式:
二、自定义图表
如果没有想好主题,我们可以先制作自定义图表。
1、折线图展示毛利额变化情况,柱状图展示毛利额环比增长率
我们接着上篇文档的例子,将 显示商品毛利率的增长情况 转成可视化的图表方式。
在上次的组件sheet,点击。。。

在弹出的下拉菜单点击复制,即可复制上次的组件,然后在新的组件sheet点击自定义图表,将其转为以下样式:

缺省展示的是毛利额的柱形图。
点击图形属性-》柱形图,可以将其改为折线图(将柱形图改为线):

但是由于两个指标的值相差过大,第二个指标毛利额环比增长率就会显得聚在了一起。
点击 毛利额环比增长率的下拉菜单,点击设置值轴:

将其改为右值轴:

点击确定后即可显示两个指标:

如果我们想把柱状图负数的部分用红色显示,则可以将指标拖入 该指标的颜色框:

并将指标改为如下的计算方式:

再点击颜色右边的齿轮:将渐变类型改为区域渐变,并自定义渐变区间为2,小于0的颜色为红色,如下所示:

即可显示以下的效果:

可以按照下图方式:

将相关文字从右边移到下方。
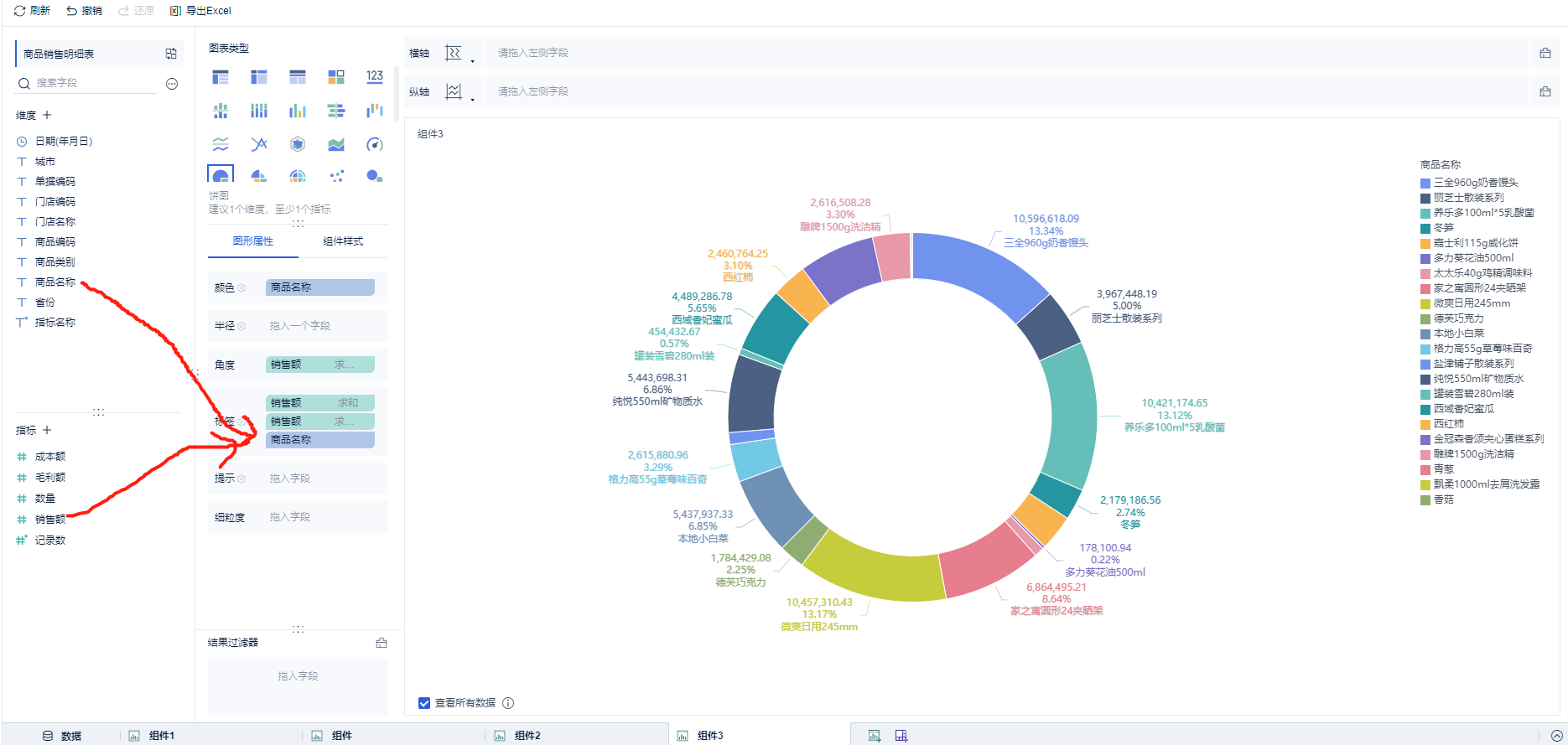
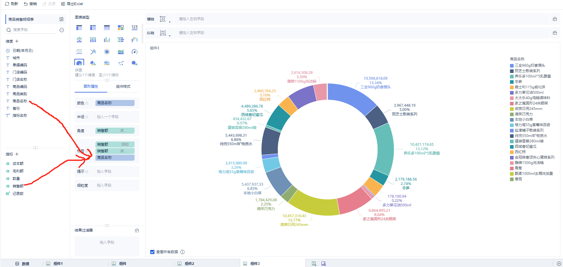
2、饼图展示商品销售分布情况
在商品销售明细表数据中新增组件:
将商品名称拖入 维度栏
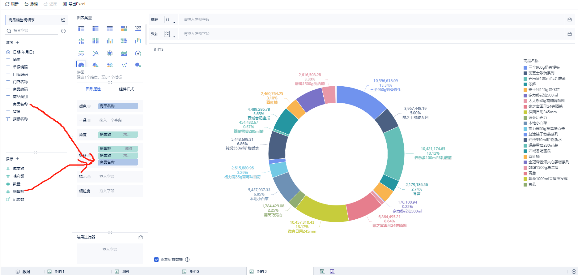
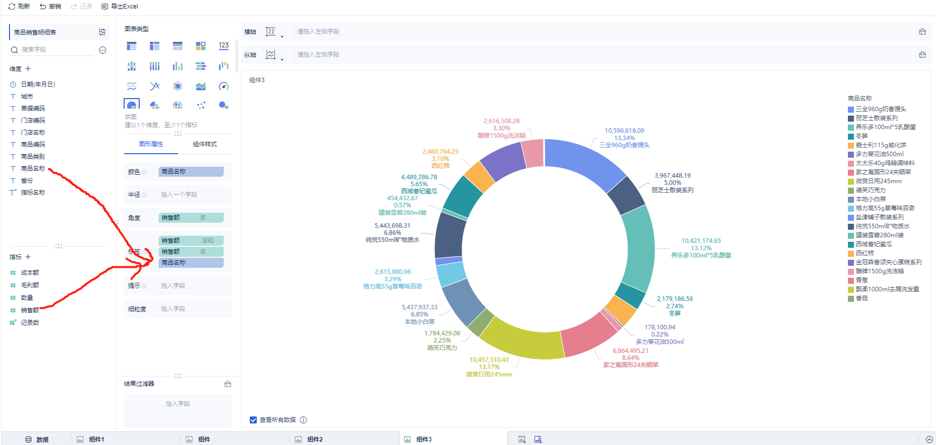
将销售额 拖入指标栏,并将 销售额使用快速计算改为占比:

点击饼图将显示改为饼图显示:

如果想在饼图中展示 具体的销售额,销售额占比等等,则可以在标签栏中拖入相关指标:

(未完待续)
- 点赞
- 收藏
- 关注作者
评论(0)