MindStudio Insight的墙上时间和system views
【摘要】 “Wall Duration” 中的 “Wall” 指的是 墙上时间(Wall-clock Time),也称为实际流逝时间(Real Elapsed Time)。其具体含义指从任务开始到结束所经过的实际物理时间,就像墙上的挂钟所记录的时间一样。这个时间包含了任务执行过程中所有可能的等待、调度开销等。与之相对的概念通常是 CPU 时间(CPU Time),它只统计任务实际占用CPU进行计算的时...
“Wall Duration” 中的 “Wall” 指的是 墙上时间(Wall-clock Time),也称为实际流逝时间(Real Elapsed Time)。其具体含义指从任务开始到结束所经过的实际物理时间,就像墙上的挂钟所记录的时间一样。这个时间包含了任务执行过程中所有可能的等待、调度开销等。与之相对的概念通常是 CPU 时间(CPU Time),它只统计任务实际占用CPU进行计算的时间。在性能分析中,使用“墙上时间”更能真实地反映一个任务对整体性能的实际影响。
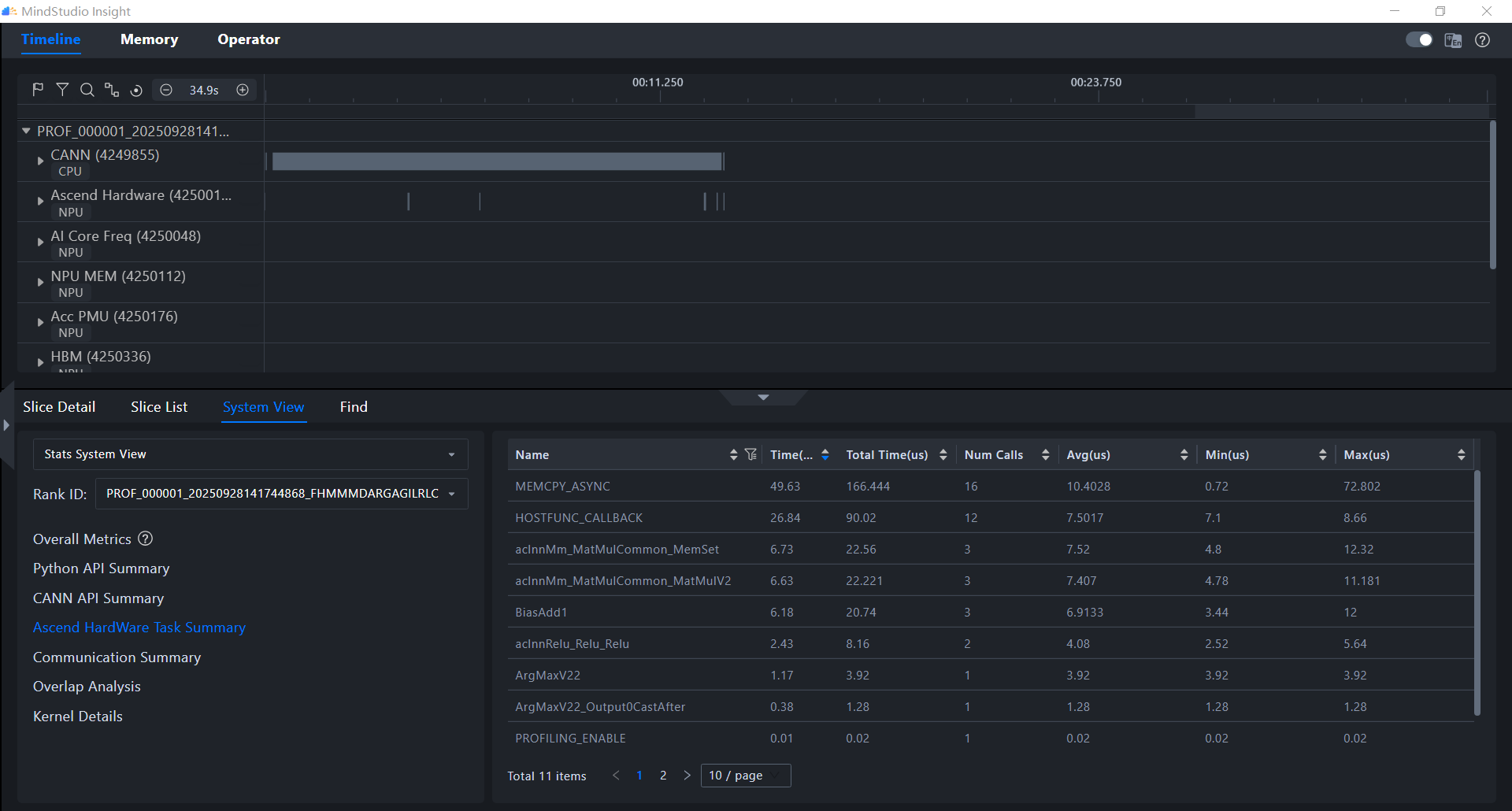
system views下面Ascend Hardware Task Summary 和 Kernel Details ,它们虽然都涉及在 NPU 上执行的任务,但它们的统计维度和详细程度不同,服务于不同的分析目的 。


核心区别
| 特性 | Ascend Hardware Task Summary | Kernel Details |
|---|---|---|
| 统计维度 | 任务(Task)级别的汇总信息 | 算子(Operator/Kernel)级别的详细信息 |
| 数据来源 | 主要来源于task_time_*.csv文件,汇总任务调度信息 |
包含所有算子的执行信息 |
| 分析焦点 | 关注任务在不同加速器(如AI Core, AI CPU)下的调度耗时,用于识别调度瓶颈 | 关注每个具体算子的执行详情(如输入输出形状、数据类型、耗时等),用于定位算子级性能瓶颈 |
| 详细程度 | 相对宏观的统计摘要 | 非常细粒度的明细数据 |
通常,分析流程是:先在 System Views 的汇总信息(如 Ascend Hardware Task Summary)中发现某类任务耗时异常,然后切换到 “算子”界面 ,对算子进行排序和筛选,从而定位到具体的性能瓶颈算子 。
因此,Ascend Hardware Task Summary 提供了任务调度的宏观视角,而 Kernel Details 提供了算子执行的微观细节,两者相辅相成,共同构成完整的性能分析链路。
【声明】本内容来自华为云开发者社区博主,不代表华为云及华为云开发者社区的观点和立场。转载时必须标注文章的来源(华为云社区)、文章链接、文章作者等基本信息,否则作者和本社区有权追究责任。如果您发现本社区中有涉嫌抄袭的内容,欢迎发送邮件进行举报,并提供相关证据,一经查实,本社区将立刻删除涉嫌侵权内容,举报邮箱:
cloudbbs@huaweicloud.com
- 点赞
- 收藏
- 关注作者
评论(0)