国内IT企业的底子到底有多薄弱?
敏捷、DevOps、CMMI、IPD……近年来,研发管理领域的各类框架与工具不断迭代,管理者们急于借新方法打破效率瓶颈。
可现实往往是:学完敏捷就拉着团队开每日站会,引入DevOps就搭了CI/CD流水线方法,流程改了多次,团队的研发效率却始终难有质的提升,投入与产出的落差,成了许多企业的老大难。
不久前,阿道接触到一位刚开始用禅道的朋友,我们也就这一问题交流了许多。这位朋友的经历恰好也为这个行业难题提供了独特的视角。

很有意思的是,他大学是学通信工程的,在校期间更多的是系统学习传统软件工程体系——从需求文档规范到瀑布式开发流程,每一步都强调严谨与标准化;而毕业后,他又先后进入互联网与金融领域,不同行业对响应、迭代的不同要求,又让他不得不主动接纳敏捷、精益等更多样化的管理思路。
两种截然不同的知识与实践背景,让他对研发管理有了更辩证的思考:为什么有些团队用上了最前沿的管理方法,却还是走不出方案有效,落地却满是纰漏的怪圈?
我们一致认为,流程优化的落地效果,始终依赖团队底层的工程实践能力。研发管理如果脱离扎实的工程实践谈流程创新,终究是空中楼阁。
一、为什么方案有效,落地却满是纰漏?
因为在落地的过程中,很多原本设想很好的实践慢慢就走了样。比如在研发流程中,需求评审与代码评审这两个关键环节就很容易沦为走过场。
需求评审最大的作用,是让所有人同时意识到:需求根本没想清楚。评审的过程中,是能够让产品、研发、测试等所有角色在同一时间、同一语境下,共同意识到“这个需求到底有没有用,还有没有更好的方案”。
在这个过程中,我们才能够及时发现那些隐藏在表面需求之下的逻辑漏洞、边界模糊等问题。比如某功能模块的用户场景是否覆盖全面?不同系统间的交互逻辑是否存在漏洞?异常情况的处理方案是否明确?
但若是跳过这一步或者只是走个过程,就容易出现“产品经理总是改需求怎么办”。这种频繁的需求变更不仅会打乱研发节奏,还会极大消耗团队精力,让团队陷入“做了又改,改了又做”的恶性循环。
再看代码评审,抛开实现落地不谈,团队成员几乎都会承认代码评审对代码质量的重要性,但又都对这一环节抱有抵触情绪。
这种抵触背后,藏着一种类似“囚徒困境”的心理博弈:从个人角度看,研发人员会觉得代码评审占用开发时间,若暴露代码漏洞或逻辑问题,还可能影响个人评价,于是倾向于简化评审流程,甚至回避复杂模块的检查;但从团队视角出发,严格的代码评审能直接降低线上故障风险,减少后期维护成本,是保障研发质量的关键环节。
当团队中每个人都抱着少花点时间在评审上,靠别人多把关的想法时,最终整个团队都要为低质量代码买单。
二、为什么关键环节难以落地?
为什么新的管理方法难以奏效?本质上,是团队的基本功没练扎实。
像IT研发管理中的很多理念,我们在制造业、建筑行业中都能找到源头。比如建筑业讲究万丈高楼平地起,依赖的是扎实的地基与标准化的施工,再比如制造业强调精益生产,就是靠每个环节的质量、成本管控来实现效率的提升。
因此在研发管理中,不论是传统的瀑布式开发还是敏捷迭代,80%的核心实践是相通的——需求管理、质量控制、配置管理、迭代规划……这些基础的能力如果没法落地,再先进的管理框架也只是花架子。
为什么很多大型软硬件结合的企业不用走敏捷,也照样稳扎稳打?关键就是他们的底层工程实践能力足够扎实:需求评审有严格的准入准出标准,代码质量有明确的管控流程,测试环节有完善的自动化体系……当基础能力达标后,更好的管理方法才是助益。
禅道创始人春哥一直认为,很多团队的流程规范大多停留在“倡导”层面,缺乏一套让其必须被执行的刚性约束机制。当流程可以被轻易绕过,且绕过之后没有直接的负反馈时,“走捷径”就成了人的本能。
因此在禅道中,我们也很注重在工具中落地团队基础工程能力的建设。
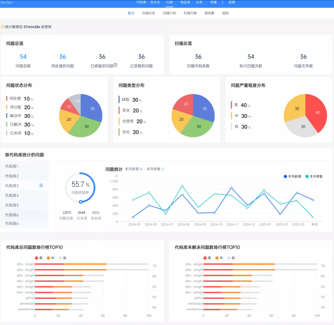
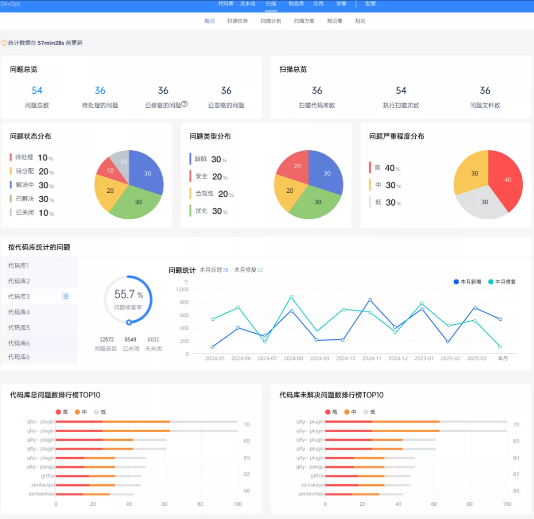
拿禅道DevOps平台中的代码扫描功能来说,这就是保证工程实践的一道闸门:提前定义代码规范、自动化完成代码规范检查、识别潜在漏洞、预警各类质量隐患……让问题都能在代码提交阶段被及时发现。

(扫描规则)

(扫描问题)

(扫描概况)
而且这种自动化的扫描也不需要依赖研发人员挤出时间来做评审,更能减少因为个人经验不足、精力有限导致的疏漏。当代码扫描成为研发流程的固定环节时,研发团队也会逐步实现代码规范,在标准化流程的推动下,慢慢地从被动接受检查转为主动追求质量。
许多团队在管理方法中打转却难见成效,原因可能就在于把流程优化停留在了理念层面,没能将关键的工程实践转化为可落地、可衡量的行动标准。
而禅道所做的,正是用工具内置这种可衡量的标准。禅道中内置的更多类似代码扫描的刚性功能,让原本依赖个人经验的质量管控,变成了团队共同遵循的硬约束。
对想要破局的研发团队来说,不妨先从两个小步骤做起:
- 梳理当前各个工程实践节点中,最常出问题的环节;
- 在禅道中将这些环节的标准固化。
让研发管理真正从纸上谈兵走向落地见效——这既是禅道为团队赋能的核心逻辑,也是所有追求效率与质量的研发团队,最应该借鉴的思路。
- 点赞
- 收藏
- 关注作者
评论(0)