巡检任务管理系统(源码+文档+讲解+演示)
【摘要】 引言在现代企业管理中,巡检任务是确保设备和系统正常运行的重要环节。巡检任务管理系统作为一种创新的管理工具,通过数字化手段优化巡检管理的全流程,提高巡检效率,降低维护成本,提升设备运行的可靠性。本文将详细介绍巡检任务管理系统的核心功能、技术架构以及如何通过开源代码实现二次开发,助力企业实现巡检管理的数字化升级。巡检任务管理系统简介巡检任务管理系统是一款综合性的巡检管理工具,旨在通过数字化手段优...
引言
在现代企业管理中,巡检任务是确保设备和系统正常运行的重要环节。巡检任务管理系统作为一种创新的管理工具,通过数字化手段优化巡检管理的全流程,提高巡检效率,降低维护成本,提升设备运行的可靠性。本文将详细介绍巡检任务管理系统的核心功能、技术架构以及如何通过开源代码实现二次开发,助力企业实现巡检管理的数字化升级。
巡检任务管理系统简介
巡检任务管理系统是一款综合性的巡检管理工具,旨在通过数字化手段优化巡检管理的全流程。系统集成了管理端、H5、系统监控等多个核心功能模块,帮助巡检管理者提升管理效率、优化管理效果,并拓展管理范围。
优秀功能介绍
管理端
系统管理
- 用户管理:管理所有用户账户,包括创建新用户、辑用户信息、重置密码、冻结或活账户等。
- 角色管理:定义和管理用户角色以及相应的权限,确保不同用户根据其角色获得适当的访问权限。
- 菜单管理:菜单的管理,用于创建、编辑和维护菜单项,包括菜单分类、菜单信息等。
- 部门管理:管理部门,包括部门设置、部门职责和部门间的协作流程。
- 岗位管理:定义和管理组织内的岗位,包括岗位描述、岗位要求和岗位权限等。
- 字典管理:维护系统中使用的数据字典,如状态码、错误码、配置项等,以确保数据的一致性和准确性。
- 参数设置:允许管理员配置系统参数,如性能设置、安全设置等。
- 通知公告:发布和管理系统通知和公告,确保所有用户都能及时获取重要信息
- 操作日志:记录用户在系统中的操作历史,包括操作时间、操作类型和操作结果等,用于审计和问题排查。
- 登录日志:记录用户的登录活动,包括登录时间、登录IP和登录结果等,用于安全监和用户行为分析。
系统监控
- 在线用户:显示当前在线的用户列表,可能包括用户ID、登录时间、活动状态等信息,以便于管理员进行用户管理。
- 定时任务:制管理定时执行的任务,如数据备份、自动更新、定期检查等,可以设置任的执行时间、频率和执行条件。
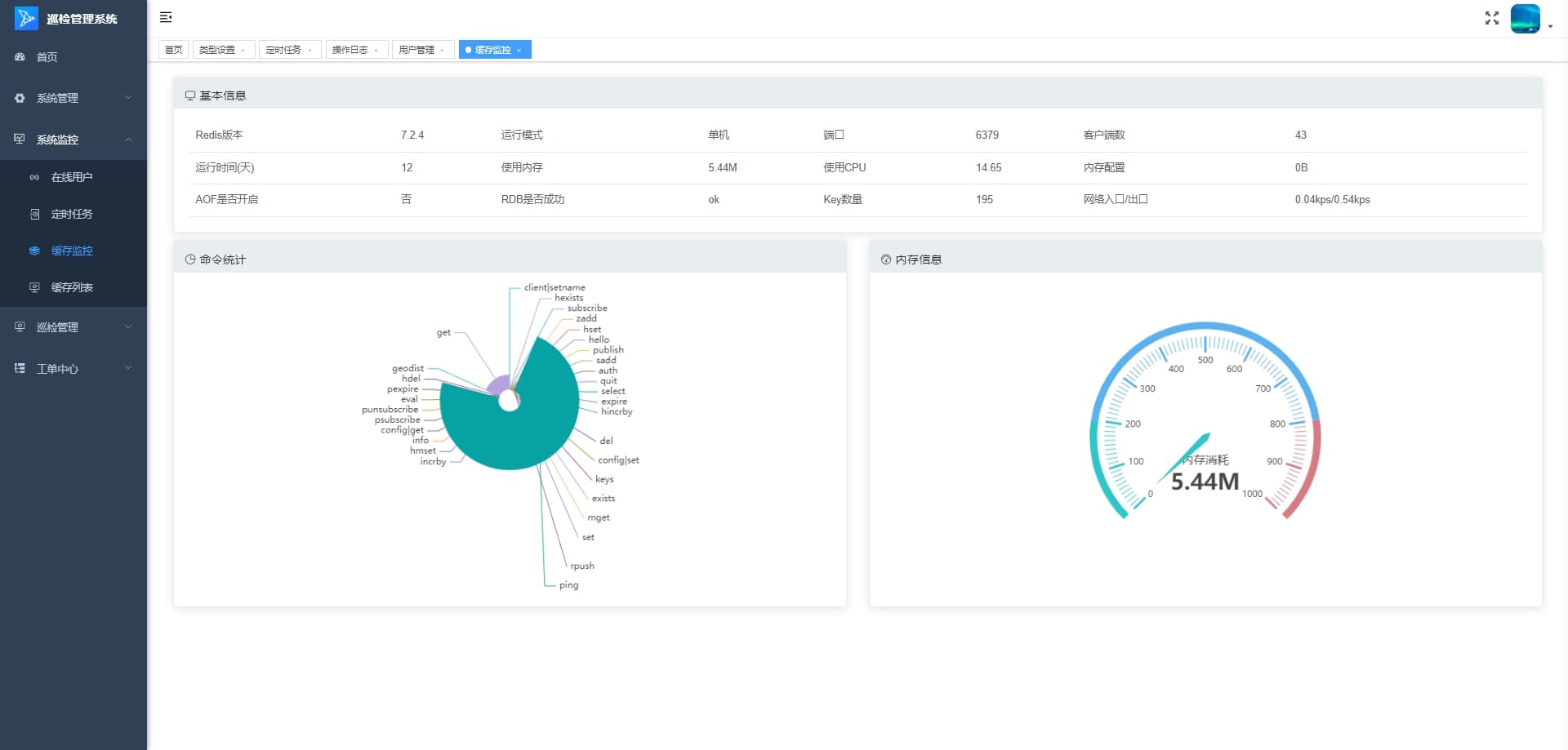
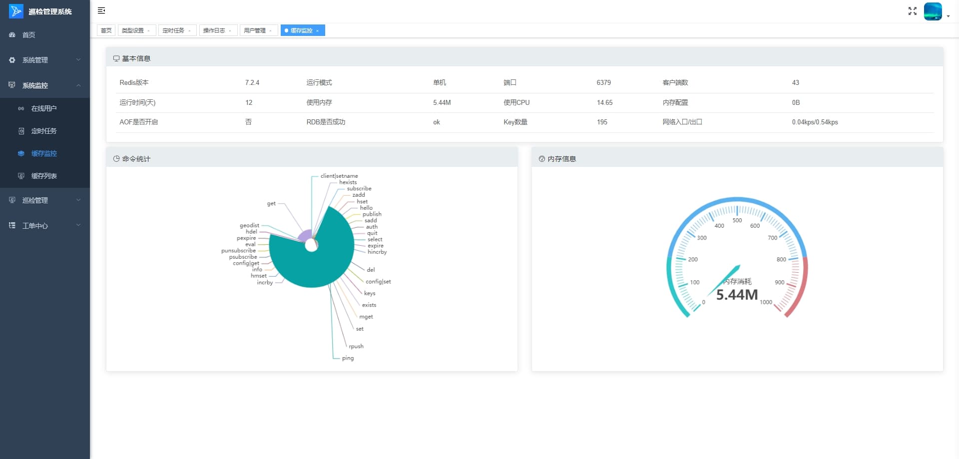
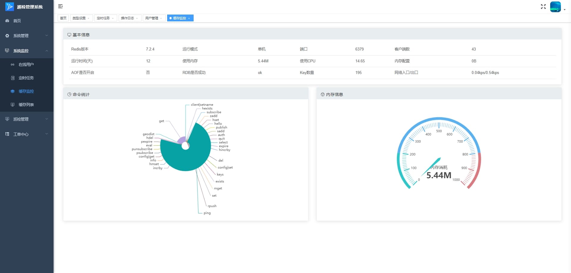
- 缓存监控:监控系统缓存的使用情况,包括缓存命中率、缓存大小、缓存过期策略等,以优化系统性能。
- 缓存列表:列出系统中所有缓存项及其详细信息,可能包括缓存键、缓存值、过期时间等,用于缓存管理。
巡检管理
- 巡检区域管理:管理巡检的地理区域,包括区域的创建、编辑、删除和性设置,以及区域间的层级关系。
- 巡检点管理:管理巡检的具体点位,包括点位的添加、修改、删除和点位属性的设置,如点位名称、描述、重要性等。
- 巡检线路管理:规划和优化巡检线路,包括线路的创建、辑、删除和线路上点位的序安排,以提高巡检效率。
- 巡检计划管理:制定和调整巡检计划,包括计划的周期、时间、参与人员、巡检区域和巡检点,以及计划的执行和跟踪。
- 巡检任务管理:用于规划、分配、执行和跟踪巡检活动,确保关键区域和设备得到定期检查和维护,以保障系统或设施的正常运行和安全。
工单中心
- 类型设置:允许管理员定义和管理不同类型的工单,包括设置工单类别、性、优先级和处理流程。
- 模型管理:创建、维护和更新业务流程、数据或分析模型,以支持决策制定、系统设和业务优化。
- 部署管理:涉及软件或系统的安装、配置、升级和维护,以确保系统的稳定运行和及时更新。
- 工单:指工单管理功能,用于创建、查看、更新和关闭工单,以及跟踪工单的处理诗度。
- 我的待办:显示当前用户个人待处理的任务列表,便于用户管理自己的工作负载。
- 全部待办:显示系统中所有待办任务的完整列表,可能用于管理员或团队领导进行任分配和监控。
- 流程实例:显示所有流程实例的列表,包括每个实例的详细信息和当前状态。
- 运行历史:记录和展示流程的历史运行数据,包括成功、失败和异常的流程实例,用分析和优化。
H5
首页
- 工单管理:用于创建、跟踪和管理工单的模块。包含工单的创建、分配、更新和关闭等功能。
- 巡检管理:用于规划和记录巡检活动的模块。包含巡检计划的制定、执行和结果记录等功能。
- 报警管理:用于监控系统状态并管理报警事件的模块。,包含报警的接收、确认、处理和记录等功能。
- 视频管理:用于视频监控和录像管理的模块。包含视频的实时查看、录像回放和存储管理等功能。
- 待办事项:显示当前用户需要处理的待办事项列表。每个代办事项包含发起人、状态和时间等信息,方便用户快速了解任务详情。
消息中心
- 新消息提示:当有新消息时,系统会提示用户有未处理的消息。提示信息包括消息的简要描述和时间戳。
- 消息处理建议:系统建议用户尽快处理新消息。提供了两种处理建议:联系管理员或在任务中心管理后台查看并处理。
我的
- 个人信息:用户可以查看和编辑自己的个人信息,如姓名、联系方式、账号设置等。
- 操作流程:包含用户在平台上进行操作的流程指南或教程。帮助用户了解如何使用平台的各种功能。
- 关于我们:提供关于平台或公司的详细信息,如公司介绍、服务宗旨、发展历程等。
- 问题反馈:用户可以通过这个功能向平台反馈遇到的问题或提出建议。包括问题描述、联系方式和提交按钮。
- 提交工单:用户可以提交工单来请求技术支持或服务。工单系统允许用户详细描述问题,并跟踪处理进度。
- 退出登录:允许用户安全地退出当前账户,以保护账户信息不被未授权访问。
技术架构与优势
巡检任务管理系统采用了先进的技术架构,确保系统的高性能、可扩展性和易维护性。
后端技术栈
- MySQL 5.7+ :作为主流的关系型数据库管理系统,MySQL 5.7+ 提供了强大的数据存储和查询能力,能够高效处理复杂的业务数据。
- JDK 1.8+ :Java Development Kit 1.8+ 是开发 Java 应用程序的基础环境,提供了强大的语言特性和性能优化,确保后端服务的高效运行。
- Redis:作为高性能的键值存储数据库,Redis 提供了快速的数据读写能力,适用于缓存、消息队列等场景,能够显著提升系统的响应速度和并发处理能力。
前端技术栈
- VUE 2.6.14:Vue 是一款渐进式 JavaScript 框架,2.6.14 版本提供了丰富的功能和良好的性能,能够帮助开发者快速构建高效的前端界面。
- Element-UI 2.15.6:基于 Vue.js 的桌面端组件库,Element-UI 提供了丰富的组件和灵活的布局方式,能够快速搭建美观、易用的前端界面。
- NODE 14.21.3 (>=8.9) :Node.js 是一个基于 Chrome V8 引擎的 JavaScript 运行环境,14.21.3 版本提供了强大的性能和稳定性,适用于构建高性能的后端服务和前端开发工具。
- NPM >=3.0.0:Node Package Manager 是 Node.js 的包管理工具,提供了丰富的包资源和便捷的包管理功能,能够帮助开发者快速引入和管理项目依赖。
技术优势
- 高性能:通过采用 MySQL、Redis 等高性能技术组件,平台能够快速处理大量的数据读写请求,确保系统的高效运行。
- 可扩展性:基于 Java 和 Node.js 的后端架构,能够轻松应对业务的增长和扩展需求,支持分布式部署和水平扩展。
- 易维护性:Vue.js 和 Element-UI 提供了清晰的代码结构和丰富的组件库,使得前端代码易于维护和扩展,降低了开发成本。
- 开发效率:强大的技术栈和丰富的组件库能够显著提升开发效率,帮助开发者快速实现功能需求,缩短项目开发周期。
开源代码与二次开发
巡检任务管理系统的开源代码为开发者提供了丰富的开发基础,开发者可以在遵守开源协议的前提下,根据自身需求进行二次开发,实现功能扩展和业务定制。
开源代码优势
- 成熟的框架基础:平台基于成熟的 Java 和 Vue.js 框架开发,代码结构清晰,易于理解和扩展,为二次开发提供了良好的基础。
- 丰富的功能模块:开源代码涵盖了远程控制、监控预览、基本信息等核心功能模块,开发者可以直接使用这些模块,减少重复开发的工作量。
- 灵活的配置选项:平台提供了丰富的配置管理功能,开发者可以通过配置文件轻松调整系统的行为和外观,满足不同业务场景的需求。
二次开发建议
- 需求分析:在进行二次开发之前,首先要对自身业务需求进行详细分析,明确需要扩展或优化的功能模块。
- 遵守开源协议:在使用开源代码进行二次开发时,必须严格遵守开源协议,尊重原作者的版权和知识产权。
- 代码规范:遵循良好的代码规范和开发习惯,确保二次开发后的代码具有良好的可读性和可维护性。
- 测试与优化:在二次开发完成后,要进行全面的测试和优化,确保系统的稳定性和性能满足业务需求。
结语
巡检任务管理系统凭借其强大的功能、先进的技术架构和开源代码的优势,为巡检管理领域提供了一套高效、灵活的解决方案。无论是巡检管理者还是开发者,都可以通过这一平台实现管理能力的快速提升和优化升级。未来,随着技术的不断进步和市场需求的不断变化,巡检任务管理系统将继续完善自身功能,为用户提供更加优质的服务体验。





想要深入了解本项目的代码实现,并进行二次开发或学习参考,可以私信我获取完整源码。
【声明】本内容来自华为云开发者社区博主,不代表华为云及华为云开发者社区的观点和立场。转载时必须标注文章的来源(华为云社区)、文章链接、文章作者等基本信息,否则作者和本社区有权追究责任。如果您发现本社区中有涉嫌抄袭的内容,欢迎发送邮件进行举报,并提供相关证据,一经查实,本社区将立刻删除涉嫌侵权内容,举报邮箱:
cloudbbs@huaweicloud.com
- 点赞
- 收藏
- 关注作者
评论(0)