【Docker项目实战】使用Docker部署Dockpeek容器端口映射检查工具
【Docker项目实战】使用Docker部署Dockpeek容器端口映射检查工具
一、Dockpeek介绍
1.1 Dockpeek 简介
Dockpeek 是一个轻量级仪表板,用于浏览本地或远程暴露的 Docker 容器端口,支持通过 socket-proxy 一键访问多个主机上的容器服务。
1.2 主要特点
1. 端口映射 — 在简洁的界面中查看运行中容器的暴露端口。
2. 可点击访问 — 直接通过链接打开容器中运行的服务。
3. 多Docker套接字支持 — 集中管理多个 Docker 套接字连接。
4. 无需配置 — 自动发现并展示连接套接字中的所有容器。
二、本次实践规划
2.1 本地环境规划
本次实践为个人测试环境,操作系统版本为Ubuntu 22.04.1。
|
hostname |
IP地址 |
操作系统版本 |
Docker版本 |
部署项目 |
|
jeven01 |
192.168.3.88 |
Ubuntu 22.04.1 LTS |
27.1.1 |
Dockpeek |
2.2 本次实践介绍
1.本次实践部署环境为个人测试环境,生产环境请谨慎;2.在Docker环境下部署Dockpeek容器端口映射检查工具。
三、本地环境检查
3.1 检查Docker服务状态
检查Docker服务是否正常运行,确保Docker正常运行。
root@jeven01:~# systemctl status docker
● docker.service - Docker Application Container Engine
Loaded: loaded (/lib/systemd/system/docker.service; enabled; vendor preset: enabled)
Active: active (running) since Wed 2025-07-02 14:16:57 UTC; 21h ago
TriggeredBy: ● docker.socket
Docs: https://docs.docker.com
Main PID: 878 (dockerd)
Tasks: 28
Memory: 1.2G
CPU: 1min 50.356s
CGroup: /system.slice/docker.service
├─ 878 /usr/bin/dockerd -H fd:// --containerd=/run/containerd/containerd.sock
3.2 检查Docker版本
检查Docker版本
root@jeven01:~# docker -v
Docker version 27.1.1, build 6312585
3.3 检查docker compose 版本
检查Docker compose版本,确保2.0以上版本。
root@jeven01:~# docker compose version
Docker Compose version v2.19.1
四、拉取Dockpeek镜像
拉取Dockpeek容器镜像,如下所示:
docker pull ghcr.io/dockpeek/dockpeek:latest

null
五、部署Dockpeek服务
5.1 创建部署目录
• 创建部署目录
mkdir -p /data/dockpeek && cd /data/dockpeek
5.2 编辑部署文件
docker-cli方式部署,可采纳开以下命令:
docker run -d \
--restart always \
--name dockpeek \
-p 8000:8000 \
-v /var/run/docker.sock:/var/run/docker.sock \
-e SECRET_KEY=my_secret_key \
-e USERNAME=admin \
-e PASSWORD=admin \
ghcr.io/dockpeek/dockpeek:latest
在部署目录下,创建docker-compose.yaml文件,如下所示:
vim docker-compose.yaml
services:
dockpeek:
image: ghcr.io/dockpeek/dockpeek:latest
container_name: dockpeek
restart: always
ports:
- "8000:8000"
volumes:
- /var/run/docker.sock:/var/run/docker.sock
environment:
- SECRET_KEY=my_secret_key
- USERNAME=admin
- PASSWORD=admin
|
环境变量名 |
示例值 |
说明 |
|
SECRET_KEY |
my_secret_key |
用于应用的安全密钥,确保会话和令牌等数据的安全性。建议使用强随机字符串。 |
|
USERNAME |
admin |
登录 Dockpeek 仪表板的认证用户名。 |
|
PASSWORD |
admin |
登录 Dockpeek 仪表板的认证密码。建议部署时更改为更安全的密码以防止未授权访问。 |
5.3 创建Dockpeek容器
执行以下命令,创建Dockpeek容器。
docker compose up -d

null
5.4 查看Dockpeek容器状态
检查Dockpeek容器运行状态,确保Dockpeek容器正常启动。
root@jeven01:/data/dockpeek# docker compose ps
NAME IMAGE COMMAND SERVICE CREATED STATUS PORTS
dockpeek ghcr.io/dockpeek/dockpeek:latest "python app.py" dockpeek 17 minutes ago Up 17 minutes 0.0.0.0:8000->8000/tcp, [::]:8000->8000/tcp
5.5 查看Dockpeek容器日志
检查Dockpeek容器运行日志,确保Dockpeek服务正常运行。
docker compose logs

null
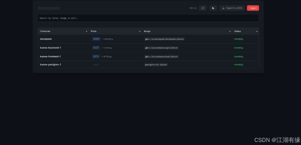
六、访问Dockpeek服务
浏览器地址: http://<个人的服务器IP>:8000,访问Dockpeek的初始页。如果无法访问,请确保宿主机的防火墙已关闭或已放行相关端口,对于云服务器还需配置相应的安全组规则。

null
第一次进入Dockpeek登录页,使用默认账号密码admin/admin进行登录。

null
七、总结
通过本次实战部署 Dockpeek,我们掌握了如何利用 Docker 快速搭建一个轻量级的容器端口查看与访问工具。Dockpeek 的一键访问和多套接字支持特性极大提升了管理多个 Docker 主机时的效率。结合环境变量的安全配置,也为本地或远程访问提供了基础保障,是运维和开发人员排查容器服务暴露状态的理想选择。
- 点赞
- 收藏
- 关注作者
评论(0)