远程踏勘系统(源码+文档+讲解+演示)
【摘要】 引言在现代工程项目管理中,远程踏勘是确保项目顺利进行的关键环节。远程踏勘系统作为一种创新的项目管理工具,通过数字化手段优化现场勘查的全流程,提高勘查效率,降低成本,提升决策质量。本文将详细介绍远程踏勘系统的核心功能、技术架构以及如何通过开源代码实现二次开发,助力项目管理实现数字化升级。远程踏勘系统简介远程踏勘系统是一款综合性的项目管理工具,旨在通过数字化手段优化现场勘查的全流程。系统集成了管...
引言
在现代工程项目管理中,远程踏勘是确保项目顺利进行的关键环节。远程踏勘系统作为一种创新的项目管理工具,通过数字化手段优化现场勘查的全流程,提高勘查效率,降低成本,提升决策质量。本文将详细介绍远程踏勘系统的核心功能、技术架构以及如何通过开源代码实现二次开发,助力项目管理实现数字化升级。
远程踏勘系统简介
远程踏勘系统是一款综合性的项目管理工具,旨在通过数字化手段优化现场勘查的全流程。系统集成了管理端、小程序、系统管理等多个核心功能模块,帮助项目管理者提升管理效率、优化管理效果,并拓展管理范围。
优秀功能介绍
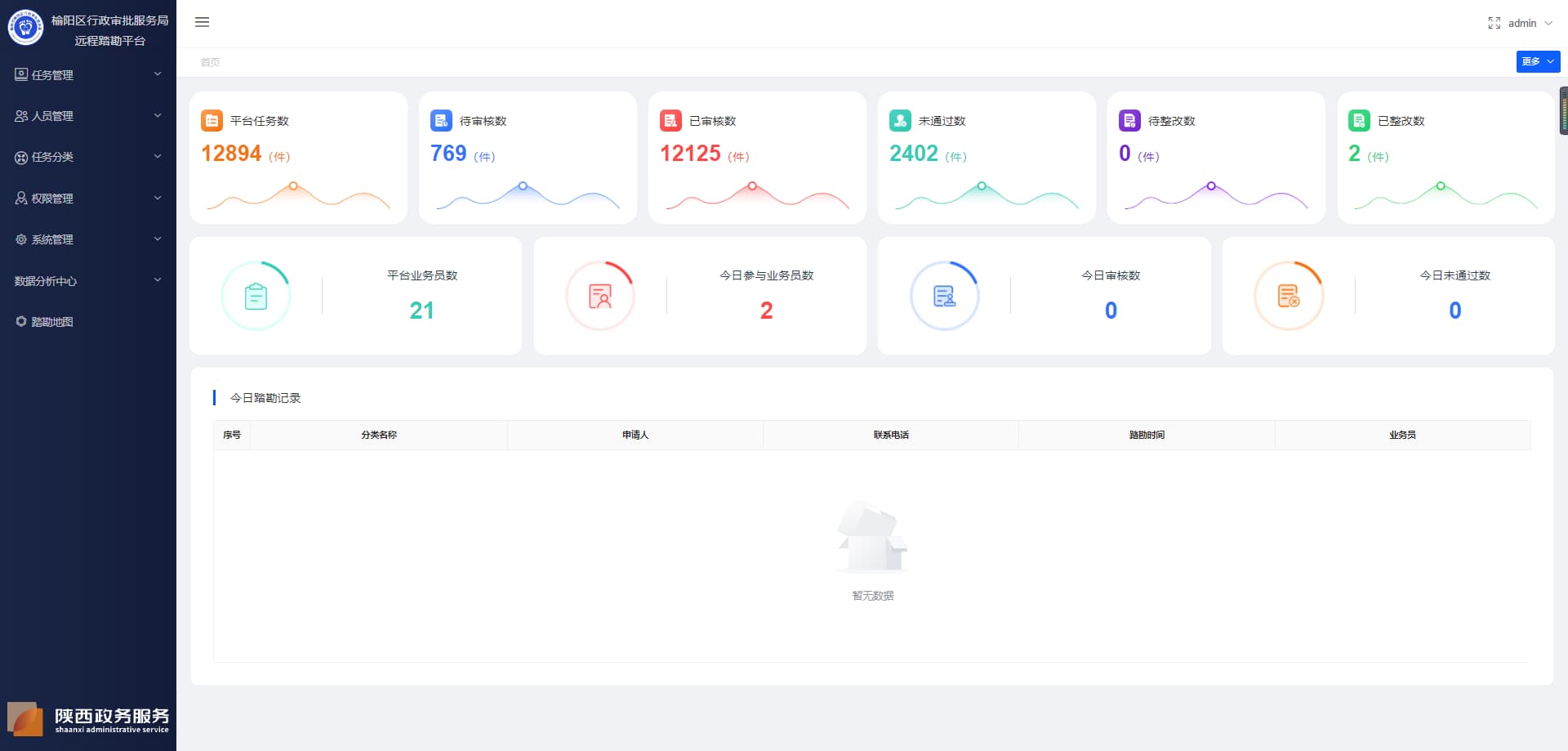
管理端
任务管理
- 待踏勘任务:展示所有待整改、待踏勘、已整改的任务列表,支持任务的新增、编辑删除、指派和查看详情.
- 踏勘已通过:展示所有已通过的踏勘任务,支持查看任务详情和同步至政务系统。
- 踏勘未通过:展示所有未通过的踏勘任务,支持查看任务详情,同步至政务系统和进行二次踏勘。
- 重复任务:展示所有被标记为重复的踏勘任务,支持查看详情、恢复和删除操作。
- 归档任务:展示所有存在归档情况的踏勘任务,支持查看任务详情。
现场踏勘
- 待指派:用于显示所有尚未分配给任何团队或个人的现场踏勘任务。管理员可以在这里分配任务给相应的团队或个人。
- 待踏勘:用于显示所有已经被指派但尚未开始的现场踏勘任务。团队或个人可以在这里查看他们需要完成的任务。
- 已踏勘:用于记录和显示所有已经完成的现场踏勘任务。可以用于回顾和存档已完成的任务。
人员管理
- 申请人管理:管理所有申请加入组织的人员资料和申请资料,包括申请审核、批量拒绝等操作。
任务分类
- 分类管理:用于创建和管理不同的任务分类,以便更好地组织和跟踪不同类型的任务。
- 行政事务管理:用于处理与行政事务相关的任务,如文件审批、会议安排等。
权限管理
- 角色管理:用于定义和管理用户角色及其权限,例如管理员、普通用户、访客等,以及他们可以访问的功能和数据。
- 用户管理:管理员可以在用户管理页面进行添加、编辑、删除用户等操作,以管理用户的账户信息和权限。
- 菜单管理:管理系统中的菜单项,包括添加、删除或修改菜单项,以适应不同用户的需求和权限。
数据分析中心
- 业务员数据分析:收集和分析业务员的业务数据,如销售业绩、客户互动、市场趋势等,以提供业务洞察和决策支持。
- 大数据分析:管理员可以在大数据分析页面查看系统数据分析统计,包含每日申请类量、每日审核数量、各分类通过未通过占比等,以进行系统运行情况的分析和监控。
- 踏勘地图:展示和操作与现场踏勘相关的地理信息,如地图浏览、地点标记、路线规划等,以便于现场工作人员更有效地进行踏勘活动。
小程序
- 登录:用户可以通过微信小程序搜索、好友分享或扫描二维码进入系统。在登录页面输入手机号和验证码,并勾选用户协议后,点击登录按钮即可进入系统。
- 首页:展示登录用户的手机号、banner图和退出登录按钮,下部分默认展示用户的待办事项列表,包括待踏勘、已整改、待整改的任务。
- 踏勘任务信息:以列表形式展示用户的所有踏勘任务信息,包括待办事项、已通过事项和未通过事项。
- 我的待办事项:展示用户所有待踏勘、待整改、已整改的任务。包括踏勘时间、申请时间、申请证件、企业名称、企业地址、任务状态、倒计时(仅待踏勘状态显示),查看示例视频、进入踏勘、拨打电话咨询和查看示例演示的选项。
- 待踏勘/已整改:显示任务的详细信息,包括踏勘时间,电请时间,电请证件,企业名称、企业地址、任务状态。提供查看示例视频、拨打电话咨询、查看示例演示和进入踏勘的按钮。
- 查看示例视频:对于首次查看的用户,提供查看示例视频的按钮。点击后跳转至踏勘页面,提示用户查看示例演示。
- 拨打电话咨询:点击后跳转至拨号界面,自动显示管理端配置的电话号码,用户可直接进行电话咨词。
- 查看示例演示:跳转至示例演示页面,展示管理端配置的内容,包括示例视频等。
- 进入踏勘:点击后跳转至踏勘页面,等待业务员进入房间后开始踏勘,踏勘过程中,用户可进行签名操作、查看承诺书、拍摄照片等。
- 限期整改:展示待整改任务的详细信息,包括踏勘时间,电请时间,电请证件,企业会称、企业地址、任务状态。提供整改事项、完成整改、拨打电话咨询和查看示例演示的按钮。
- 整改事项:点击后跳转至整改事项页面,显示踏勘任务信息、不符合项的数量和具体不符合的原因。
- 完成整改:点击后跳转至完成整改页面,用户可填写整改结果,包括文字描述和图片/视频上传,提交后任务状态变更为已整改。
- 我的已通过事项:展示所有已通过状态的踏勘任务,包括踏勘时间、申请时间、申请证件、企业名称、企业地址、任务状态。提供查看详情、拨打电话咨询和查看示例演示的选项。
- 我的未通过事项:展示所有未通过状态的踏勘任务,包括踏勘时间、申请时间、申请证件、企业名称、企业地址、任务状态。提供查看详情、拨打电话咨询和查看示例演示的选项。
- 退出登录:点击退出登录按钮即可退出登录。
技术架构与优势
远程踏勘系统采用了先进的技术架构,确保系统的高性能、可扩展性和易维护性。
后端技术栈
- MySQL 5.7+ :作为主流的关系型数据库管理系统,MySQL 5.7+ 提供了强大的数据存储和查询能力,能够高效处理复杂的业务数据。
- JDK 1.8+ :Java Development Kit 1.8+ 是开发 Java 应用程序的基础环境,提供了强大的语言特性和性能优化,确保后端服务的高效运行。
- Redis:作为高性能的键值存储数据库,Redis 提供了快速的数据读写能力,适用于缓存、消息队列等场景,能够显著提升系统的响应速度和并发处理能力。
前端技术栈
- VUE 2.6.14:Vue 是一款渐进式 JavaScript 框架,2.6.14 版本提供了丰富的功能和良好的性能,能够帮助开发者快速构建高效的前端界面。
- Element-UI 2.15.6:基于 Vue.js 的桌面端组件库,Element-UI 提供了丰富的组件和灵活的布局方式,能够快速搭建美观、易用的前端界面。
- NODE 14.21.3 (>=8.9) :Node.js 是一个基于 Chrome V8 引擎的 JavaScript 运行环境,14.21.3 版本提供了强大的性能和稳定性,适用于构建高性能的后端服务和前端开发工具。
- NPM >=3.0.0:Node Package Manager 是 Node.js 的包管理工具,提供了丰富的包资源和便捷的包管理功能,能够帮助开发者快速引入和管理项目依赖。
技术优势
- 高性能:通过采用 MySQL、Redis 等高性能技术组件,平台能够快速处理大量的数据读写请求,确保系统的高效运行。
- 可扩展性:基于 Java 和 Node.js 的后端架构,能够轻松应对业务的增长和扩展需求,支持分布式部署和水平扩展。
- 易维护性:Vue.js 和 Element-UI 提供了清晰的代码结构和丰富的组件库,使得前端代码易于维护和扩展,降低了开发成本。
- 开发效率:强大的技术栈和丰富的组件库能够显著提升开发效率,帮助开发者快速实现功能需求,缩短项目开发周期。
开源代码与二次开发
远程踏勘系统的开源代码为开发者提供了丰富的开发基础,开发者可以在遵守开源协议的前提下,根据自身需求进行二次开发,实现功能扩展和业务定制。
开源代码优势
- 成熟的框架基础:平台基于成熟的 Java 和 Vue.js 框架开发,代码结构清晰,易于理解和扩展,为二次开发提供了良好的基础。
- 丰富的功能模块:开源代码涵盖了远程控制、监控预览、基本信息等核心功能模块,开发者可以直接使用这些模块,减少重复开发的工作量。
- 灵活的配置选项:平台提供了丰富的配置管理功能,开发者可以通过配置文件轻松调整系统的行为和外观,满足不同业务场景的需求。
二次开发建议
- 需求分析:在进行二次开发之前,首先要对自身业务需求进行详细分析,明确需要扩展或优化的功能模块。
- 遵守开源协议:在使用开源代码进行二次开发时,必须严格遵守开源协议,尊重原作者的版权和知识产权。
- 代码规范:遵循良好的代码规范和开发习惯,确保二次开发后的代码具有良好的可读性和可维护性。
- 测试与优化:在二次开发完成后,要进行全面的测试和优化,确保系统的稳定性和性能满足业务需求。
结语
远程踏勘系统凭借其强大的功能、先进的技术架构和开源代码的优势,为项目管理领域提供了一套高效、灵活的解决方案。无论是项目管理者还是开发者,都可以通过这一平台实现管理能力的快速提升和优化升级。未来,随着技术的不断进步和市场需求的不断变化,远程踏勘系统将继续完善自身功能,为用户提供更加优质的服务体验。






想要深入了解本项目的代码实现,并进行二次开发或学习参考,可以私信我获取完整源码。
【声明】本内容来自华为云开发者社区博主,不代表华为云及华为云开发者社区的观点和立场。转载时必须标注文章的来源(华为云社区)、文章链接、文章作者等基本信息,否则作者和本社区有权追究责任。如果您发现本社区中有涉嫌抄袭的内容,欢迎发送邮件进行举报,并提供相关证据,一经查实,本社区将立刻删除涉嫌侵权内容,举报邮箱:
cloudbbs@huaweicloud.com
- 点赞
- 收藏
- 关注作者
评论(0)