专家管理系统(源码+文档+讲解+演示)
【摘要】 在知识经济时代,专家的智慧和经验是推动企业和社会发展的重要资源。专家管理系统应运而生,旨在通过数字化手段优化专家资源的配置和管理,提升决策效率。本文将详细介绍专家管理系统的优秀功能、技术架构以及如何通过开源代码实现二次开发,助力企业和机构在专家资源管理领域实现智能化、高效能的管理新格局。专家管理系统简介专家管理系统是一款综合性的专家资源管理工具,旨在通过数字化手段优化专家资源的全流程管理。该...
在知识经济时代,专家的智慧和经验是推动企业和社会发展的重要资源。专家管理系统应运而生,旨在通过数字化手段优化专家资源的配置和管理,提升决策效率。本文将详细介绍专家管理系统的优秀功能、技术架构以及如何通过开源代码实现二次开发,助力企业和机构在专家资源管理领域实现智能化、高效能的管理新格局。
专家管理系统简介
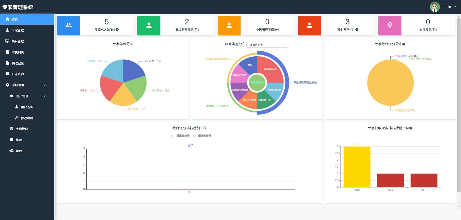
专家管理系统是一款综合性的专家资源管理工具,旨在通过数字化手段优化专家资源的全流程管理。该系统集成了首页、专家管理、项目管理、审核列表、抽取记录、日志查询以及系统设置等多个核心功能模块,帮助企业和机构提升管理效率、优化管理效果,并拓展管理范围。
优秀功能介绍
- 首页:提供快速访问其他功能模块的入口,便于用户快速上手和操作。
- 专家管理:负责专家信息的维护,包括添加、编辑和删除专家资料,确保信息的准确性和完整性。
- 项目管理:用于规划、跟踪和控制项目的进度和资源,确保项目按计划进行。
- 审核列表:展示待审核和已审核项目的列表,便于管理和决策。
- 抽取记录:记录系统操作或数据抽取的详细日志,用于审计和回溯。
- 日志查询:提供日志的搜索和查看功能,帮助用户快速找到特定日志条目。
系统设置
- 用户查询:允许搜索和查看用户信息,支持按条件过滤用户。
- 修改密码:提供用户修改账户密码的功能,增强账户安全性。
- 字典管理:管理系统使用的字典数据,如国家、职位等分类信息。
- 菜单:定义和维护系统菜单项,控制用户界面的导航结构。
- 角色:管理系统角色及其权限,确保用户访问控制和数据安全。
技术架构与优势
专家管理系统采用了先进的技术架构,确保系统的高性能、可扩展性和易维护性。
后端技术栈
- MySQL 5.7+ :作为主流的关系型数据库管理系统,MySQL 5.7+ 提供了强大的数据存储和查询能力,能够高效处理复杂的业务数据。
- JDK 1.8+ :Java Development Kit 1.8+ 是开发 Java 应用程序的基础环境,提供了强大的语言特性和性能优化,确保后端服务的高效运行。
- Redis:作为高性能的键值存储数据库,Redis 提供了快速的数据读写能力,适用于缓存、消息队列等场景,能够显著提升系统的响应速度和并发处理能力。
前端技术栈
- VUE 2.6.14:Vue 是一款渐进式 JavaScript 框架,2.6.14 版本提供了丰富的功能和良好的性能,能够帮助开发者快速构建高效的前端界面。
- Element-UI 2.15.6:基于 Vue.js 的桌面端组件库,Element-UI 提供了丰富的组件和灵活的布局方式,能够快速搭建美观、易用的前端界面。
- Node.js 14.21.3 (>=8.9) :Node.js 是一个基于 Chrome V8 引擎的 JavaScript 运行环境,14.21.3 版本提供了强大的性能和稳定性,适用于构建高性能的后端服务和前端开发工具。
- NPM >=3.0.0:Node Package Manager 是 Node.js 的包管理工具,提供了丰富的包资源和便捷的包管理功能,能够帮助开发者快速引入和管理项目依赖。
技术优势
- 高性能:通过采用 MySQL、Redis 等高性能技术组件,平台能够快速处理大量的数据读写请求,确保系统的高效运行。
- 可扩展性:基于 Java 和 Node.js 的后端架构,能够轻松应对业务的增长和扩展需求,支持分布式部署和水平扩展。
- 易维护性:Vue.js 和 Element-UI 提供了清晰的代码结构和丰富的组件库,使得前端代码易于维护和扩展,降低了开发成本。
- 开发效率:强大的技术栈和丰富的组件库能够显著提升开发效率,帮助开发者快速实现功能需求,缩短项目开发周期。
开源代码与二次开发
专家管理系统的开源代码为开发者提供了丰富的开发基础,开发者可以在遵守开源协议的前提下,根据自身需求进行二次开发,实现功能扩展和业务定制。
开源代码优势
- 成熟的框架基础:平台基于成熟的 Java 和 Vue.js 框架开发,代码结构清晰,易于理解和扩展,为二次开发提供了良好的基础。
- 丰富的功能模块:开源代码涵盖了专家管理、项目管理、审核列表等核心功能模块,开发者可以直接使用这些模块,减少重复开发的工作量。
- 灵活的配置选项:平台提供了丰富的配置管理功能,开发者可以通过配置文件轻松调整系统的行为和外观,满足不同业务场景的需求。
二次开发建议
- 需求分析:在进行二次开发之前,首先要对自身业务需求进行详细分析,明确需要扩展或优化的功能模块。
- 遵守开源协议:在使用开源代码进行二次开发时,必须严格遵守开源协议,尊重原作者的版权和知识产权。
- 代码规范:遵循良好的代码规范和开发习惯,确保二次开发后的代码具有良好的可读性和可维护性。
- 测试与优化:在二次开发完成后,要进行全面的测试和优化,确保系统的稳定性和性能满足业务需求。
结语
专家管理系统凭借其强大的功能、先进的技术架构和开源代码的优势,为专家资源管理领域提供了一套高效、灵活的解决方案。无论是企业还是机构,都可以通过这一平台实现管理能力的快速提升和优化升级。未来,随着技术的不断进步和市场需求的不断变化,专家管理系统将继续完善自身功能,为用户提供更加优质的服务体验。







想要深入了解本项目的代码实现,并进行二次开发或学习参考,可以私信我获取完整源码。
【声明】本内容来自华为云开发者社区博主,不代表华为云及华为云开发者社区的观点和立场。转载时必须标注文章的来源(华为云社区)、文章链接、文章作者等基本信息,否则作者和本社区有权追究责任。如果您发现本社区中有涉嫌抄袭的内容,欢迎发送邮件进行举报,并提供相关证据,一经查实,本社区将立刻删除涉嫌侵权内容,举报邮箱:
cloudbbs@huaweicloud.com
- 点赞
- 收藏
- 关注作者
评论(0)