巡检任务管理系统(源码+文档+讲解+演示)
【摘要】 引言在现代企业运营中,设备维护和管理是保障生产连续性和安全性的关键环节。巡检任务管理系统,作为一款数字化平台,旨在通过自动化和智能化手段,提高巡检流程的效率和准确性。系统概述巡检任务管理系统采用前后端分离的架构设计,服务端基于MySQL 5.7+、JDK 1.8+和Redis,前端则采用Vue 2.6.14和Element-UI 2.15.6,并在Node 14.21.3 (>=8.9)环境...
引言
在现代企业运营中,设备维护和管理是保障生产连续性和安全性的关键环节。巡检任务管理系统,作为一款数字化平台,旨在通过自动化和智能化手段,提高巡检流程的效率和准确性。
系统概述
巡检任务管理系统采用前后端分离的架构设计,服务端基于MySQL 5.7+、JDK 1.8+和Redis,前端则采用Vue 2.6.14和Element-UI 2.15.6,并在Node 14.21.3 (>=8.9)环境下运行,NPM版本需大于等于3.0.0。这样的技术栈确保了系统的高性能、高可用性和易维护性。
功能解析
系统管理
- 用户管理:管理所有用户账户,包括创建新用户、编辑用户信息、重置密码等。
- 角色管理:定义和管理用户角色以及相应的权限,确保不同用户根据其角色获得适当的访问权限。
- 菜单管理:用于创建、编辑和维护菜单项,包括菜单分类、菜单信息等。
巡检管理
- 巡检区域管理:管理巡检的地理区域,包括区域的创建、编辑、删除和属性设置,以及区域间的层级关系。
- 巡检点管理:管理巡检的具体点位,包括点位的添加、修改、删除和点位属性的设置,如点位名称、描述、重要性等。
- 巡检线路管理:规划和优化巡检线路,包括线路的创建、编辑、删除和线路上点位的顺序安排,以提高巡检效率。
- 巡检计划管理:制定和调整巡检计划,包括计划的周期、时间、参与人员、巡检区域和巡检点,以及计划的执行和跟踪。
工单中心
- 工单管理:用于创建、查看、更新和关闭工单,以及跟踪工单的处理进度。
流程管理
- 模型管理:创建、维护和更新业务流程、数据或分析模型,以支持决策制定、系统设计和业务优化。
- 部署管理:涉及软件或系统的安装、配置、升级和维护,以确保系统的稳定运行和及时更新。
代码结构与框架优势
服务端
- MySQL 5.7+ :作为数据库,确保数据稳定性和高效性。
- JDK 1.8+ :提供Java运行环境,支持复杂的业务逻辑处理。
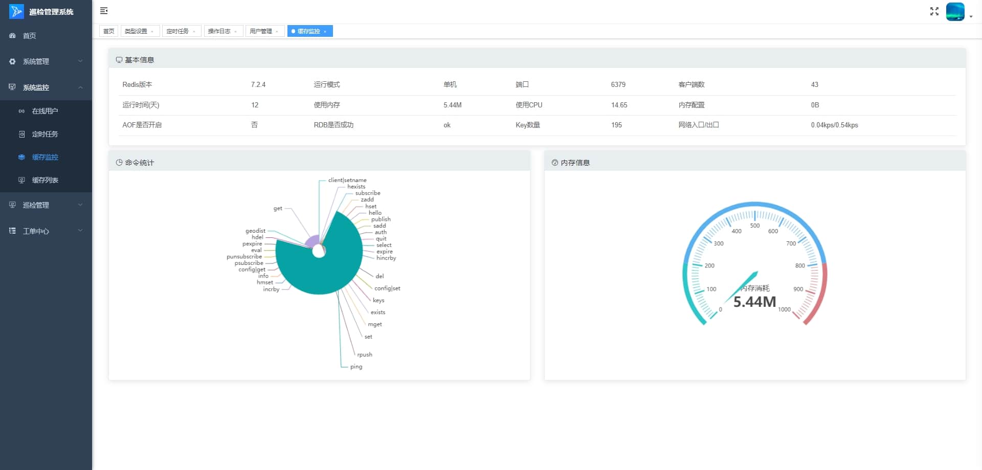
- Redis:作为缓存,提升数据访问效率,减少数据库负载。
前端
- Vue 2.6.14:与Element-UI 2.15.6结合,提供响应式和组件化开发,界面开发高效灵活。
- Node 14.21.3 (>=8.9) & NPM: >=3.0.0:保障前端开发环境稳定,依赖管理便捷。
结语
巡检任务管理系统的推出,提供了一个全面、高效、安全的数字化巡检管理工具。通过先进的技术栈和优秀的功能设计,平台能够实现巡检流程的高效运作,提升巡检效率和合规性。立即行动,拥抱数字化巡检管理的未来!





想要深入了解本项目的代码实现,并进行二次开发或学习参考,可以私信我获取完整源码。
【声明】本内容来自华为云开发者社区博主,不代表华为云及华为云开发者社区的观点和立场。转载时必须标注文章的来源(华为云社区)、文章链接、文章作者等基本信息,否则作者和本社区有权追究责任。如果您发现本社区中有涉嫌抄袭的内容,欢迎发送邮件进行举报,并提供相关证据,一经查实,本社区将立刻删除涉嫌侵权内容,举报邮箱:
cloudbbs@huaweicloud.com
- 点赞
- 收藏
- 关注作者
评论(0)