做增长绝不能忽视用户体验。在电商领域,移动网页和移动应用已成为客户旅程中的必经触点,超过四成用户表示自己仅在移动端完成购买;在金融领域,数字化转型和客户体验同样具有重要的战略优先级。在如今流量红利见顶的大环境下,所有类型的App都应该开始重视用户体验升级。
ROX(Return on Experience-体验回报率)是用于衡量在用户体验方面的投入对品牌业务增长所产生的影响的指标。近年来受到了不少行业营销人员的重视。
ROX指数的计算公式为:ROX指数=(投资回报率/投资成本)x100%。其中,投资回报率可以通过计算投资项目的收益与投资成本的差额得到,而投资成本则是投资项目所需投入的资金(比如人力、软件、周期等)。

用户体验会直接影响用户对品牌的喜爱和忠诚度,从而影响获客增长、订单量、生命周期等。而灵活运用深度链接技术对于App提升用户体验起着至关重要的作用。
用户体验在营销获客中起到关键作用
当今互联网生态的割裂程度较大,尤其在营销场景中,用户的注意力和忠诚度非常稀缺,各个平台和浏览器之间的跳转过程中,多一步少一步的不同体验势必会带来不同的结果,对ROX有直接影响。
比如以下两个场景,用户在不同的场景体验下会做出流失或转化的选择,而关键往往只是其中某个步骤的体验促成的,甚至在超预期体验的影响下还会形成裂变分享。

很显然,从用户接收到推广信息到下载App转化的过程中,每多一步流程、每多一份割裂感都会增加流失概率,使营销效果大打折扣。
正如我们日常出行,从家里出发到电影院看电影,至少需要经历五个基本行为,以及三次场景跳转,过程中可能还夹杂着买吃的、上厕所等额外操作成本:

这与App推广的转化体验流程是类似的,用户在App中总要经历漫长“点击-安装-打开-搜索-付费”等操作行为和场景跳转,才能形成完整的体验闭环。
如何少走弯路,把用户通过最短的路径从A点送到B点呢?概括起来就是要做到:降低操作成本、减少页面转换。
千万不要忽略这点变化的作用,要知道在推广营销场景中,广告、分享、短信、邮件、搜索等方式在与用户形成互动时,如果用户点击后需要填写各种复杂的邀请码手机号码,或者下载后被带到不相关的首页,自然会形成不耐烦的情绪,每多一个无关的环节都会直接降低ROX,增加20%的流失率。
与ROX息息相关的因素
ROX与用户体验效果息息相关,因此我们需要确保无论新旧用户通过什么方式与App产生互动,都能顺利直达想去的App页面,营销人员要关注好以下几个要素:
- 连续性:渠道web端与App内在页面必须具备连贯性,知道用户从哪里来,想去哪里,每个触发点需要具备高度相关性。
- 定制感:要让用户在营销过程中产生被重视的情绪,享受到深度定制的体验。
- 顺畅度:用户在转化过程中无论进行什么操作,不管切换多少次页面,都要有无缝切换的顺畅感,不能出现卡点或者在某个环节停留太长时间。
深度链接Deeplink:提升ROX的必备技术
想要提高ROX同时兼具以上多项关键因素,那产品和页面就必备深度链接技术。只需运用openinstall一键拉起方案,在App和web推广页集成SDK就能获得最先进的深度链接技术,无论在广告、短信、邮件、分享页、文章、二维码、海报等任意渠道与用户产生互动,都能借助深度链接技术直接拉起到App内目标页面。

openinstall是国内资深的深度链接技术提供商,一键拉起功能整合了数十家主流浏览器和多种链接类型,近十年的技术专注和开发者服务经验能够持续保障从web到App间的连续性、定制感和顺畅度,深度链接技术具体涵盖以下两种细分运用方式:
深度链接(Deeplink):在用户已安装App的情况下,通过URL传递特定参数给App,实现打开App内指定页面的跳转。
延迟深度链接(Deferred Deeplink):在用户未安装App的情况下,用户点击链接会被引导至应用市场下载App,首次打开App时自动跳转到指定页面。

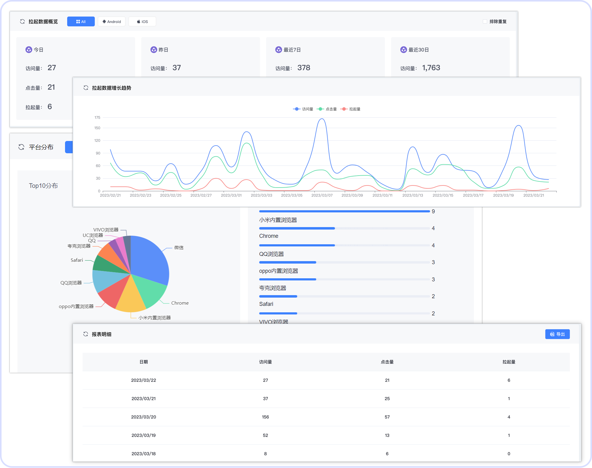
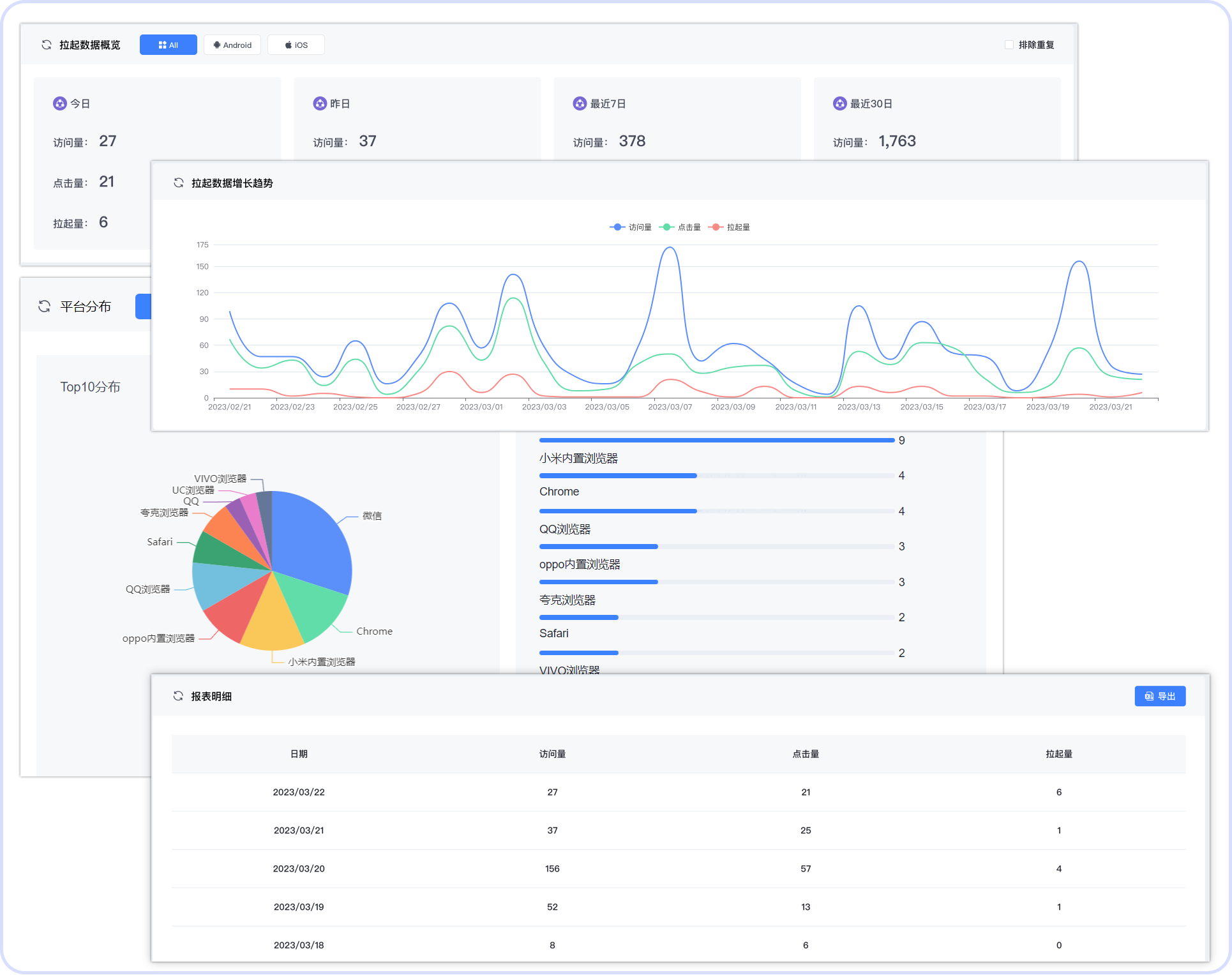
除了在推广转化和用户体验环节对ROX产生深刻影响以外,openinstall深度链接还提供端对端、全路径的归因数据以及拉起分析,在优化用户体验的基础上,开发者和运营人员可以通过直观的数据衡量用户体验回报率ROX的变化。

openinstall深度链接已经助力大量不同行业App实现ROX增长,在没有对普通链接做定制化处理的客户体验下,用户流失率势必大打折扣,而经过openinstall深度链接实现携带参数传递后,用户的点击安装成功率将至少提高20%。
连续性、定制感、顺畅度的提升,只需要一次低成本的深度链接加持即可实现,让App和web的切换实现无缝连接,将带给用户极致的体验升级,进而降低流失率,提高转化效率。
【声明】本内容来自华为云开发者社区博主,不代表华为云及华为云开发者社区的观点和立场。转载时必须标注文章的来源(华为云社区)、文章链接、文章作者等基本信息,否则作者和本社区有权追究责任。如果您发现本社区中有涉嫌抄袭的内容,欢迎发送邮件进行举报,并提供相关证据,一经查实,本社区将立刻删除涉嫌侵权内容,举报邮箱:
cloudbbs@huaweicloud.com
评论(0)