Nginx UI:全新的 Nginx 在线管理平台
【摘要】 前言Nginx在程序部署中扮演着至关重要的角色,其高性能、高安全性、易于配置和管理的特点,使得它成为现代Web应用部署中不可或缺的一部分。今天大姚给大家分享一款实用的 Nginx Web UI 工具,希望能够帮助到有需要的同学。工具介绍Nginx UI一个功能丰富、易于使用的 Nginx Web UI 工具,它极大地简化了 Nginx 服务器的管理和配置过程。主要功能在线统计:提供服务器指标...
前言
Nginx在程序部署中扮演着至关重要的角色,其高性能、高安全性、易于配置和管理的特点,使得它成为现代Web应用部署中不可或缺的一部分。今天大姚给大家分享一款实用的 Nginx Web UI 工具,希望能够帮助到有需要的同学。
工具介绍
Nginx UI一个功能丰富、易于使用的 Nginx Web UI 工具,它极大地简化了 Nginx 服务器的管理和配置过程。

主要功能
-
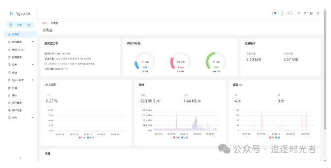
在线统计:提供服务器指标如 CPU 使用率、内存使用率、负载平均值和磁盘使用率的在线统计。 -
ChatGPT 助手:内置 ChatGPT 助手,提供智能辅助功能。 -
一键部署和自动续期:支持一键部署 Let's Encrypt 证书,并自动续期。 -
在线编辑配置:在线编辑 Nginx 配置文件,编辑器支持 Nginx 配置语法高亮。 -
查看 Nginx 日志:提供在线查看 Nginx 日志的功能。 -
自动测试和重载:自动测试配置文件并在保存后重载 Nginx。 -
Web 终端:提供 Web 终端访问功能。 -
暗色模式:支持暗色模式,保护用户视力。 -
响应式网页设计:确保在不同设备上都能良好显示。

支持语言
支持多语言,包括英语、简体中文、繁体中文等。
在线演示
-
https://demo.nginxui.com/#/login (用户名:admin,密码:admin)




开源地址
-
开源地址:https://github.com/0xJacky/nginx-ui -
在线文档:https://nginxui.com/zh_CN/guide/about.html
程序员常用的工具软件
该工具已收录到程序员常用的工具软件栏目中,欢迎关注该栏目发现更多优秀实用的开发工具!
https://github.com/YSGStudyHards/DotNetGuide/issues/11

【声明】本内容来自华为云开发者社区博主,不代表华为云及华为云开发者社区的观点和立场。转载时必须标注文章的来源(华为云社区)、文章链接、文章作者等基本信息,否则作者和本社区有权追究责任。如果您发现本社区中有涉嫌抄袭的内容,欢迎发送邮件进行举报,并提供相关证据,一经查实,本社区将立刻删除涉嫌侵权内容,举报邮箱:
cloudbbs@huaweicloud.com
- 点赞
- 收藏
- 关注作者
评论(0)