使用 Git Assistant IntelliJ Commits 可视化洞察
【摘要】 Git Assistant 插件是一个功能强大的 IntelliJ IDEA 插件,自 1.4.0 版本以来,新增了 Commits 可视化洞察功能。通过右侧工具窗口中的Git Assistant Insights 窗口为用户提供了一系列强大的分析工具。Hour/Weekday/Month 功能能够根据小时、周、月来分析团队活动的时间分布情况,从而优化工作安排和任务分配。Timezone 功...
Git Assistant 插件是一个功能强大的 IntelliJ IDEA 插件,自 1.4.0 版本以来,新增了 Commits 可视化洞察功能。通过右侧工具窗口中的
Git Assistant Insights 窗口为用户提供了一系列强大的分析工具。
- Hour/Weekday/Month 功能能够根据小时、周、月来分析团队活动的时间分布情况,从而优化工作安排和任务分配。
- Timezone 功能可以可视化展示代码贡献的时区分布情况,使全球团队的协作变得可见可感。
- 在左侧的项目树中还提供了热点文件和热点目录的分析功能,帮助开发者更好地了解项目最近哪些文件和目录发生了较多的变更。
安装 Git Assistant 插件
首先,你需要在 IntelliJ IDEA 中安装 Git Assistant 插件。你可以通过 IntelliJ IDEA 的插件市场搜索 Git Assistant
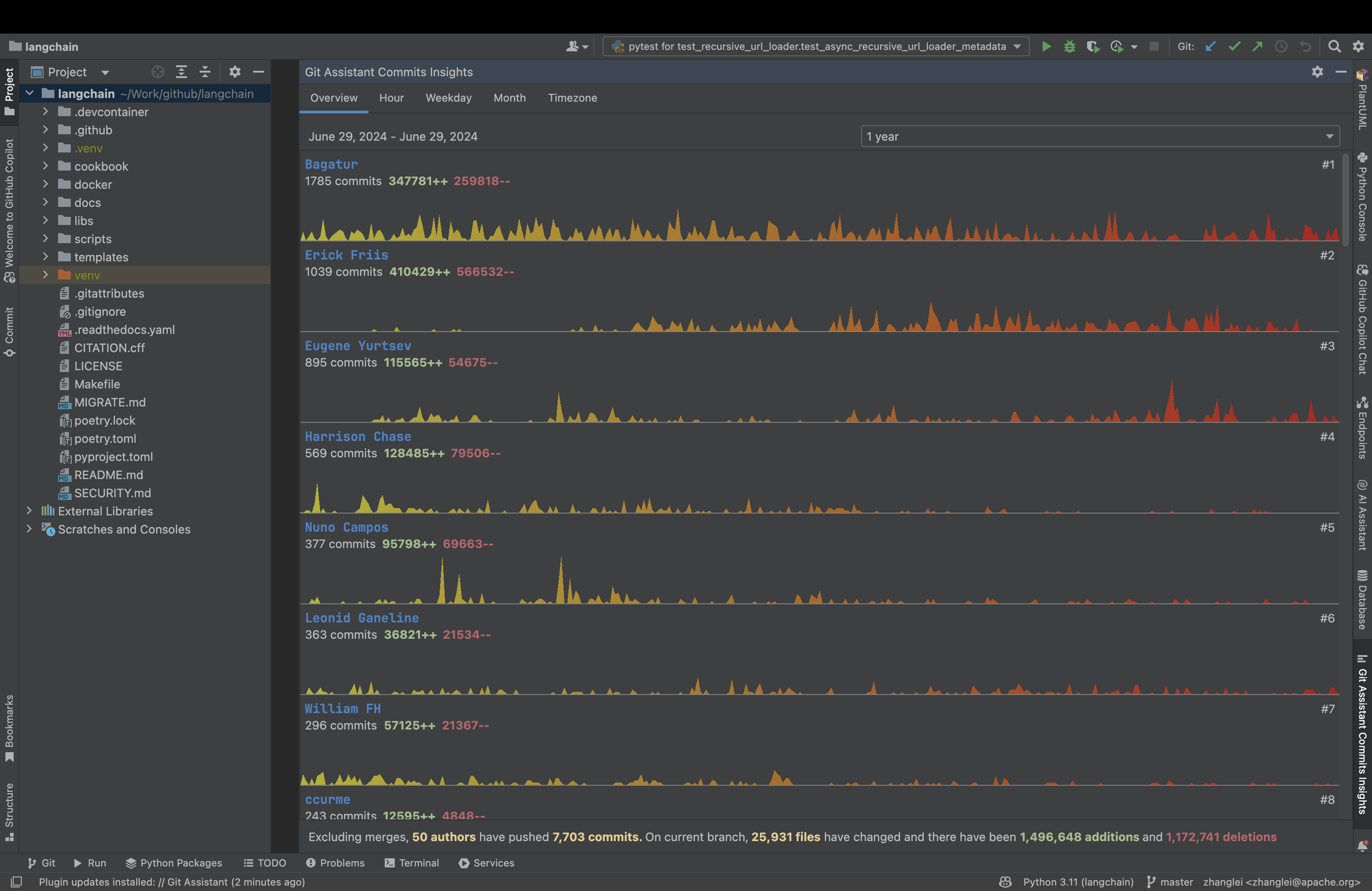
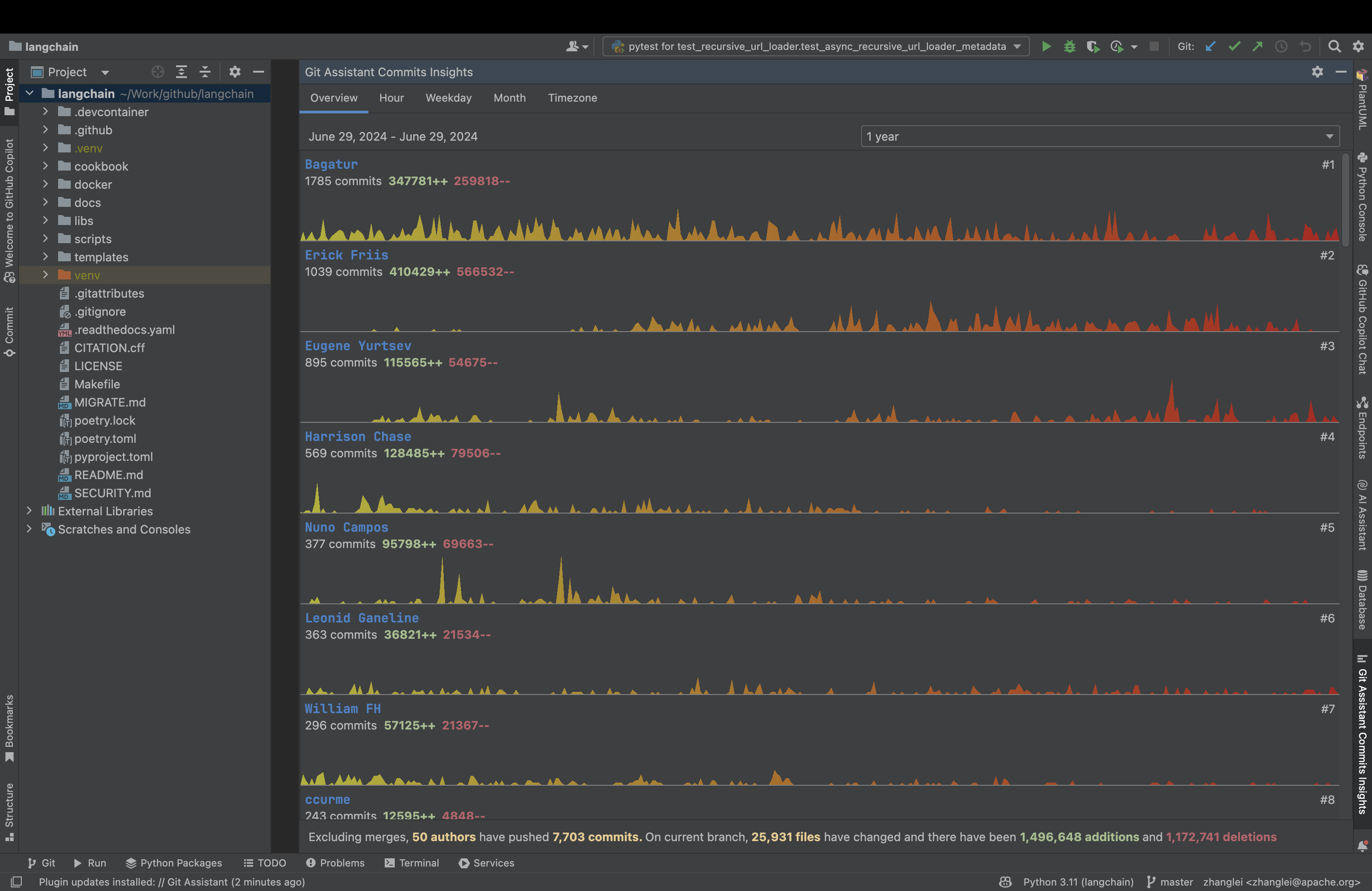
并安装它。安装完毕后在右侧的 Git Assistant Insights 窗口中可以看到可视化统计信息

提交信息可视化洞察
在 Overview 面板可以展示代码库中贡献最多的开发者,有助于发现和表彰优秀贡献者,提升团队的协作和竞争力。

在 Hour/Weekday/Month 面板可以展示团队活动的时间分布情况,从而优化工作安排和任务分配。



在 Timezone 面板可以展示代码贡献的时区分布情况,使全球团队的协作变得可见可感。

在 Project View 面板可以展示热点文件和热点目录的分析功能,帮助开发者更好地了解项目最近哪些文件和目录发生了较多的变更以及主要变更人。

最后
你可以在 JetBrains Marketplace 上查看 Git Assistant 插件的详细信息并留下你的宝贵建议。
【声明】本内容来自华为云开发者社区博主,不代表华为云及华为云开发者社区的观点和立场。转载时必须标注文章的来源(华为云社区)、文章链接、文章作者等基本信息,否则作者和本社区有权追究责任。如果您发现本社区中有涉嫌抄袭的内容,欢迎发送邮件进行举报,并提供相关证据,一经查实,本社区将立刻删除涉嫌侵权内容,举报邮箱:
cloudbbs@huaweicloud.com
- 点赞
- 收藏
- 关注作者
评论(0)