DATAStack 安全, 高效的数据库私有云
【摘要】 开箱即用的一站式数据库私有云
本地部署,安全高效,私有云数据库服务,公有云RDS 替代,下云首选
DATAStack是什么
DATAStack是一站式数据库管理平台,数据库服务包括OLTP(MySQL)、NoSQL(Redis),满足企业对数据生产和集成、数据实时处理、数据分析和发现、数据开发和管理的全方位数据需求,帮助企业快速构建稳定、安全、经济的全场景数据库解决方案。为中小微企业提供一站式数据库服务。
产品优势
- 降低成本 -对比各数据库私有云、公有云厂商,DATAStack极具性价比;使用DATAStack能够降低数据库使用成本。
- 多云融合 - 可无缝运行在ZStack、华为云、DaoCloud、华云数据、浪潮云、VMware等私有云IaaS平台。
- 跨基础设施的平台服务 - 灵活部署,良好的跨平台性,可运行在物理服务器或虚拟机中,支持多种Linux操作系统。
- 安全高效 - 本地化部署DATAStack,一键拉起数据库高可用集群。
- 低耦合 - DATAStack与数据库服务低耦合关系,在极端情况下数据库稳定性不受DATAStack平台影响。
- 全面运维体系及领域专家支持 - 提供7*24小时的数据库领域专家支持,实时解惑答疑。
产品功能
- 数据库引擎服务 - 支持主流数据库MySQL、Redis。
- 集群创建 - 支持MySQL单实例/高可用实例一键部署。
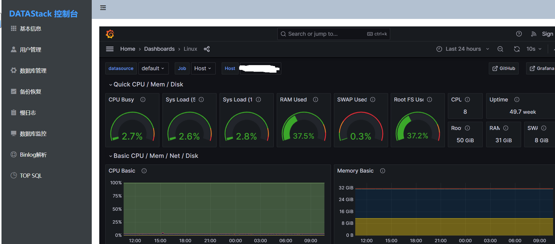
- 数据库监控 - 内置linux、MySQL监控模块。
- 自动备份 - 支持自定义备份策略,确保数据安全一致稳定。
- 高可用 - 集成Orchestrator、Consul服务,做到故障灵活切换,服务不宕机。
- 创建DB - 支持数据库创建、查看功能。
- 权限管理 - 支持页面化操作:创建用户、角色授权。
- 日志查看 - 支持页面汇总展示近期慢SQL。
- Binlog回滚 - 支持页面操作解析binlog生成相应的SQL和回滚SQL。
- TOP SQL - 汇总展示SQL执行频率统计,协助数据库性能诊断排查。
在线试用
登录信息
| user | password |
|---|---|
| admin | rootroot |
安装
Docker
# 1.下载配置文件
## Github下载
wget -P /usr/local/src https://github.com/guofushan/DATAStack/releases/download/v1.1/datastack.cfg
## 或者Gitee下载
wget -P /usr/local/src https://gitee.com/guofushan/DATAStack/releases/download/v1.1/datastack.cfg
# 2.修改配置文件
vi /usr/local/src/datastack.cfg
[section]
#后端mysql数据源信息
mysqlip=192.168.56.1
mysqluser=yunwei
mysqlport=35972
mysqlpwd=123456
#os用户密码
root_user=root
root_pwd=123456
#告警邮箱
report_email=['1031059192@qq.com']
#datastack部署节点ip
datastack_ip=192.168.56.1
# 3.创建DB并授权(在后端mysql数据源操作)
create database yandi;
grant all on *.* to yunwei@'%' identified by '123456';
flush privileges;
# 4.容器启动 (需提前部署docker服务)
docker run -d -v /usr/local/src/datastack.cfg:/app/datastack.cfg -it -p 8004:8004 -p 5001:5001 -p 9090:9090 -p 9093:9093 -p 3001:3001 guofushan/datastack:latest
# 5.访问 DATAStack平台
http://部署节点IP:8004
页面概况



版本对比
| 版本 | 支持MySQL | 支持Redis | 数据库高可用 | 备份 | 监控 | 慢日志 | 账号管理 | 个性化定制 | 7*24小时数据库专家支持 | 无实例限制(10个) |
|---|---|---|---|---|---|---|---|---|---|---|
| 社区版 | √ | √ | √ | √ | √ | √ | √ | × | × | × |
| 企业版 | √ | √ | √ | √ | √ | √ | √ | √ | √ | √ |
问题反馈
- Bug提交:Issues
联系我们
E-mail: 1031059192@qq.com
DATAStack 使用交流QQ群: 775117644
【版权声明】本文为华为云社区用户原创内容,未经允许不得转载,如需转载请自行联系原作者进行授权。如果您发现本社区中有涉嫌抄袭的内容,欢迎发送邮件进行举报,并提供相关证据,一经查实,本社区将立刻删除涉嫌侵权内容,举报邮箱:
cloudbbs@huaweicloud.com
- 点赞
- 收藏
- 关注作者
评论(0)