K8s集群nginx-ingress监控告警最佳实践
一 背景
nginx-ingress作为K8s集群中的关键组成部分。主要负责k8s集群中的服务发布,请求转发等功能。如果在访问服务过程中出现404和502等情况,需要引起注意。
二 方案简介
-
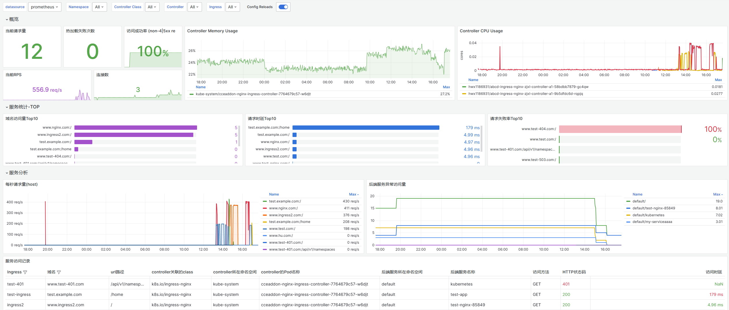
可以通过CCE集群插件kube-prometheus-stack进行nginx-ingress服务的指标监控,Grafana仪表盘视图可以自己制作或者导入附件模板(grafana推荐8.3.x以上版本),方便时刻观察nginx-ingress的各项运行指标是否处于健康状态。

-
CCE Prometheus监控指标数据统一remotewrite到华为云AOM2.0服务,可以在AOM2.0服务中展示Prometheus采集的指标数据,并根据业务实际诉求,实现基于指标的的告警通知。
CCE监控插件对接AOM:


AOM查看nginx-ingress

三 nginx-ingress关键指标
确保Prometheus已成功抓取nginx-ingress指标

-
nginx-ingress配置热加载失败次数
count(nginx_ingress_controller_config_last_reload_successful{} == 0) -
nginx-ingress每个nginx-ingress-controller实例的连接数
sum(nginx_ingress_controller_nginx_process_connections) by (controller_namespace,controller_pod) -
nginx-ingress每个nginx-ingress-controller实例中process数
nginx_ingress_controller_nginx_process_num_procs -
nginx-ingress每个nginx-ingress-controller实例的每秒请求数
sum(irate(nginx_ingress_controller_requests{}[1m])) by (controller_namespace,controller_pod) -
nginx-ingress请求时延
histogram_quantile(0.90, sum(rate(nginx_ingress_controller_request_duration_seconds_bucket{status="200"}[1m])) by (le, ingress, host, path)) * 1000histogram_quantile(0.95, sum(rate(nginx_ingress_controller_request_duration_seconds_bucket{status="200"}[1m])) by (le, ingress, host, path)) * 1000histogram_quantile(0.99, sum(rate(nginx_ingress_controller_request_duration_seconds_bucket{status="200"}[1m])) by (le, ingress, host, path)) * 1000 -
请求失败率
sum(rate(nginx_ingress_controller_requests{status=~"[4-5].*"}[5m])) / sum(rate(nginx_ingress_controller_requests{}[5m])) * 100
四 如何根据nginx-ingress指标进行告警
-
前往AOM告警管理tab页

-
配置告警规则
选择指标告警规则,配置方式可使用PromQL语句,选择对应的AOM实例


-
配置告警通知规则

-
触发指标告警规则,邮箱收到告警

- 点赞
- 收藏
- 关注作者









评论(0)