互联网信息时代,无论线上线下、站内站外,都是获客引流的场景所在,越来越多的App选择靠多渠道投放广告或分享邀请来获取流量,但随着渠道越来越多,流量来源的统计和数据无法统一管理的弊端就开始凸显。如何通过数据客观分析各个渠道用户的行为价值、洞察客户需求?如何将各个散落零碎的渠道数据和指标整合成直观且有意义的报表?
此时,一个精准的统计工具和详尽的可视化报表就显得尤为重要。openinstall渠道统计功能和渠道管理后台,能帮助App快速生成携带统计能力的专属链接,无需人工统计和填码,自动追踪统计并生成实时归因的数据报表,实现降本提效和精细化运营。
渠道推广统计
App渠道推广一般需要了解这些数据:总体的下载数据和详情、各个渠道来源的下载数据和后续行为、渠道数据对比、活跃与留存数据等。
openinstall可针对H5渠道和广告媒体渠道生成携带传参统计能力的链接,将特定参数的渠道链接投放到相应的场景,就能实时获取到该渠道下的全链路数据,形成全面的数据报表。
数据报表中包含:应用数据统计、各个来源渠道数据、渠道数据报表、拉起分析、渠道对比、裂变分享、作弊监控等。

应用统计数据
统计App的所有安装来源整体数据,包含统计概要、增长趋势、活跃趋势、效果点趋势、存量趋势、设备与IP分布等模块,涵盖了点击、安装、注册等核心数据,以及自定义付费、签到等业务指标,包括后续的留存、活跃等趋势数据。

根据这些数据,推广运营部门可以得知App整体的成长轨迹,以此来统筹App在每个生命周期的数据趋势,分析各项用户特征和设备属性,做好针对性的长期服务和运营规划。

渠道来源数据
各推广渠道获取用户的全链路数据,包括访问、点击、安装,以及可自定义的后续用户行为效果点数据,可以精准体现每个渠道带来的用户注册、付费、参与情况。

根据这些数据,可以实时得知各个渠道的广告投放比例,以及推广投入,获悉一段时间内的推广计划详情,精确到每个推广人渠道、推广海报渠道,从而轻松优化后续的投放力度,分配不同的投放资源,扩大资源的利用效率。

超级渠道
如果各个推广渠道下包含子渠道,比如代理分销、地推拉新等业务的开展,就可以创建超级渠道,每个总渠道代理可自由创建下级渠道,下级渠道推广的数据和总渠道数据都能及时反映在报表中。

在代理业务开展时,只需将创建的超级渠道的总渠道分发给代理商,由代理商去自行创建和发展下级代理即可,最终的业绩结算都可依据报表来评估。

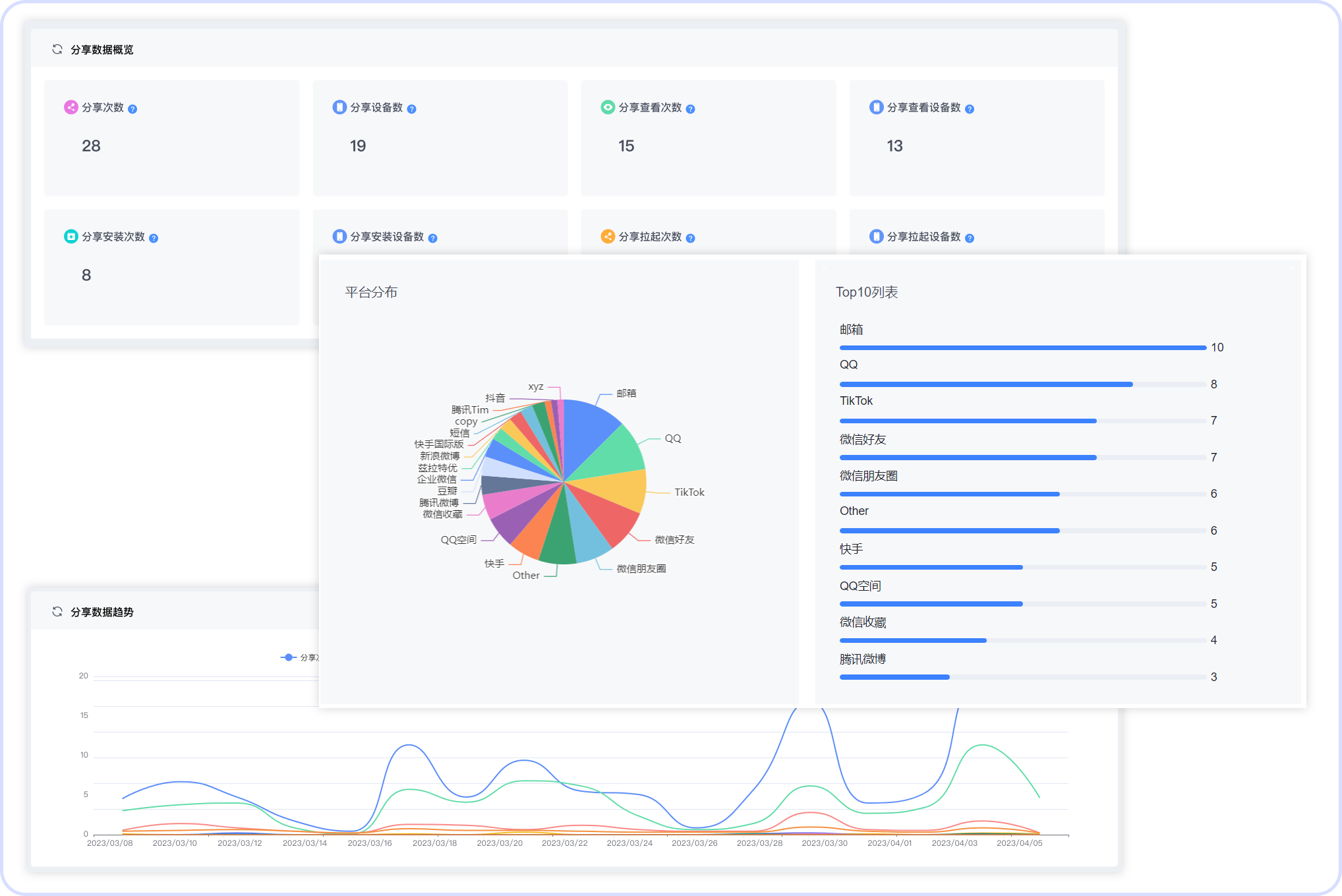
裂变分享统计
裂变统计可以帮助你随时观察App中分享业务的数据情况,如:分享后的回流、拉新等数据。通过多种维度维度展示,获悉分享次数、设备数、次数等关键指标的数据变化。

根据裂变分享数据,我们可以轻易分辨每个分享渠道下的拉起和回流状况,得知分享的查看、设备、平台等信息,调整分享活动、分享推广人、分享平台等变量。
作弊监控
有流量的地方就会伴随着作弊行为的出现,多维度数据源也给作弊监控提供了绝佳数据基础,openinstall结合用户行为特征模型和多策略交叉防护机制实现了作弊监控功能。通过开启“点击IP、安装IP、安装设备、点击劫持窗口期”等阈值,可以实时监控被标记出来的恶意流量等异常行为。

运营者在结合图表、日期、来源详情等作弊监控进行下钻式追踪后,能够快速辨别推广活动中的异常之处和作弊现象,尽快规避防范。

openinstall基于服务七年的全渠道安装来源追踪能力,结合多种业务细节和运营分析指标搭建的一站式全面监测服务,能够帮助运营者快速诊断潜在问题、寻找业务增长点、提供决策依据、建立分析闭环、搭建管理系统。
【声明】本内容来自华为云开发者社区博主,不代表华为云及华为云开发者社区的观点和立场。转载时必须标注文章的来源(华为云社区)、文章链接、文章作者等基本信息,否则作者和本社区有权追究责任。如果您发现本社区中有涉嫌抄袭的内容,欢迎发送邮件进行举报,并提供相关证据,一经查实,本社区将立刻删除涉嫌侵权内容,举报邮箱:
cloudbbs@huaweicloud.com
评论(0)