Cloudeye对接Prometheus实现华为云全方位监控
一、 背景
云眼系统Cloudeye服务为我们提供了针对弹性云服务器、宽带等资源的立体化监控平台。帮助我们全面了解华为云上的资源使用情况、业务的运行状况。将华为云Cloudeye服务接入 prometheus后,可以利用 Prometheus生态更好地监控和分析来自 Cloudeye服务的数据。

二、 简介
通过使用cloudeye-exporter,将华为云Cloudeye服务与华为云CCE集群(Kubernetes集群)中的Prometheus容器进行对接。继而使用Prometheus系统对云上资源的性能数据进行运维监控。
注意:该exporter仅适用于华为云局点。
三、实践演示
Prometheus将会以operator形式部署在kubernetes集群当中。所以也需要制作cloudeye-exporter容器镜像,然后容器化部署在kubernetes集群中。
3.1 获取cloudeye-exporter安装包
- 下载最新版本的cloudeye-exporter
查看插件Releases版本 (https://github.com/huaweicloud/cloudeye-exporter/releases) ,获取cloudeye-exporter下载地址,下载解压安装。
mkdir cloudeye-exporter & cd cloudeye-exporter
wget https://github.com/huaweicloud/cloudeye-exporter/releases/download/v2.0.6/cloudeye-exporter.v2.0.6.tar.gz - 解压
tar -xzvf cloudeye-exporter.v2.0.6.tar.gz

3.2 制作容器镜像
-
需要编写Dockerfile文件 这里使用centos用作基础镜像
FROM centos COPY cloudeye-exporter logs.yml metric.yml /root/ WORKDIR /root CMD ["/root/cloudeye-exporter"] -
构建容器镜像
docker build -t swr.cn-north-4.myhuaweicloud.com/k8s-solution/cloudeye-exporter:v2.0.6 --platform=linux/amd64 .

-
推送至镜像仓库
建议使用华为云SWR镜像仓库
3.3 配置cloudeye-exporter的访问鉴权
- 编辑clouds.yml文件配置公有云信息
cloudeye-exporter 启动时需要使用该配置文件进行云服务的访问鉴权global: port: ":8087" # 监听端口 :8087代表在全部网络接口上开启监听8087端口,限定内部访问也可以指定IP例如:192.168.1.100:8087 scrape_batch_size: 300 auth: auth_url: "https://iam.cn-north-4.myhuaweicloud.com/v3" project_name: "cn-north-4" # 华为云项目名称,可以在“华为云->统一身份认证服务->项目”中查看 access_key: "" # IAM用户访问密钥 secret_key: "" region: "cn-north-4" # 区域ID - 基于该配置文件创建kubernetes secrets
kubectl create secret generic clouds-exporter --from-file=clouds.yml -n monitoring
容器化部署需要将该配置以secrets形式挂载给cloudeye-exporter
3.4 CCE集群(k8s集群)部署cloudeye-exporter
-
首先部署负载和service
apiVersion: apps/v1 kind: Deployment metadata: name: cloudeye-exporter namespace: monitoring labels: app: cloudeye-exporter spec: replicas: 1 selector: matchLabels: app: cloudeye-exporter template: metadata: labels: app: cloudeye-exporter spec: volumes: - name: cloudeye secret: secretName: clouds-exporter imagePullSecrets: - name: default-secret containers: - name: cloudeye-exporter image: swr.cn-north-4.myhuaweicloud.com/k8s-solution/cloudeye-exporter:v2.0.6 ports: - containerPort: 8087 resources: limits: cpu: 500m memory: 1Gi requests: cpu: 100m memory: 500Mi volumeMounts: - name: cloudeye mountPath: "/root/clouds.yml" subPath: clouds.yml --- apiVersion: v1 kind: Service metadata: name: cloudeye-exporter namespace: monitoring labels: app: cloudeye-exporter spec: selector: app: cloudeye-exporter ports: - name: ces targetPort: 8087 #业务监听端口 port: 8087 protocol: TCP type: ClusterIP -
确认是cloudeye-exporter否暴露指标
部署成功,查看Pod信息。访问pod指标端点,确认指标源是否能暴露指标。
curl http://podIP:8087/metrics?services='SYS.VPC'

cloudeye-exporter Pod实例作为Prometheus抓取指标的源端,可以暴露监控数据。查看Service,确认访问Service能否获取数据

-
注意
需要注意: 由于cloudeye-exporter需要访问公网端点: iam.huaweicloud.cn。如果您使用的kuberntes平台是CCE turbo集群,需要对容器网段配置公网snat。否则指标数据抓取会失败。
3.5 Prometheus对接cloudeye-exporter获取指标
修改prometheus中的prometheus.yml文件配置。由于现在k8s集群中都会采用prometheus-operator形态部署Prometheus。所以我们需要编写ServiceMonitor进行指标的获取。
-
以监控华为云VPC,ELB服务为例
抓取规则cloudeye-exporter-servicemonitor.yaml 如下:apiVersion: monitoring.coreos.com/v1 kind: ServiceMonitor metadata: name: cloudeye-exporter namespace: monitoring labels: app: cloudeye-exporter spec: endpoints: - interval: 1m scrapeTimeout: 1m port: ces scheme: http params: services: ['SYS.VPC,SYS.ELB'] namespaceSelector: matchNames: - monitoring selector: matchLabels: app: cloudeye-exporter -
将上述抓取规则于集群中创建。等待片刻可观察到Prometheus已经成功抓取


-
至此,cloudeye-exporter成功接入Prometheus。
3.6 接入Grafana大盘
华为云社区提供了若干个云服务现成的dashborad。我们可以拿来使用。
https://github.com/huaweicloud/cloudeye-exporter/tree/v2.0.6/grafana_dashboard/templates
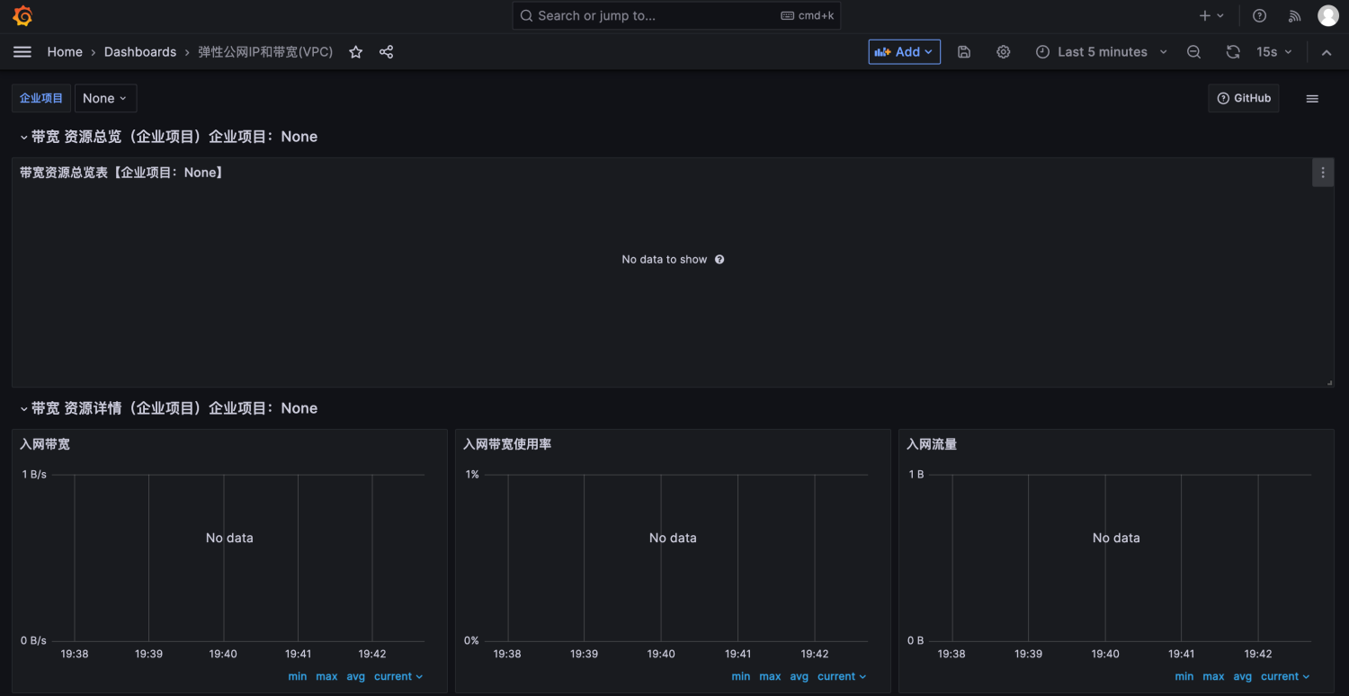
例如: 使用VPC云服务的dashboard。
-
将该dashboard的json文件上传到grafana中

选择好数据源后,点击导入即可。 -
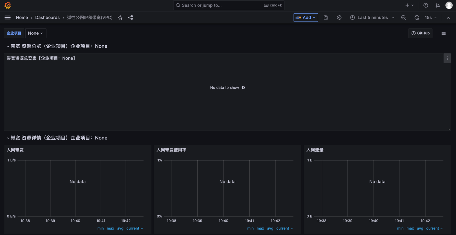
发现异常
会发现dashboard并未产生数据

-
解决方式
根据华为云社区声明: 如果需要直接使用以下模板,需要修改prometheus配置,增加获取企业项目信息的任务。所以我们还需要修改servicemonitor,在原来cloudeye-exporter-servicemonitor的基础上增加一项配置apiVersion: monitoring.coreos.com/v1 kind: ServiceMonitor metadata: name: cloudeye-exporter namespace: monitoring labels: app: cloudeye-exporter spec: endpoints: - interval: 1m scrapeTimeout: 1m port: ces scheme: http params: services: ['SYS.VPC,SYS.ELB'] # 配置该任务获取企业项目信息,用于华为云云服务的dashboard - interval: 1m scrapeTimeout: 1m port: ces path: "/eps-info" scheme: http namespaceSelector: matchNames: - monitoring selector: matchLabels: app: cloudeye-exporter在集群中将上述指标抓取规则更新后,等待片刻后。
-
前往Prometheus页面可查看到,新的抓取任务已成功运行


-
再次观察Grafana
此时再前往Grafana前端查看dashboard: 华为云VPC云服务dashboard已成功展示

-
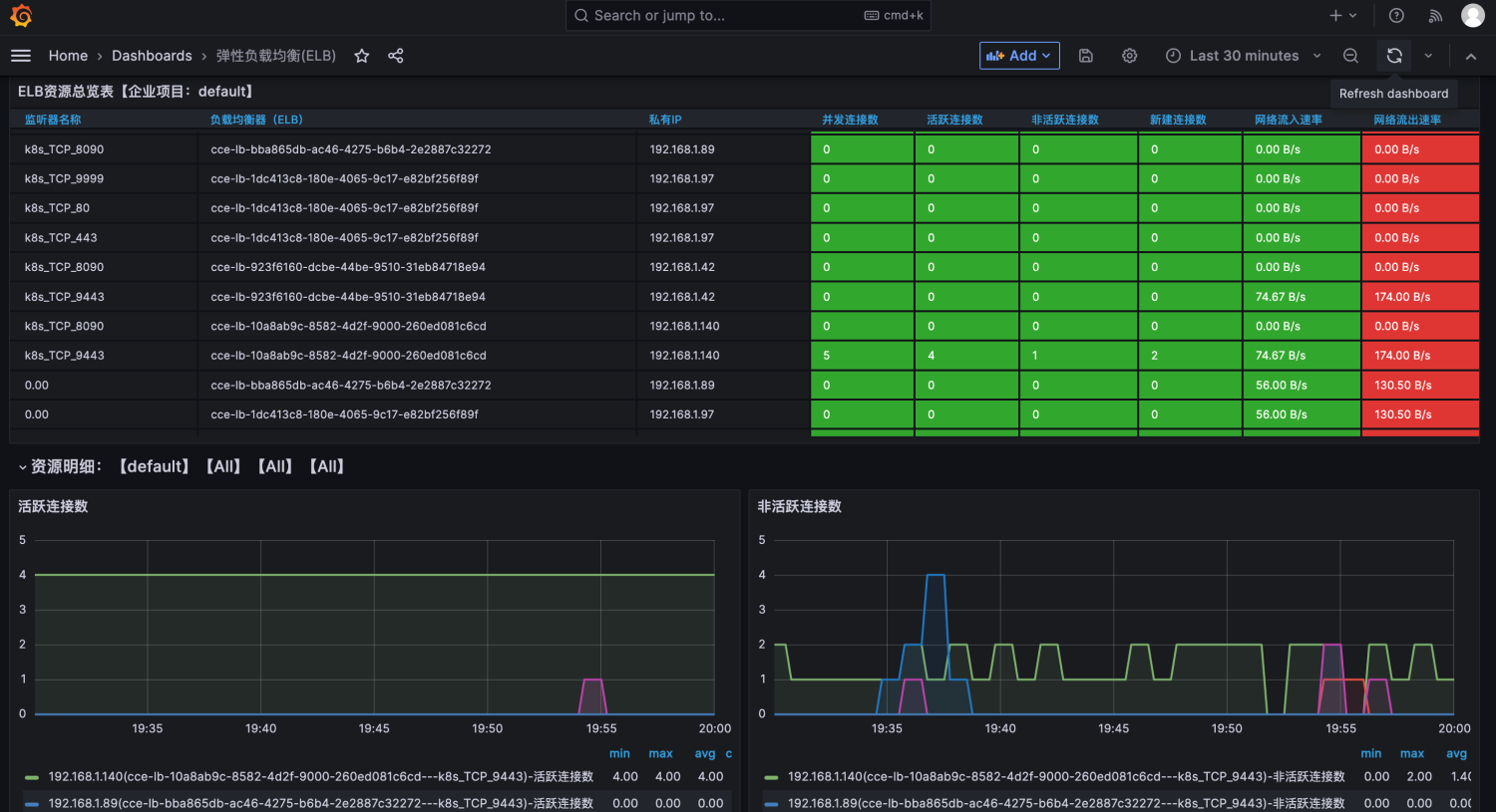
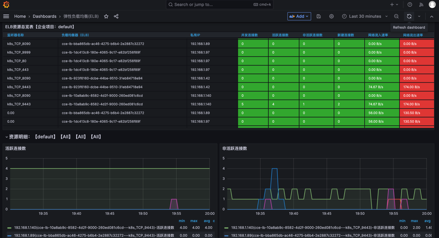
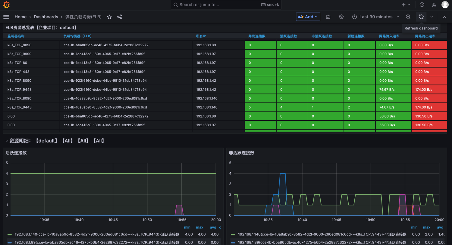
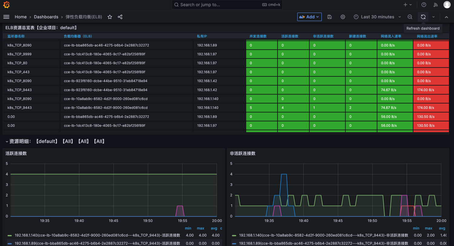
导入ELB grafana dashboard

华为云ELB监控信息也成功展示
四 、延伸扩展
目前已支持的Grafana Dashboard有:
- 云搜索服务 CSS
- 云专线 DCAAS
- 分布式缓存服务 DCS
- 弹性云服务器 ECS
- 弹性负载均衡 ELB
- 关系型数据库 RDS
- Web应用防火墙 WAF
- 弹性公网IP和带宽 VPC
- 点赞
- 收藏
- 关注作者












评论(0)