一文浅入Springboot+actuator+Prometheus+Grafana+Swagger2.9.2
环境介绍
|
技术栈 |
springboot+mybatis-plus+mysql+oracle+actuator+Prometheus+Grafana+Swagger |
|---|---|
|
软件 |
版本 |
|
mysql |
8 |
|
oracle |
12C |
|
IDEA |
IntelliJ IDEA 2022.2.1 |
|
JDK |
1.8 |
|
Spring Boot |
2.7.13 |
|
mybatis-plus |
3.5.3.2 |
|
Swagger |
2.9.2 |
|
Grafana |
10.2.0 |
|
Prometheus |
2.16.0 |
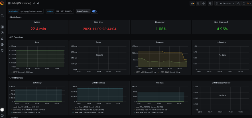
本地主机应用 192.168.1.8:8007
Prometheus+Grafana安装在同一台主机
http://192.168.68.131:9090/targets
Prometheus安装
#查看防火墙状态,我们测试机早就关闭了
systemctl status firewalld
#关闭防火墙
systemctl stop firewalld
#永久关闭selinux
vi /etc/selinux/config
#将SELINUX=enforcing改为SELINUX=disabled,然后重启
#若不关闭防火墙,可打开端口,安如下修改端口号即可
firewall-cmd --zone=public --add-port=端口号/tcp --permanent
firewall-cmd --reload


#通过wget下载prometheus
wget https://github.com/prometheus/prometheus/releases/download/v2.16.0/prometheus-2.16.0.linux-amd64.tar.gz
#同步时间
yum install -y ntpdate && ntpdate time.windows.com
#解压-安装
ll
tar -zxvf prometheus-2.16.0.linux-amd64.tar.gz -C /usr/local/
mv /usr/local/prometheus-2.16.0.linux-amd64/ /usr/local/prometheus
cd /usr/local/prometheus
ll
#启动Prometheus—使用默认配置文件启动
/usr/local/prometheus/prometheus --config.file="/usr/local/prometheus/prometheus.yml" &



#查看9090端口是否开启
ss -anlt | grep 9090

#通过浏览器进入页面
IP:9090
#数据展示
IP:9090/metrics
Grafana安装
#安装go语言环境
yum -y install go

#下载grafana-7.2.0-1.x86_64.rpm
wget https://dl.grafana.com/oss/release/grafana-7.2.0-1.x86_64.rpm
#安装
yum -y install grafana-7.2.0-1.x86_64.rpm

#开机自启grafana-server
systemctl enable grafana-server
#开启grafana-server
systemctl start grafana-server

#浏览器输入IP:3000
账号密码默认admin/admin
设置新密码

springboot应用搭建

引入依赖:将springboot暴露的数据转为普罗米修斯的格式
<dependency>
<groupId>io.micrometer</groupId>
<artifactId>micrometer-registry-prometheus</artifactId>
<scope>runtime</scope>
</dependency>
引入swagger2
<dependency>
<groupId>io.springfox</groupId>
<artifactId>springfox-swagger2</artifactId>
<version>2.9.2</version>
</dependency>
<dependency>
<groupId>io.springfox</groupId>
<artifactId>springfox-swagger-ui</artifactId>
<version>2.9.2</version>
</dependency>
pom.xml
<dependencies>
<dependency>
<groupId>io.micrometer</groupId>
<artifactId>micrometer-registry-prometheus</artifactId>
<scope>runtime</scope>
</dependency>
<dependency>
<groupId>org.springframework.boot</groupId>
<artifactId>spring-boot-starter-actuator</artifactId>
</dependency>
<dependency>
<groupId>io.springfox</groupId>
<artifactId>springfox-swagger2</artifactId>
<version>2.9.2</version>
</dependency>
<dependency>
<groupId>io.springfox</groupId>
<artifactId>springfox-swagger-ui</artifactId>
<version>2.9.2</version>
</dependency>
<dependency>
<groupId>org.springframework.boot</groupId>
<artifactId>spring-boot-starter-web</artifactId>
</dependency>
<dependency>
<groupId>com.baomidou</groupId>
<artifactId>mybatis-plus-boot-starter</artifactId>
<version>3.5.4.1</version>
</dependency>
<dependency>
<groupId>org.springframework.boot</groupId>
<artifactId>spring-boot-devtools</artifactId>
<scope>runtime</scope>
<optional>true</optional>
</dependency>
<dependency>
<groupId>com.mysql</groupId>
<artifactId>mysql-connector-j</artifactId>
<scope>runtime</scope>
</dependency>
<dependency>
<groupId>com.oracle.database.jdbc</groupId>
<artifactId>ojdbc8</artifactId>
<scope>runtime</scope>
</dependency>
<dependency>
<groupId>org.springframework.boot</groupId>
<artifactId>spring-boot-configuration-processor</artifactId>
<optional>true</optional>
</dependency>
<dependency>
<groupId>org.projectlombok</groupId>
<artifactId>lombok</artifactId>
<optional>true</optional>
</dependency>
<dependency>
<groupId>org.springframework.boot</groupId>
<artifactId>spring-boot-starter-test</artifactId>
<scope>test</scope>
</dependency>
<dependency>
<groupId>com.alibaba</groupId>
<artifactId>druid-spring-boot-starter</artifactId>
<version>1.1.14</version>
</dependency>
<dependency>
<groupId>com.baomidou</groupId>
<artifactId>dynamic-datasource-spring-boot-starter</artifactId>
<version>3.5.0</version>
</dependency>
<dependency>
<groupId>p6spy</groupId>
<artifactId>p6spy</artifactId>
<version>3.9.1</version>
</dependency>
</dependencies>
application.yml
server:
port: 8007
hxiot:
swagger2:
# 是否开启swagger2 开启为true,关闭为false
enable: true
management:
server:
port: 8008
endpoints:
web:
exposure:
include: "*"
endpoint:
prometheus:
enabled: true
health:
show-details: always
metrics:
export:
prometheus:
enabled: true
spring:
mvc:
path match:
matching-strategy: ant_path_matcher
profiles:
active: dev
spring:
application:
name: ProvideAPIServices
datasource:
dynamic:
primary: sys2 #设置默认的数据源或者数据源组,默认值即为master
strict: false #严格匹配数据源,默认false. true未匹配到指定数据源时抛异常,false使用默认数据源
datasource:
oracle:
username: system
password: pwd
url: jdbc:oracle:thin:@ip:1521:orcl
driver-class-name: oracle.jdbc.driver.OracleDriver
# driver-class-name: com.mysql.jdbc.Driver
wms:
url: jdbc:p6spy:mysql://ip:3306/Wms?useUnicode=true&characterEncoding=UTF-8
username: root
password: 1pwd
driver-class-name: com.p6spy.engine.spy.P6SpyDriver
# driver-class-name: com.mysql.jdbc.Driver
sys2:
username: root
password: pwd
url: jdbc:p6spy:mysql://127.0.0.1:3306/sys?serverTimezone=Asia/Shanghai&useUnicode=true&characterEncoding=UTF-8
driver-class-name: com.p6spy.engine.spy.P6SpyDriver
mybatis-plus:
configuration:
#输出日志
log-impl: org.apache.ibatis.logging.stdout.StdOutImpl
#配置映射规则
map-underscore-to-camel-case: true #表示支持下划线到驼蜂的映射
#隐藏mybatis图标
global-config:
banner: false
db-config:
logic-delete-field: status
logic-not-delete-value: 1
logic-delete-value: 0
Application启动类需添加Bean

@Bean
MeterRegistryCustomizer<MeterRegistry> configurer(@Value("spring.application.name") String applicationName) {
return (registry) -> registry.config().commonTags("application", applicationName);
}

prometheus添加主机
vim /usr/local/prometheus/prometheus.yml

添加配置
#配置ProvideApiServicesApplication
- job_name: "ProvideAPIServices"
scrape_interval: 5s
metrics_path: "/actuator/prometheus"
static_configs:
- targets: ["192.168.1.9:8007"]
http://192.168.68.131:9090/targets








demoController
Controller需符合REST风格
@Api(value = "ApiTest")
@RestController("/demo")
public class demoController {
@Autowired
private TAddressServiceImpl tAddressService;
@ApiOperation(value = "测试")
@GetMapping("/test")
public List<TAddress> setTAddressService() {
return tAddressService.list();
}
@ApiOperation(value = "上传文件")
@PutMapping("/upload")
//FileUploadDemo
public void fileUp(@ApiParam("文件") MultipartFile file, HttpServletRequest request) throws IOException {
//获取文件名称
String originalFilename = file.getOriginalFilename();
System.out.println(originalFilename);
//获取web服务器运行目录
String currentPath = request.getServletContext().getRealPath("/upload/");
System.out.println(currentPath);
saveFile(file,currentPath);
System.out.println("ok");
}
public void saveFile(MultipartFile file,String path) throws IOException {
File dir = new File(path);
if (!dir.exists()) {
dir.mkdirs();
}
File newFile = new File(path+file.getOriginalFilename());
file.transferTo(newFile);
}
}
Configuration

@Configuration
@EnableSwagger2
public class SwaggerConfig {
/**
* Docket
*/
@Bean
public Docket createRestAPi() {
// 构造函数传入初始化规范,这是swagger2规范
return new Docket(DocumentationType.SWAGGER_2)
//.pathMapping("/")
// apiInfo:添加api的详情信息,参数为ApiInfo类型的参数,这个参数包含了基本描述信息:比如标题、描述、版本之类的,开发中一般都是自定义这些信息
.apiInfo(apiInfo())
// select、apis、paths、build 这四个是一组的,组合使用才能返回一个Docket实例对象,其中apis和paths是可选的。
.select()
// apis:添加过滤条件。RequestHandlerSelectors中有很多过滤方式;RequestHandlerSelectors.withMethodAnnotation(ApiOperation.class):加了ApiOperation注解的类,生成接口文档
//扫描com.qgs.controller包下的API交给Swagger2管理
.apis(RequestHandlerSelectors.any())
.paths(PathSelectors.any())
// paths:控制那些路径的api会被显示出来。
//.paths(PathSelecto1rs.any())
.build()
// 是否开启swagger 如果是false,浏览器将无法访问,默认是true
.enable(true);
}
/**
* ApiInfo
*/
private ApiInfo apiInfo() {
return new ApiInfoBuilder()
// 标题内容
.title("ProvideAPIServicesAPI文档")
// 描述内容
.description("接口文档详情信息")
// 版本
.version("1.0")
//// 联系人信息
//.contact(new Contact("", "", ""))
// 许可
//.license("")
// 许可链接
//.licenseUrl("")
.build();
}

http://192.168.1.8:8007/swagger-ui.html

可能遇到的问题
org.springframework.context.ApplicationContextException: Failed to start bean 'documentationPluginsBootstrapper'; nested exception is java.lang.NullPointerException

1、Springboot2.7与Swagger3.0冲突,将Swagger降低降低

2、没有配置actuator端口导致actuator抢占8007端口
- 点赞
- 收藏
- 关注作者
评论(0)