手摸手入门Springboot+Grafana10.2接收JSON
【摘要】 手摸手入门Springboot+Grafana10.2接收JSON
环境介绍
技术栈 |
springboot+mybatis-plus+mysql+oracle+Prometheus+Grafana |
软件 |
版本 |
8 |
|
IDEA |
IntelliJ IDEA 2022.2.1 |
JDK |
1.8 |
Spring Boot |
2.7.13 |
mybatis-plus |
3.5.3.2 |
本地主机应用 192.168.1.8:8007
grafana应用 http://192.168.68.132:3000
Grafana安装
#安装go语言环境
yum -y install go

#下载grafana-7.2.0-1.x86_64.rpm
wget https://dl.grafana.com/oss/release/grafana-10.2.0-1.x86_64.rpm
#安装
yum -y install grafana-10.2.0-1.x86_64.rpm

#开机自启grafana-server
systemctl enable grafana-server
#开启grafana-server
systemctl start grafana-server
#浏览器输入IP:3000
账号密码默认admin/admin
设置新密码

离线安装json插件
#安装go语言环境
mv marcusolsson-json-datasource /var/lib/grafana/plugins/
systemctl restart grafana-server

springboot应用搭建

引入依赖:将springboot暴露的数据转为普罗米修斯的格式
<dependency>
<groupId>io.micrometer</groupId>
<artifactId>micrometer-registry-prometheus</artifactId>
<scope>runtime</scope>
</dependency>
pom.xml
<dependencies>
<dependency>
<groupId>io.micrometer</groupId>
<artifactId>micrometer-registry-prometheus</artifactId>
<scope>runtime</scope>
</dependency>
<dependency>
<groupId>org.springframework.boot</groupId>
<artifactId>spring-boot-starter-actuator</artifactId>
</dependency>
<dependency>
<groupId>org.springframework.boot</groupId>
<artifactId>spring-boot-starter-web</artifactId>
</dependency>
<dependency>
<groupId>com.baomidou</groupId>
<artifactId>mybatis-plus-boot-starter</artifactId>
<version>3.5.4</version>
</dependency>
<dependency>
<groupId>com.mysql</groupId>
<artifactId>mysql-connector-j</artifactId>
<scope>runtime</scope>
</dependency>
<dependency>
<groupId>com.oracle.database.jdbc</groupId>
<artifactId>ojdbc8</artifactId>
<scope>runtime</scope>
</dependency>
<dependency>
<groupId>org.projectlombok</groupId>
<artifactId>lombok</artifactId>
<optional>true</optional>
</dependency>
<dependency>
<groupId>org.springframework.boot</groupId>
<artifactId>spring-boot-starter-test</artifactId>
<scope>test</scope>
</dependency>
<dependency>
<groupId>com.alibaba</groupId>
<artifactId>druid-spring-boot-starter</artifactId>
<version>1.1.14</version>
</dependency>
<dependency>
<groupId>com.baomidou</groupId>
<artifactId>dynamic-datasource-spring-boot-starter</artifactId>
<version>3.5.0</version>
</dependency>
<dependency>
<groupId>p6spy</groupId>
<artifactId>p6spy</artifactId>
<version>3.9.1</version>
</dependency>
</dependencies>
application.yml
management:
endpoints:
web:
exposure:
include: "*"
endpoint:
prometheus:
enabled: true #激活prometheus
health:
show-details: always
metrics:
export:
prometheus:
enabled: true
server:
port: 8007
spring:
application:
name: ProvideAPIServices
datasource:
dynamic:
primary: sys2 #设置默认的数据源或者数据源组,默认值即为master
strict: false #严格匹配数据源,默认false. true未匹配到指定数据源时抛异常,false使用默认数据源
datasource:
oracle:
username: system
password: pwd
url: jdbc:oracle:thin:@ip:1521:orcl
driver-class-name: oracle.jdbc.driver.OracleDriver
# driver-class-name: com.mysql.jdbc.Driver
wms:
url: jdbc:p6spy:mysql://ip:3306/Wms?useUnicode=true&characterEncoding=UTF-8
username: root
password: 1pwd
driver-class-name: com.p6spy.engine.spy.P6SpyDriver
# driver-class-name: com.mysql.jdbc.Driver
sys2:
username: root
password: pwd
url: jdbc:p6spy:mysql://127.0.0.1:3306/sys?serverTimezone=Asia/Shanghai&useUnicode=true&characterEncoding=UTF-8
driver-class-name: com.p6spy.engine.spy.P6SpyDriver
mybatis-plus:
configuration:
#输出日志
log-impl: org.apache.ibatis.logging.stdout.StdOutImpl
#配置映射规则
map-underscore-to-camel-case: true #表示支持下划线到驼蜂的映射
#隐藏mybatis图标
global-config:
banner: false
db-config:
logic-delete-field: status
logic-not-delete-value: 1
logic-delete-value: 0
Application启动类需添加Bean

@Bean
MeterRegistryCustomizer<MeterRegistry> configurer(@Value("spring.application.name") String applicationName) {
return (registry) -> registry.config().commonTags("application", applicationName);
}
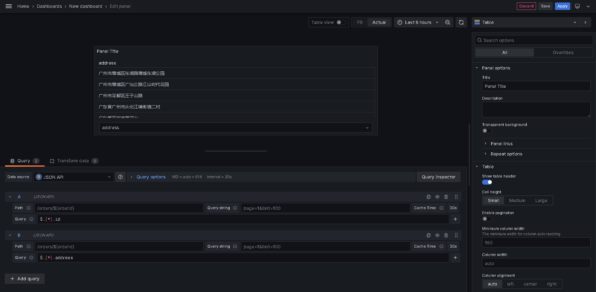
http://192.168.1.8:8007/actuator/prometheus

prometheus添加主机
vim /usr/local/prometheus/prometheus.yml
添加配置
#配置ProvideApiServicesApplication
- job_name: "ProvideAPIServices"
scrape_interval: 5s
metrics_path: "/actuator/prometheus"
static_configs:
- targets: ["IP:8007"]

domain
@TableName(value ="t_address")
@Data
public class TAddress implements Serializable {
/**
*
*/
@TableId(type = IdType.AUTO)
private Integer id;
/**
*
*/
private String address;
@TableField(exist = false)
private static final long serialVersionUID = 1L;
}
mapper
@Mapper
public interface TAddressMapper extends BaseMapper<TAddress> {
}
service
public interface TAddressService extends IService<TAddress> {
}
serviceimpl
@Service
@DS("sys2")
public class TAddressServiceImpl extends ServiceImpl<TAddressMapper, TAddress>
implements TAddressService{
}
controller
@Controller
public class demoController {
@Autowired
private TAddressServiceImpl tAddressService;
@RequestMapping("/test")
@ResponseBody
public List<TAddress> setTAddressService() {
return tAddressService.list();
}
}





【声明】本内容来自华为云开发者社区博主,不代表华为云及华为云开发者社区的观点和立场。转载时必须标注文章的来源(华为云社区)、文章链接、文章作者等基本信息,否则作者和本社区有权追究责任。如果您发现本社区中有涉嫌抄袭的内容,欢迎发送邮件进行举报,并提供相关证据,一经查实,本社区将立刻删除涉嫌侵权内容,举报邮箱:
cloudbbs@huaweicloud.com
- 点赞
- 收藏
- 关注作者
评论(0)