华为云之一键安装宝塔面板【玩转华为云】
一、本次实践介绍
1.1 实践环境简介
1.本次实践环境使用华为KooLabs云实验平台。
2.本次实践基于华为云ECS弹性云服务器。
3.本次使用操作系统为CentOS系统。
1.2 本次实践目的
1.在华为云ECS弹性云服务器上,一键快速部署宝塔面板。
二、宝塔面板介绍
宝塔面板是一款使用方便、功能强大且终身免费的服务器管理软件,在Linux服务器上安装后可以通过Web界面管理服务器。宝塔面板集成了Nginx、Apache、PHP、MySQL、FTP等常用的服务器软件,可以通过宝塔面板快速搭建Web环境、数据库、FTP等服务,同时也提供了简单易用的文件管理、备份、SSL证书等功能。
三、环境准备工作
3.1 预置实验环境
1.开始实验之前请点击手册上方“预置实验环境”按钮。
2.预置实验环境需要等待【1-2分钟】。
3.环境预置会生成虚拟私有云 VPC(vpc-hce),安全组(sg-hce)和一台云服务器(ecs-name).


3.2 查看环境信息
可以查看预置环境的ECS服务器信息。

3.3 登录华为云
进入【实验操作桌面】,打开Chrome浏览器,首次可自动登录并进入华为云控制台页面。
如果没有自动登录华为云,选择【IAM用户登录】模式,于登录对话框中输入系统为您分配的华为云实验账号和密码登录华为云。



3.4 查看弹性云服务器状态
- 进入ECS控制台,查看弹性云服务器状态。

- 复制弹性公网IP地址

3.5 ssh登录弹性云服务器
打开桌面的Xfce终端,输入以下命令远程登录:
ssh root@EIP

3.6 查看操作系统版本
查看操作系统版本,为centos7.6系统。
[root@ecs-name ~]# cat /etc/redhat-release
CentOS Linux release 7.6.1810 (Core)
四、安装宝塔面板
4.1 一键部署宝塔面板
执行以下命令,下载并安装宝塔面板7.9.9版本。
yum install -y wget && wget -O install.sh https://download.bt.cn/install/install_6.0.sh && sh install.sh ed8484bec
- 当出现以下提示信息时,输入“y”:

- 安装完成后,回显如下类似信息:

4.2 检查宝塔服务监听端口
检查宝塔服务监听端口18082
[root@ecs-name ~]# ss -tunlp |grep 18082
tcp LISTEN 0 128 *:18082 *:* users:(("BT-Panel",pid=8980,fd=5))
4.3 防火墙和selinux设置
1.关闭防火墙
关闭防火墙,如果需要开启防火墙,则需要放行18082端口。
systemctl stop firewalld && systemctl disable firewalld
2.关闭selinux
sed -i 's/SELINUX=enforcing/SELINUX=disabled/' /etc/selinux/config
getenforce
4.4 安全组配置
默认已放行所有端口

五、访问宝塔面板
5.1 登录宝塔面板
打开桌面的Chrome浏览器,在浏览器地址栏中输入记录的“外网面板地址”,例如:http://114.115.xxx.xx:8888/46722528。
这里是https://119.3.250.61:18082/a8d9985b
进入宝塔登录页,输入安装完成时显示的随机账号密码。



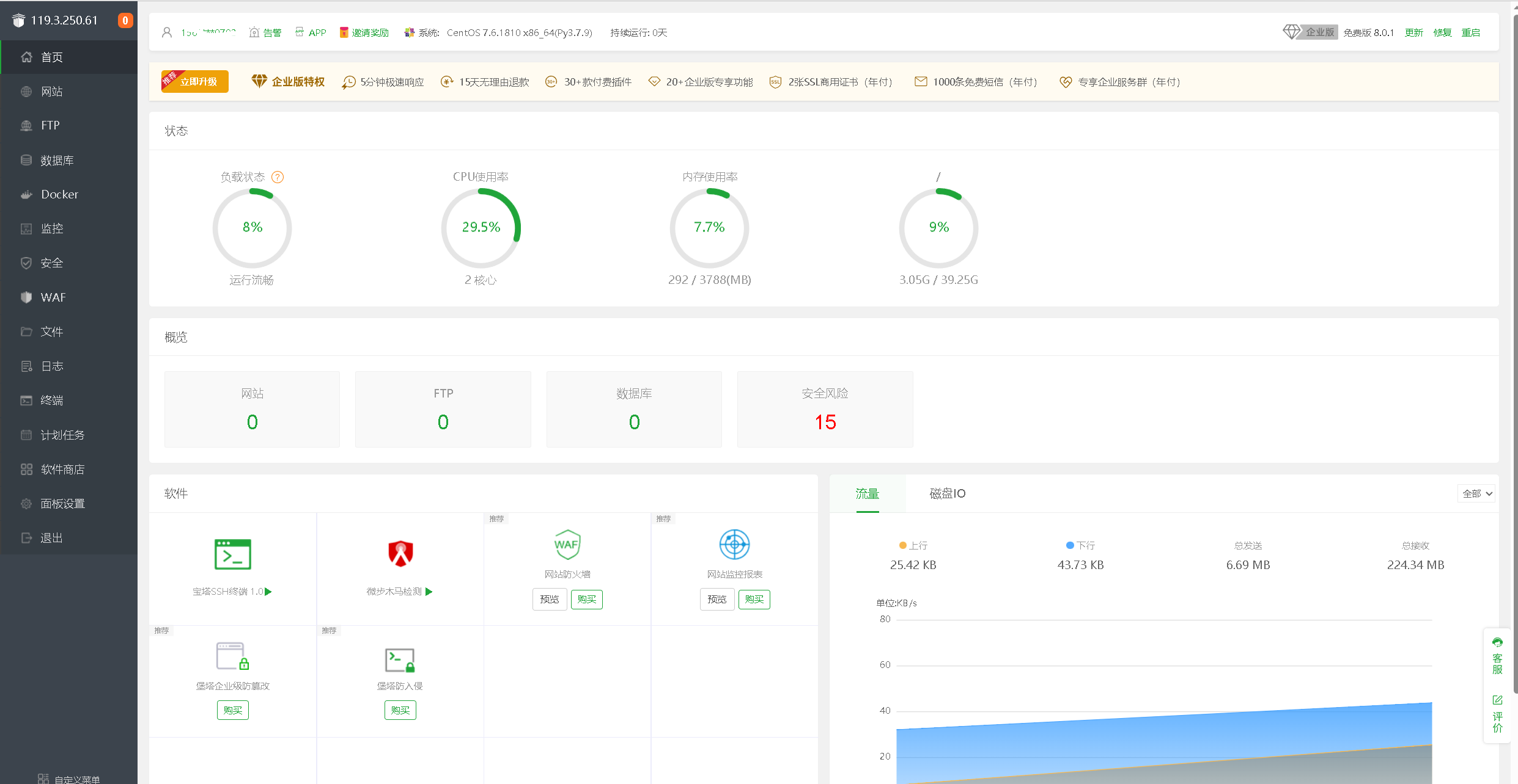
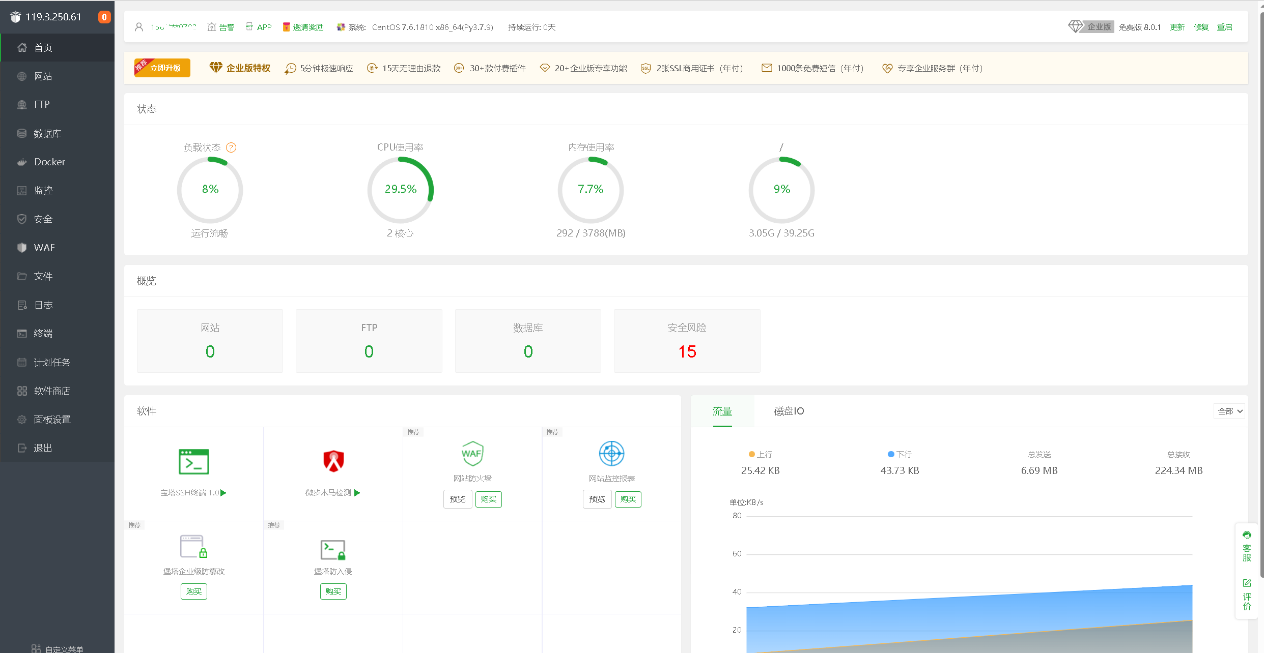
5.2 访问宝塔面板首页
注册宝塔账号进行绑定,进入宝塔面板首页。

- 点赞
- 收藏
- 关注作者
评论(0)