华为云之云桌面Workspace的使用体验【玩转华为云】
一、云桌面Workspace介绍
1.云桌面简介
华为云桌面服务,支持云桌面的快速创建、部署和集中运维管理。
免除大量的硬件部署投入,云桌面可按需申请轻松使用,助您打造更灵活、更安全、更低维护成本、更高服务效率的IT办公系统。

2.云桌面特点
体验极致
自研HDP高清传输协议,真彩无损显示,高清流畅体验,桌面操控延时无感知。弹性高效
动态算力按需扩缩,随需购买使用;资源集中管理,桌面部署快速。安全可靠
端到端安全防护,数据不落地。安全策略强管控,芯片级安全加密存储。生态开放
开放KIT套件,支持二次开发,免底层技术自研、零起点办公生态上云。
3. 云桌面应用场景
①远程移动办公
场景介绍: 适用于分支机构、分布式办公、出差办公、居家办公等移动办公场景。数据安全不落地,用户可随时随地,使用PC、Pad、手机等终端接入个人桌面,实现无缝移动办公,大大提高办公效率。
优势: 随时随地,跨终端接入;办公空间秒级直达
推荐配置: 华为云桌面 4/8核系列产品
②协同办公
场景介绍:适用于项目团队合作、内容共创、资料实时共享等协同办公场景。用户可快速进行数据分享,提高办公效率。
优势:云上数据实时共享;协同办公更高效
推荐配置:华为云桌面 2/4/8核系列产品
③安全办公
场景介绍:适用于研发中心、软件开发外包管理、供应商上下游安全办公、IT运维等安全办公场景。接入终端、传输管道、云平台三大环节安全机制,保障用户数据安全。
优势:终端可控,数据不落地;数据集中管理,防泄漏丢失
推荐配置:华为云桌面 4/8核系列产品
④公用终端
场景介绍: 适用于公司外包、暑期实习等临时短期使用场景,图书馆、云教室、呼叫中心等公用终端场景。云桌面即开即用,支持按需购买,弹性扩容,资源随需使用,不用时可快速退订。
优势: 资源随需快速部署;运维管理简单高效
推荐配置: 华为云桌面 2/4核系列产品
⑤图形制作渲染
图形制作渲染: 适用于专业图形设计(如CAD/CAE/CAM等)、视频编辑、图形渲染等场景,广泛应用于工业设计、建筑设计、游戏设计、影视制作等行业。
优势: 弹性、多规格的图形计算实例,可快速部署使用;基于HDP协议,实现4K原色显示、100ms低时延传输
推荐配置: 华为云桌面 云工作站4/8核系列产品
二、本次实践介绍
1. 本次实践目的
1.了解华为云的云桌面产品;
2.体验华为云中购买云桌面的操作流程;
3.对华为云云桌面产品的基本使用体验。
4.本次体验场景为个人日常使用场景。
2. 本次实践环境
1.本次实践环境为华为云公有云官网上进行操作;
2.本次体验产品为华为云桌面产品。
三、购买云桌面
1. 进入华为云的云桌面购买界面

2. 选择购买云桌面
点击立即购买云桌面,这里选择的是不对接AD。


3.云桌面基础配置
计费方式:按需计费;
区域:西南—贵阳一;
项目:默认即可;
可用分区:随机分配;
cpu架构: x86架构;
套餐类型:尊享版;
规格:尊享办公型,2vcpus,8G;

镜像类型:公共镜像;
操作系统:windows,Windows Server 2019 标准版 中文_80G_Workspace(80GB);
系统盘:80G;
数据盘:10G;
选择下一步。

4. 云桌面的高级配置
企业ID:首次需要设置企业ID,推荐您使用企业名称拼音等有辨识度的字段作为企业ID;
网络: 默认即可;
网络接入方式:internet接入;
桌面上网:现在购买,
公网带宽:按带宽计费;
带宽大小:这里选择2 Mbit/s;
选择下一步,分配云桌面。

5. 确认配置
创建用户:
用户激活方式: 管理员激活;
用户录入方式: 手动输入;
用户信息:自定义用户和密码;
账号过期:永不过期;
选择添加用户。


选择用户,选择刚刚新建用户;

桌面分配用户,下一步,确认配置。

6. 确认购买
检查云桌面的配置是否正确,选择立即购买。


四、云桌面控制台的使用
1. 进入云桌面的管理页面
进入云桌面的管理页面

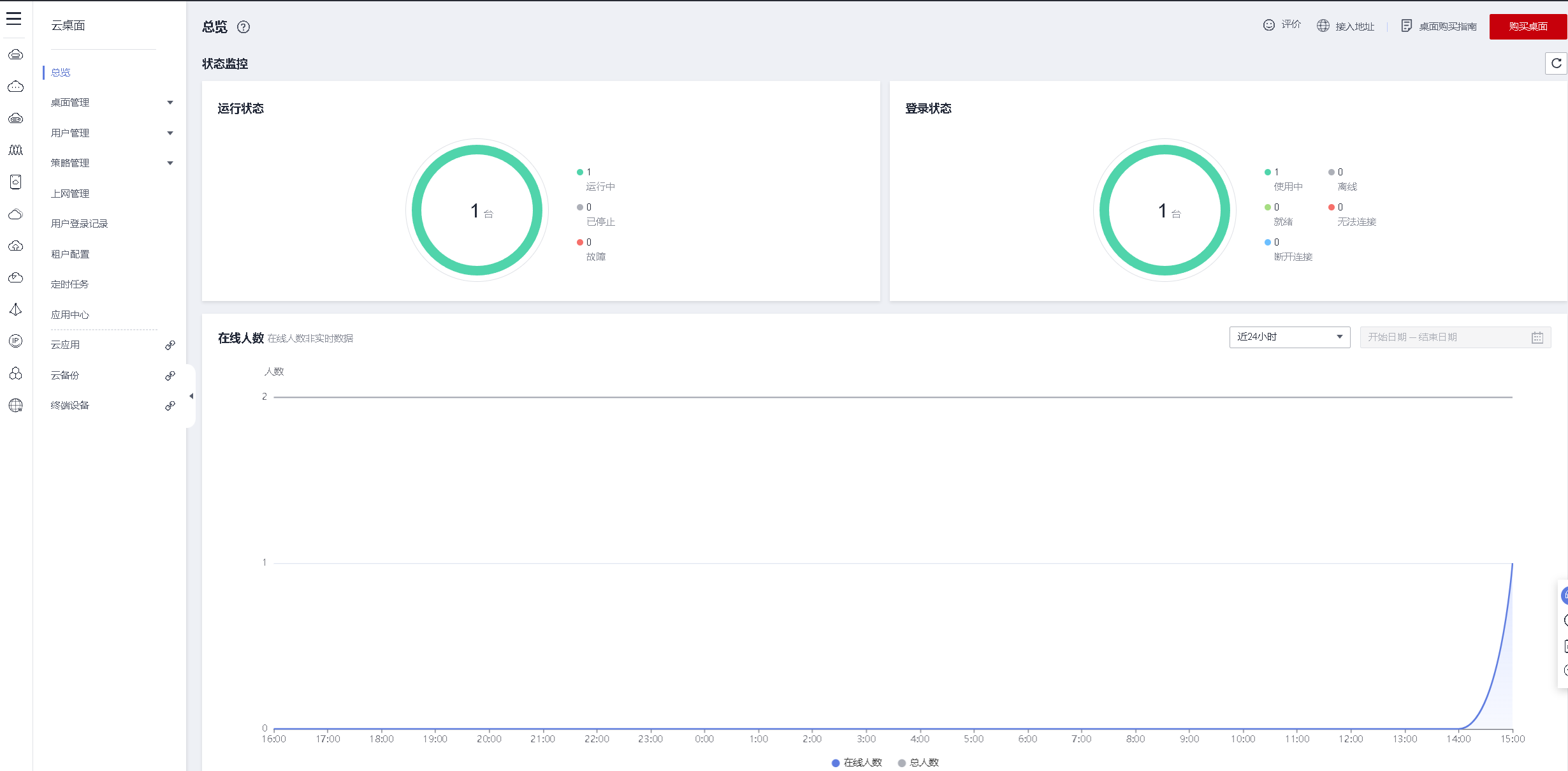
2.检查云桌面状态
检查购买的云桌面状态,显示运行状态时,云桌面已经部署完毕。

3. 安装云桌面客户端
下载地址:https://www.huaweicloud.cn/product/workspace/download.html

安装云桌面客户端






4.客户端连接云桌面
云桌面的连接信息,华为云通过绑定的邮箱,发送登录信息的邮件。
服务器地址:https://139.9.147.232
企业ID:FZX,以上自定义填写的;
成功远程登录华为云桌面。





5. 控制台连接云桌面
选择云桌面,进行远程登录。



五、云桌面的日常使用
1. 进入客户端界面
进入云桌面的客户端,可以看到列表里显示已连接过的云桌面。

2. 进入云桌面
点击列表中的云桌面,快速进入云桌面。

3. 体验云桌面的浏览器
进入云桌面后,打开谷歌浏览器,访问github等网站。


4. 云桌面的策略管理
在协议策略中,选择修改默认策略,

剪切板重定向开启,选择开启双向,重启云桌面后策略生效。

5.云桌面打开pdf文档
上传pdf文档,将文档复制到云桌面。


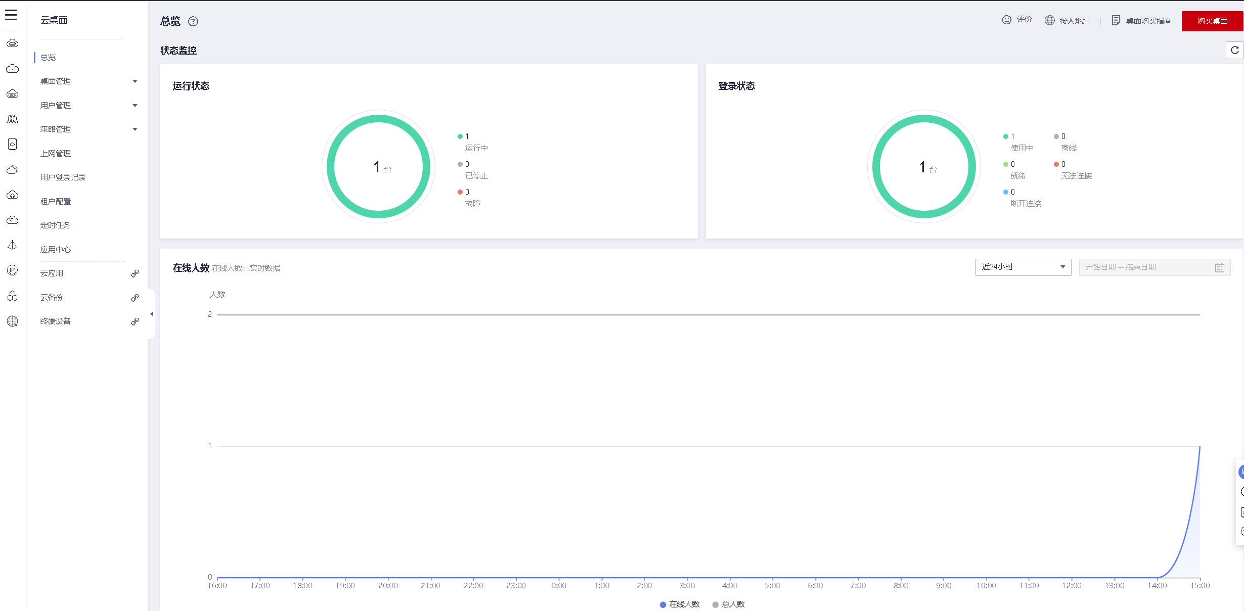
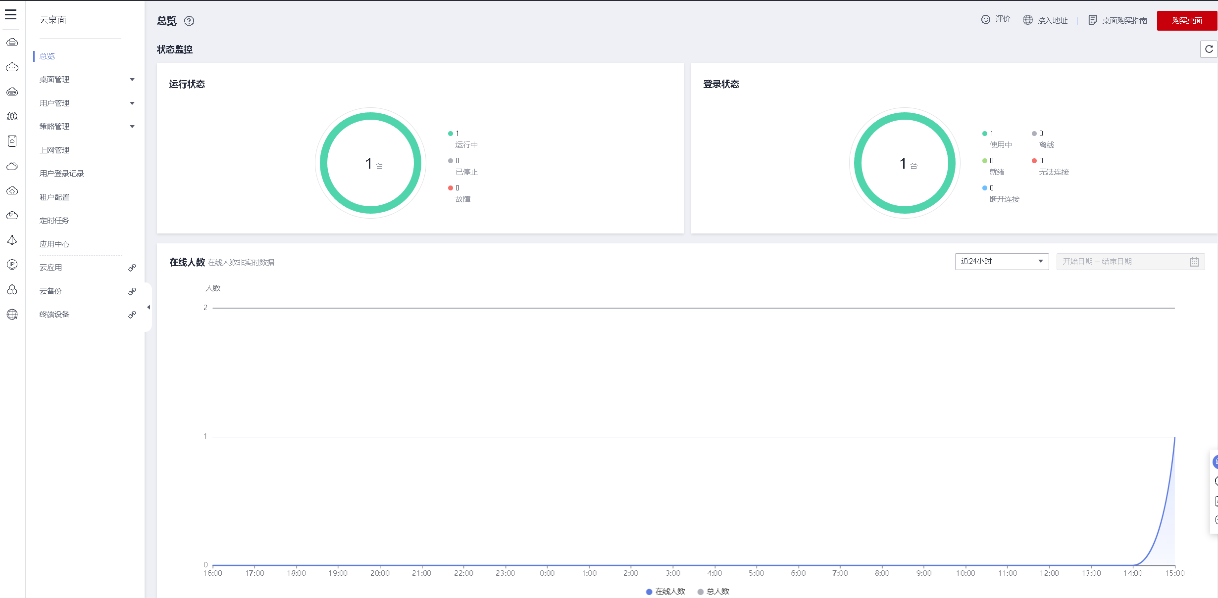
6. 查看当前云桌面控制台总览页面
查看当前云桌面控制台总览页面

- 点赞
- 收藏
- 关注作者
评论(0)