【云驻共创】你好,低代码!你好,华为云Astro!
1、 华为Astro简介
1.1 应用开发者需求量巨大
当前企业应用需求体现在两个方面:新应用需求放大和现存应用维护成本高。
根据研究机构给出的数据到2025年,全球需要构建5亿个企业新应用,超过前40年软件数量总和,企业IT技术债务将在现有基础上继续加重,维护现有的应用成本将消耗40%以上的IT预算。需求巨大,但是开发者不足,这就需要更多的开发者。2025年全民开发者的数量为专业开发者数量的4倍。让不懂技术的业务人员参与到开发中,快速参与到开发中,低代码平台解决这个痛点,未来全民开发者将会成为主力。
1.2 全民开发者的组成

全民开发者在引入低代码平台之后,可以开发一些零代码和低代码应用。
比如:
零代码:信息收集类(签到,问卷类应用),轻流程类(访客,入职等)信息管理类(销售线索,订单等)。
低代码:大屏类(监控大屏,运营等),核心流程类(排产,报销等),移动前端类(主要是小程序)。
1.3 组装式交付是全民开发者最佳的武器

1.3.1 三大核心要素
• 可组合思维(认知):任何产品都是可组合的,模块组装与重组是实现目标,开发速度
快、最灵活的途径。
• 可组合业务架构(组织):融合业务与技术组织,通过可组合技术架构实现业务
快速创新。
• 可组合技术(能力和工具):数字资产包装为独立组件,每个组件都提供独立清晰和完整的业务价值,并设计成为业务应用组装和重组的构建块。
1.3.2 组装式应用的原则
模块化 - 业务实体抽象为模块不论是软件、组织还是业务,模块化都是组装式的核心。
自主性 - 模块耦合低,可安全修改,更换时对其他组件影响最小,依赖也最小,独立远行。
可编排 - 统一模块组合方式,编排是衡量封装质量、开放性、可控性的标准。
可发现 - 方便查找和使用,帮助融合团队归到合适业务的模块。
1.4 华为云Astro的模块简介

简单介绍下产品模块
Astro Canvas:重点解决应用构建中大屏展示类的需求。
Astro Flow:重点解决流程审批,工作流类的需求。
Astro Zero:构建一些简单的应用,包含界面,模型,业务逻辑不复杂的应用。
Astro Bot:主要是作为云助手,应答类应用开发。
Astro Pro:重点解决比较复杂的应用,比如ERP,HRM企业生产之类的。
1.5 华为云Astro基础能力简介
1.5.1 多端适配与统一体验
• 多端适配的前台编辑能力,基于复杂控件,呈现精美页面。
• 大、中、小一屏同览,多屏互动,移动应用快捷构建。
1.5.2 流程与服务编排
• 可视化编排,简化流程开发,降低构建门槛
• 支持表单设计、工作流设计、跨终端(PC/移动端) 审批
1.5.3 资产与能力沉淀
• 组件资产、页面资产、应用资产、多种数据连接器
• MetaERP、财经、行业军团通用业务经验和能力沉淀
1.5.4 元数据多租
• 支持元数据定义、导入、导出、OSQL、灵活可配
• 通过元数据构建技术字段到业务语义之间的桥梁
• 面向租户开发者/ISV提供可定制、可扩展的平台和工具
1.5 个人看法
低代码平台是一种可以让非专业人员通过简单的拖放和可视化操作来创建应用程序的平台。以下是我对低代码平台的看法:
1. 低代码平台可以显著缩短应用程序的开发周期。相对于传统的编码方法,使用低代码平台可以大幅简化APP开发过程,尤其是对于初创公司、个人开发者等资源有限的企业或个人更加实用。
2. 低代码平台降低了开发门槛。相比于需要学习大量编程语言和框架的工程师,使用低代码平台可以使更多的人参与到应用程序的开发中。这样一来,企业或个人可以把开发资源投入到更具有商业价值的工作中,而非繁琐的编码方面。
3. 低代码平台支持持续集成和持续部署。在传统的软件开发中,集成和部署是需要耗费大量时间和人力的工作。但是在低代码平台上,这些问题可以通过自动化处理来解决,从而极大地提高了开发效率。
2、 Astro Zero零代码简介
2.1 Astro Zero是什么?有什么优势?

零代码是Astro Zero提供的零代码应用构建平台,
面向业务人员,不需要掌握任何编程语言,就可以轻松构建出符合需求的个性化应用。
2.2 Astro Zero应用场景

零代码主要应用于三大场景
信息管埋类:简单拖拽即可创建表单,发布填写链接,即可快速回收数据。如:问卷、投票、信息收集
图表统计类:将收集的数据,快速生成图表,用于统计、对比、分析。如: 各类数据看板等。
流程表单类:根据团队业务,灵活设计流程流转规则。如:请假电子流、财务审批等。
3、 Astro Zero业务大屏

3.1 业务大屏优势和特点

• 多种模式构建:预置模板、自定义模板等。
• 拖拽式开发:手动拖拽组件,可视化创建页面。
• 页面所见即所得:开发编辑效果与发布后运行效果一致。
• 组件丰富:支持灵活定制扩展组件
• 快速数据集成:对数据源 (数据库、ROMA连接器、Astro Zero等)集中管理,快速配置对接数据
• 一键迁移部署:支持一键导出、导入、离线迁移、部署、发布。
3.2 汽车营销场景介绍


3.2.1 入口跳转实现
通过响应动作进行配置

可以配置新窗口打开链接,链接可以使内部链接也可以是外部链接。
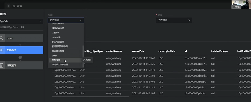
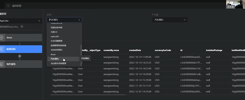
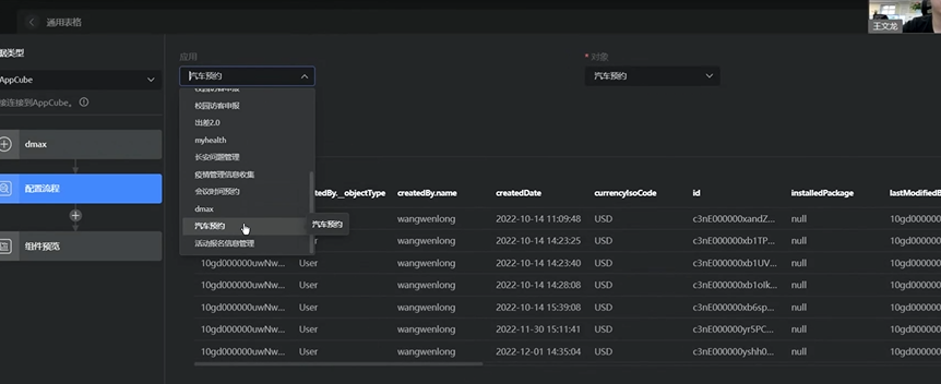
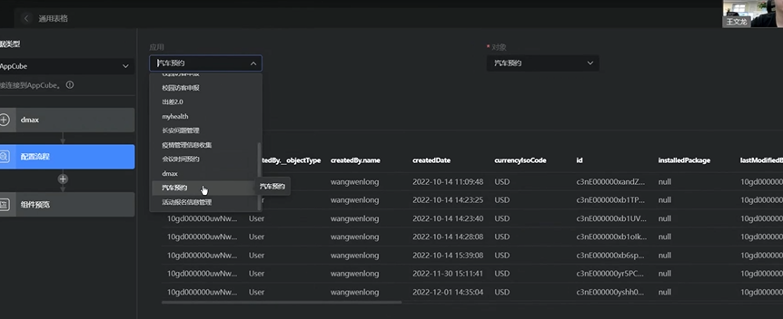
3.2.2 数据源的配置
数据源在数据中心进行管理,是作为数据共享和传递的轴心。

3.2.3 数据源的使用
通过表格的数据属性进行关联,选择合适的数据源进行展示。

配置显示的数据,数据表内的数据视图选择

4、 总结
华为Astro主要提供了五大模块,Canvas,Pro,Flow ,Zero,Bot,这些模块可以帮助解决常规的不复杂的场景业务开发。
华为Astro 低代码平台是华为自主研发的一款基于云原生架构的可视化开发平台。以下是我对华为Astro低代码平台的评价:
1. 面向国内市场:华为Astro低代码平台针对中国市场的需求进行优化和设计,包括语言支持、文化习惯、业务场景等。这有利于降低国内企业和个人的应用开发门槛,提高开发效率,具有很高的市场竞争力。
2. 云原生架构:华为Astro低代码平台采用云原生架构,能够支持弹性计算和快速实现的应用程序。这样一来,应用程序的架构更加灵活,能够扩展性更强。
3. 高度可定制:华为Astro低代码平台提供了相当丰富的组件和模板,同时也允许开发人员根据自己的需求进行自定义开发。这符合当前应用开发的趋势,也使得开发人员更加灵活。
4. 统一开发生态圈:华为Astro低代码平台可以通过 Huawei Cloud 与其他华为云服务进行协同工作,如存储、AI、大数据等。这种一站式的服务能够增强华为Astro低代码平台的开发效率和应用部署能力,同时为开发者带来更好的用户体验。
总之,华为Astro 低代码平台在低代码领域内具有很高的竞争力,面向国内市场,采用云原生架构,提供高度可定制的开发组件和模板,具有一站式开发生态,能够提高国内应用程序开发效率,并且能够满足国内企业和个人的需求。这为今后应用开发和推广带来了新的机遇和挑战。
本文参与华为云社区【内容共创】活动第22期 。
任务24:你好,低代码!你好,华为云Astro!人人都是开发者
- 点赞
- 收藏
- 关注作者

评论(0)