华为云之RDS云数据库的使用体验【玩转华为云】
一、RDS云数据库介绍
云数据库RDS(Relational Database Service,简称RDS)是一种基于云计算平台的稳定可靠、弹性伸缩、便捷管理的在线云数据库服务。云数据库RDS支持以下引擎:
- MySQL
- PostgreSQL
- SQL Server

二、购买RDS云数据库
1.进入RDS管理界面
登录华为云,服务列表—云数据库RDS,进入云数据库RDS的管理页面。


2.购买RDS for Mysql云数据库实例
选择购买数据库实例

数据库购买配置:
计费模式:按需计费;
区域:北京一;
实例名称:RDS-cloud ;
数据库引擎:MYSQL
版本:5.7 ;
实例类型: 单机 ;
存储类型: SSD云盘;
可用区:可用区三;
性能规格:通用型 2vCPUS|4G ;

存储空间:40G ;
虚拟私有云: 选择默认即可;
数据库端口: 3306 ;
端口组:默认;
设置密码:自定义;
其余配置默认即可。



3.查看RDS云数据库状态
在RDS云数据库管理页面,查看刚购买的RDS云数据库状态。

三、RDS云数据库的基本功能体验
1.RDS的备份恢复功能
1.点击所创建数据库实例名称,进入数据库详情,可查看数据详情。
2.在数据库详情中,点击左侧菜单中的【备份恢复】,在备份恢复页面中,点击【修改备份策略】,可在弹窗中根据所需修改备份策略。


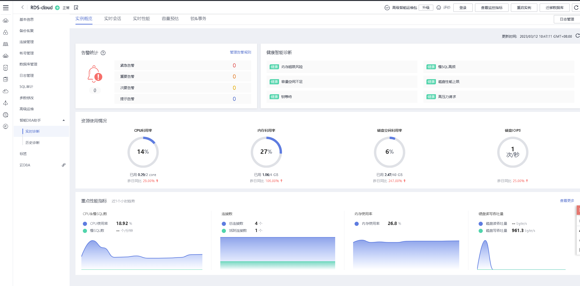
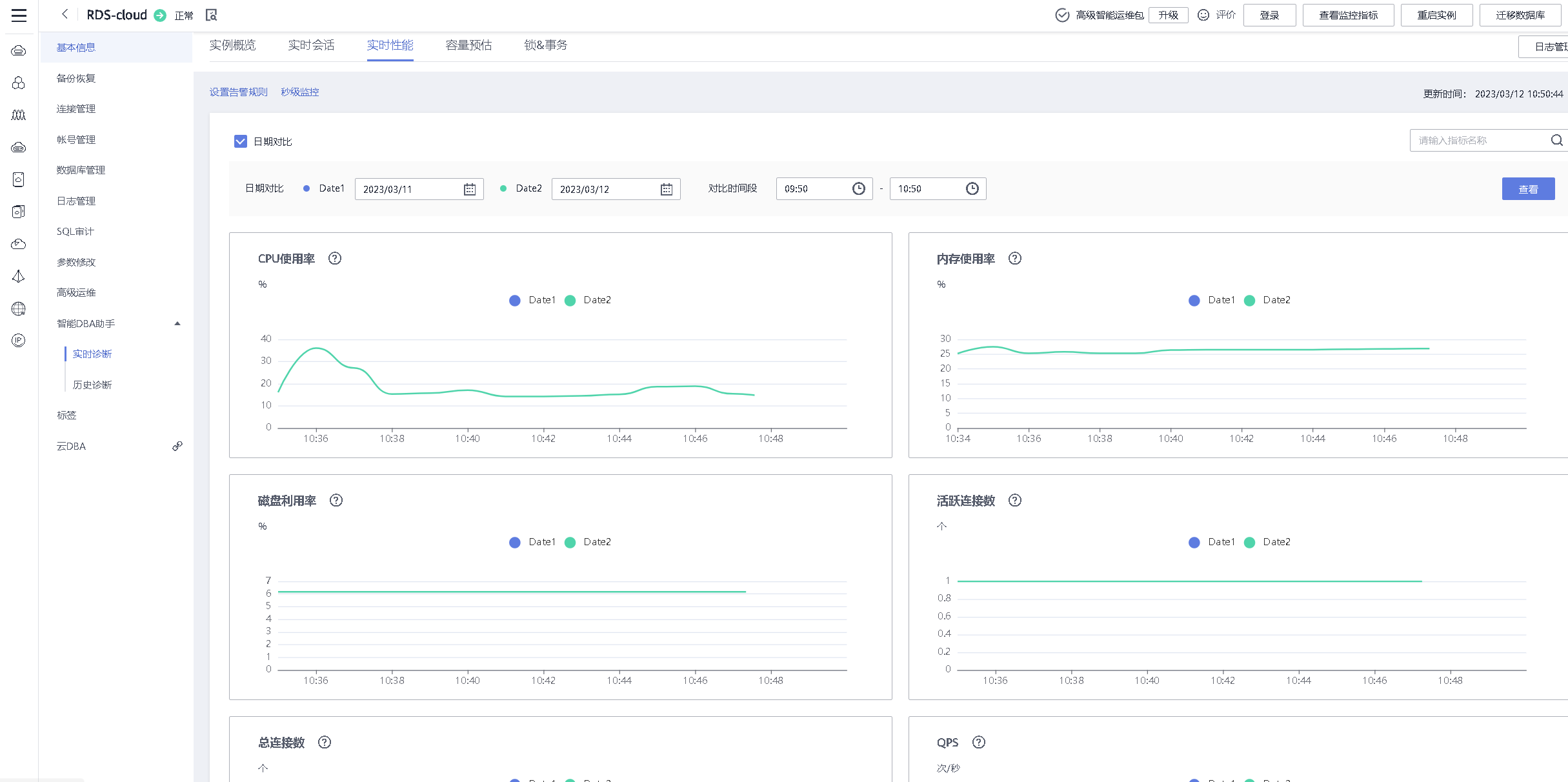
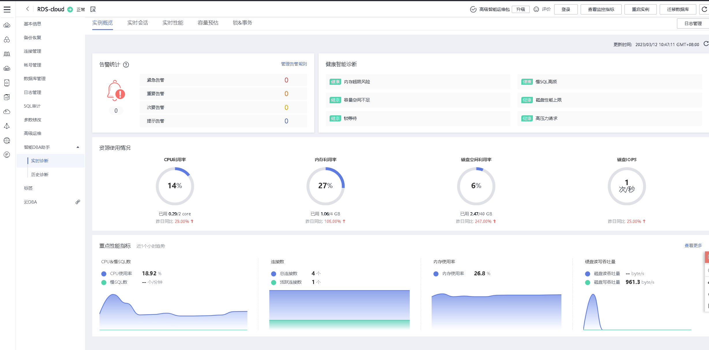
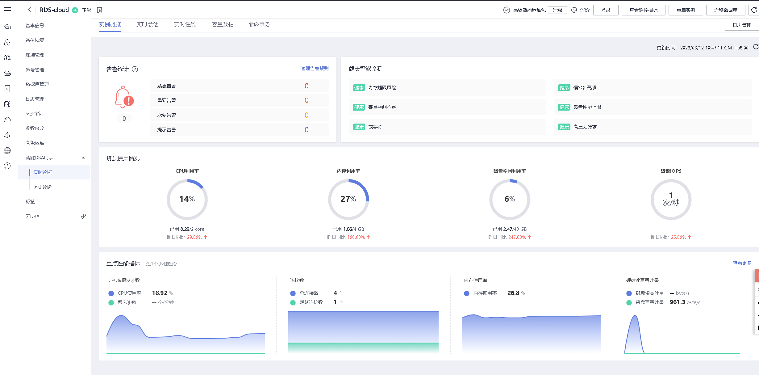
2.查看RDS的各项监控指标
选择高级运维功能,对RDS的各项指标进行监控,非常的方便。

3.智能DBA助手功能
智能DBA助手,对云数据库RDS进行实时诊断,及时发现问题,包括实例概览、实时会话、实时性能、容量预估、锁&事务等模块。





4.日志管理功能
RDS的日志管理功能

5.账号管理功能
对RDS的云数据库账号进行管理,可以新建账号。

四、RDS的基本管理操作
1.连接RDS实例
连接管理,选择登录,输入账号密码信息,测试连接通过后,登录即可。


2.进入RDS实例的管理页面
连接登录RDS实例后,进入RDS的实例管理页面。

3.新建数据库
在RDS管理的主页面,选择新建数据库。


4.创建数据库表
在sql窗口执行以下命令
CREATE TABLE IF NOT EXISTS `student`(
`id` INT UNSIGNED AUTO_INCREMENT,
`name` VARCHAR(100) NOT NULL,
`gender` TINYINT NOT NULL,
`age` INT UNSIGNED,
`class` INT UNSIGNED,
PRIMARY KEY ( `id` )
)ENGINE=InnoDB DEFAULT CHARSET=utf8;


5.新增数据表字段
在sql窗口,执行sql指令,新增数据表字段。
alter table student add course tinyint;

在sql窗口,执行sql指令,新增数据表字段。
alter table student add grade tinyint;

6.修改字段类型
sql窗口,执行sql指令,字段类型。
alter table student modify course VARCHAR(100);

7.向数据表中写入数据
在sql窗口执行以下命名,向数据表中写入数据。
insert into student ( name, gender, age, class, course, grade ) values ( "张三", "0", "18", "3", "语文", "98" );

8.查询表内容
在RDS管理主页面,对象列表——找到数据表,选择打开数据表。

在sql窗口,查询表内容。
select * from student;

五、RDS的数据表在线编辑
1.在线打开数据表
连接登录RDS云数据库后,在管理主页面,选择对象列表——打开数据表,看到数据表内容。

2.编辑数据表内容
选择右下角,新增行,编辑数据,提交编辑即可。


3.查看修改数据表后效果
编辑完数据表后,提交编辑,刷新页面后,看到已成功在线编辑数据表内容。
六、RDS云数据库的远程连接
1.安全组放行数库库端口
在连接管理中,选择添加入方向规则,放行3306端口。


2.购买弹性公网IP
在连接管理中,在连接示意图位置,点击公网,选择绑定按钮,点击查看弹性IP,进入弹性公网IP管理页面。


选择购买弹性公网IP:
计费模式:按需购买;
区域:北京一,与RDS云数据库的区域保持一致;
线路:全动态BGP;
公网带宽:按带宽计费;
带宽大小:Mbit/s ;
弹性公网IP名称:rds ;
其余配置:默认即可。



3.绑定弹性公网IP
返回连接RDS管理页面中,刷新页面,选择绑定新购买的弹性公网IP。


4.华为HECS云耀云服务器远程连接RDS
远程登录HECS云耀云服务器,连接RDS数据库实例。
[root@hecs-4981 ~]# mysql -h119.3.202.161 -P3306 -uroot -pSz@1314520
Welcome to the MariaDB monitor. Commands end with ; or \g.
Your MySQL connection id is 4132
Server version: 5.7.38-221001-log MySQL Community Server - (GPL)
Copyright (c) 2000, 2018, Oracle, MariaDB Corporation Ab and others.
Type 'help;' or '\h' for help. Type '\c' to clear the current input statement.
MySQL [(none)]>
MySQL [(none)]> use huawei;
Reading table information for completion of table and column names
You can turn off this feature to get a quicker startup with -A
Database changed
MySQL [huawei]> select * from student;
+----+-----------+--------+------+-------+--------+-------+
| id | name | gender | age | class | course | grade |
+----+-----------+--------+------+-------+--------+-------+
| 1 | 张三 | 0 | 18 | 3 | 语文 | 98 |
| 2 | 王依依 | 1 | 16 | 2 | 数学 | 88 |
+----+-----------+--------+------+-------+--------+-------+
2 rows in set (0.03 sec)
MySQL [huawei]>

- 点赞
- 收藏
- 关注作者

评论(0)