【玩转云耀云服务器HECS】华为云之HECS的入门使用体验
一、HECS云耀云服务器介绍
1.HECS云耀云服务器简介
HECS(云耀云服务器)是可以快速搭建简单应用的新一代云服务器,具备独立、完整的操作系统和网络功能,适用于网站搭建、开发环境等低负载应用场景。

2.HECS云耀云服务器特点
- 易搭建:支持一站式配置指导,预装第三方市场镜像,新手小白也分钟级完成应用搭建
- 更实惠: 场景化套餐推荐,快速构建业务系统;根据用户业务诉求适配套餐,轻松购买更省力
- 易维护:极简控制台可视化管理;全方位性能监测,智能助手瑶光加持,保障业务稳定无忧
- 更安全: 主机安全防御、免费安全体检、安全升级指导、安全体检报告,多重保护性能无忧
二、本次技术分享介绍
1.熟练使用华为云云耀云服务器HECS产品;
2.对云耀云服务器HECS的功能进行全方位使用体验
三、购买华为云HECS云耀云服务器
1.购买说明
1.新用户可以直接前往开发者试用专区,免费领取ECS云耀云服务器,
官网地址:https://activity.huaweicloud.cn/free_test/index.html
2.老用户直接选择包月购买即可。

2.进入购买界面
登录华为云官网,控制台——服务列表——云耀云服务器HECS


3.购买华为云HECS云耀云服务器
选择购买HECS云耀云服务器

区域:可定义,这里选择是西南——贵阳一;
系统镜像:选择华为EulerOS操作系统;
配置:选择入门型的即可,用于学习和测试;
密码:设置root密码,自定义。

增值服务:可勾选“开启详细云监控”,免费试用;
购买时长:选择一个月即可;
购买量:1台;
配置完毕后,选择立即购买



4.查看购买的HECS状态
选择服务列表——云耀云服务器HECS,进入HECS控制台,看到刚购买的HECS云耀云服务器。


四、本地远程连接HECS
1.查看HECS的弹性公网IP
在HECS控制面板,查看当前云服务器的弹性公网IP。

2.本地连接HECS
打开本地Xshell工具,输入公网IP,云服务器的账号密码进行远程连接。

五、HECS云服务器初始环境配置
1.检查HECS云服务器环境
- 检查HECS服务器系统版本
[root@hecs-4981 ~]# cat /etc/os-release
NAME="Huawei Cloud EulerOS"
VERSION="2.0 (x86_64)"
ID="hce"
VERSION_ID="2.0"
PRETTY_NAME="Huawei Cloud EulerOS 2.0 (x86_64)"
ANSI_COLOR="0;31"
- 检查HECS云服务器内核版本
[root@hecs-4981 ~]# uname -r
5.10.0-60.18.0.50.r665_5.hce2.x86_64
2.修改SSH连接时间
通过修改/etc/ssh/sshd_config文件,来修改云服务器与本地SSH连接时间。
ClientAliveInterval 60 #server每隔60秒发送一次请求给client(连接保持的时间),然后client响应,从而保持连接
ClientAliveCountMax 300 #server发出请求后,客户端没有响应得次数达到300,就自动断开连接
[root@hecs-4981 ~]# grep Client /etc/ssh/sshd_config
ClientAliveInterval 60
ClientAliveCountMax 300
3.重启sshd服务
修改完ssh配置后,重启sshd服务。
systemctl restart sshd
4.修改系统环境变量
在/etc/profile文件最后一行加入export TMOUT=1800
[root@hecs-4981 ~]# grep export /etc/profile
export HISTCONTROL=ignoreboth
export HISTCONTROL=ignoredups
export PATH USER LOGNAME MAIL HOSTNAME HISTSIZE HISTCONTROL
export TMOUT=1800
使配置生效
[root@hecs-4981 ~]# source /etc/profile
[root@hecs-4981 ~]#
5.设置命令补全
使用以下命令设置命令tab键补全功能,重启系统后生效。
[root@hecs-4981 ~]# yum -y install bash-completion.noarch
6.检查yum仓库状态
检查本地yum仓库状态,默认使用的华为的镜像源。
[root@hecs-4981 ~]# yum repolist all
repo id repo name status
base HCE 2.0 base enabled
debuginfo HCE 2.0 debuginfo disabled
updates HCE 2.0 updates enabled
六、HECS的管理控制台基本操作
1.查看HECS的管理页面
登录华为云,打开控制台——服务列表——云耀云服务器HECS,进入HECS的管理页面

2.华为云远程登录功能
在HECS管理界面,可以直接使用远程登录功能。

- Cloud Shell登录
选择 CloudShell方式进行远程登录



- VNC登录方式
控制台提供的VPC远程登录功能


2.HECS重置密码功能
选择重置密码,填写密码信息,重启云主机后生效。

3.HECS切换操作系统功能
选择切换系统,选择不同的镜像,可更换各种操作系统,例如Centos,debain等。

4.HECS变更规格功能
选择变更规格,设置需要变更的规格,确认付款即可。


5.HECS新增磁盘功能
选择新增存盘,选择磁盘类型和大小,进行购买即可。


6.HECS重装系统功能
重装操作系统提供以原镜像进行系统重装的功能,不会收取额外费用。


7.HECS更改安全组功能
选择更改安全组,可以看到安全组列表,勾选不同的安全组即可。


8.HECS的告警配置功能
可根据自身需要是否选择此项业务,注意通知方式邮件短信每月超过100条需要付费。
通过设置云耀云服务器告警规则,用户可自定义监控目标与通知策略,及时了解云耀云服务器运行状况,从而起到预警作用。
通知方式:邮件、短信 (<100条/月免费,超出部分0.04元/条)。
告警说明:每个告警配置项每日发送一次告警通知。
配置说明:HECS创建完成后,告警规则默认为停用状态,请手动开启。


七、使用云监控CES功能
1.打开CES管理界面

2.查看云监控概览
可以看到华为云账号下所有云主机的监控概览情况,包括资源总揽、告警统计、主机监控、网络监控、存储监控等监控项。

3.查看主机监控
主机监控——弹性云服务器,点击HECS云服务器名称,进入该HECS云耀云服务器的整体监控状态,
包括系统的各项监控指标和仪表盘信息。


4.查看告警记录
可以看到在告警记录,及告警详细信息。


5.查看告警规则
可以看到在HECS管理界面配置的告警配置在这里已启动用状态。

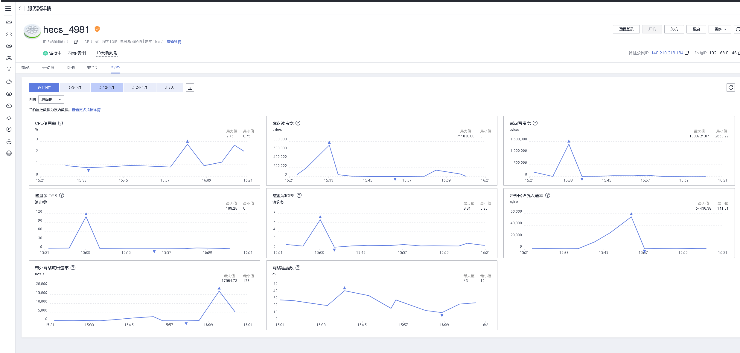
八、查看HECS云耀云服务器的监控服务
1.进入HECS的监控界面
登录华为云,在HECS控制台,双击HECS云主机,进入管理详情页。

2.HECS的概览界面
可以看到HECS的云主机概览界面

3.HECS的云硬盘管理
选择HECS的云硬盘详细页,可以对HECS的云硬盘进行各项管理操作。

4.HECS的网卡管理
在HECS的网卡界面,可以对其网卡进行各项管理操作。

5.HECS的监控仪表盘
可以看到HECS基本系统信息,cpu/磁盘/网络等都可以进行监控。

九、HECS的整体使用感受
1.方便快捷,购买方便,可以快速购买及马上连接使用;
2.管理轻松: HECS管理界面简单清爽,一目了然,日常十分方便的管理使用;
3.价格便宜: 相比于包月包年的ECS云主机来说,价格便宜的许多,方便个人开发者的日常测试使用;
4.连接快速: 可以多种方式连接HECS云耀云服务器,对于不同使用习惯的人来说非常友好;
5.可选择镜像多:公共镜像可以选择的种类很多,方便不同的操作系统下部署环境;
6.市场镜像快速部署: 可以使用Wordpres和PHP两种市场镜像直接安装HECS,非常方便,省去了繁琐的部署步骤,后期希望官方加入更多的应用和服务进来;
7.强大的云监控功能: 通过云监控功能,可以非常有效的关注HECS云服务器系统状态,并提供邮件和短信告警信息,非常人性化,为运维提供保驾护航;
8.云主机安全防护: 提供了免费的主机安全基础版,满足日常的使用需要,保障了HECS云主机的安全;
9.数据存储功能: 提供了各种类型的云硬盘,保证的数据存储的需要,强大的云硬盘各项功能,例如快照备份等功能,为数据的安全提供了有力保证;
10.不同规格的HECS: 官方提供了不同配置规格的HECS云耀云服务器,入门型、基本型、进阶型等,可选择随心购,自定义云主机规格,满足不同人群对云主机的要求;
11.使用场景多:云耀云服务器HECS可以有多种使用场景,对于网站搭建、开发测试环境、企业应用、个人开发者等场景下都十分适用。
【玩转“云耀云服务器(HECS)”有奖征文来袭!惊喜大礼包激励等你来拿!】有奖征文第20期正在火热进行中:
https://bbs.huaweicloud.cn/blogs/391930
- 点赞
- 收藏
- 关注作者
评论(0)