华为云API网关APIG初体验【玩转华为云】
简介
API网关(API Gateway)是为开发者、合作伙伴提供的高性能、高可用、高安全的API托管服务,帮助用户轻松构建、管理和发布任意规模的API。
产品优势
-
简单易用
只需在管理控制台中点击几下,即可快速创建API。提供页面调试工具,简化API开发。可同时发布一个API到多个环境,快速迭代、测试API -
精细监控
提供实时、可视化的API监控面板,包括API调用性能指标、数据延迟以及错误等信息。帮助用户深入监控API,识别可能影响业务的潜在风险 -
高效设计
提供多种API设计能力,表单、JSON、YAML三位一体设计API。并支持API评审与发布,发布后的API可直接注册在API网关 -
灵活安全
使用严格的身份认证和权限管理来保护您的API。可以实施灵活而精细的配额管理及流控管理以保护您的后端服务。灵活、安全的开放您的服务能力 -
按需付费
免费创建和管理API。您只需为API调用量以及传输数据量付费。无费用起点,无预先付费。配合API市场,可将API快速变现

入口
首先,在华为云官网https://console.huaweicloud.cn/console/?region=cn-southwest-2#/home左上角,展开“服务列表”,选择API网关APIG

官方教程
华为云API网关官方教程的地址为https://developer.huaweicloud.cn/tags/200189/video_1
该教程共分为5个模块
- 博客:文字版教程
- 视频:视频版教程
- 论坛:对该功能发表问题,并进行讨论
- 云声:对产品提意见和建议
- 代码示例:通过代码调用API网关APIG


实际体验
首页
图上写明了华为云API网关的4个优势
- 开箱即用
只需在管理控制台中配置,即可快速创建API。提供页面调试工具,简化API开发。可同时发布一个API到多个环境,快速迭代、测试API。 - 安全可靠
多层安全防护,严格的访问控制,认证鉴权,防攻击防重放,且能实施灵活而精细的配额管理及流控管理以保护您的后端服务。灵活、安全的开放您的服务能力。 - 拥抱API经济
能快速将企业服务能力包装成标准API服务,上架API市场进行售卖。变现自身服务能力的同时,降低企业研发投入,专注于企业核心业务,提升运营效率。 - 全生命周期的API管理
提供全生命周期的API管理,从设计,开发,测试,发布,运维,下线,上架,下架等,实现完整的API解决方案。

注意看,首页的大图是个动图,它清楚的指明了用户数据的流向

使用指南
使用指南中提供了很详尽的文字说明
- 入门指南
- 新手入门
- API网关简介、计费和产品规格
- 共享版与专享版差异
- 专享版实例的使用限制和环境准备
- 开放API
- 开放API流程
- 流量控制策略和访问控制策略
- 调用API
- 调用API流程
- 新手入门
- 常见问题
- API注册
- 是否支持多后端节点?
- 部署在华为云上的服务如何开放?
- 不使用VPC通道时,后端服务地址可以是什么?
- API认证鉴权
- 是否支持HTTPS的双向认证?
- “无认证”方式的API该怎么鉴权与调用?
- API访问控制
- 怎样给指定的用户开放API?
- 如何在特殊场景下允许不校验身份?
- API安全
- 怎样保护API?
- 怎样保证API网关调用后端服务器的安全?
- 能否针对VPC通道内的ECS私有IP进行访问控制?
- API调用
- API调用失败的可能原因有哪些?
- API Not Found如何解决?
- No backend available,怎么解…
- 配置入参时为什么无法配置HEADER位置的x-a…
- API注册
入门指南
点击入门指南后,会打开一个新的文档页面

常见问题
点击常见问题里面的任意选项后,会直接在对话框中显示想要的答案

新界面指南
点击“新界面指南”会弹出一个新窗口https://res.hc-cdn.cn/APIG-NG-CONSOLE/1.0.73/hws/apiTeach/interactive/iteach.html?language=zh_cn,里面用很像视频的方式向你展示API网关的各种信息

但“该视频”实际上是一张张图片,因为右击鼠标能查看到图片链接,并且不会自动播放,除非点击三角形按钮,才会切换到下一张图片

购买实例
包年/包月
包年包月的话,最便宜也要 ¥2,960/月

按需计费
按需计费现在最便宜的 ¥4.76/小时

产品体验
体验地址如下(无需付费)
https://www.huaweicloud.cn/product/apig.html

实例概述
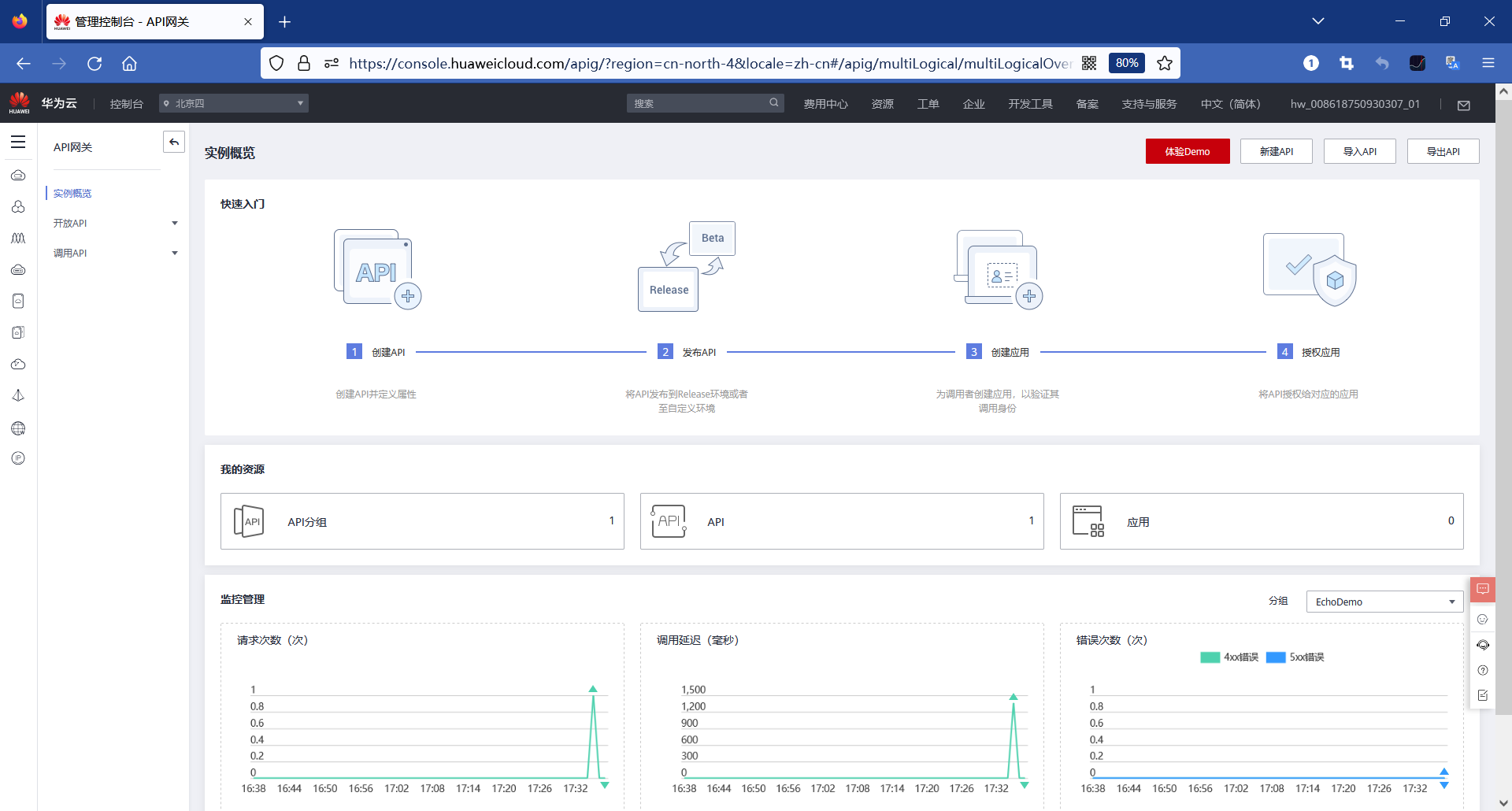
首页介绍了API网关的操作步骤
- 创建API
创建API并定义属性 - 发布API
将API发布到Release环境或者至自定义环境 - 创建应用
为调用者创建应用,以验证其调用身份 - 授权应用
将API授权给对应的应用
最下面是监控管理,以时间为横轴,列出了以下3项关键量
- 请求次数(次)
- 调用延迟(毫秒)
- 错误次数(次)
APIG点击“Demo体验”后,的首页如下
https://console.huaweicloud.cn/apig/?region=cn-north-4&locale=zh-cn#/apig/multiLogical/multiLogicalOverview

开放API
API分组
API分组是同一种业务API的集合,一个API分组可视为一种服务(如征信查询服务)。API开发者以API分组为单位,管理分组内的所有API。

API管理
API(Application Programming Interface,应用程序编程接口)是一些预先定义的函数,应用将自身的服务能力封装成API,并通过API网关开放给用户调用。API包括基本信息、前后端的请求路径和参数以及请求相关协议。

点击API名称,可以查看到API被调用的次数

流量控制
流量控制支持从用户、应用和时间段等不同的维度限制对API的调用次数,保护后端服务。API网关支持按分/按秒粒度级别的流量控制

流量控制策略有
- 时长
流量控制的时长单位。与"流量限制次数" 配合使用,表示单位时间内的API请求次数上限。 - API流量限制
API流量限制是指时长内一个API能够被访问的次数上限。 - 用户流量限制
用户流量限制是指一个API在时长之内每一个用户能访问的次数上限,该数值不超过API流量限制值。 - 应用流量限制
APP流量限制是指一个API在时长之内被每个APP访问的次数上限,该数值不超过用户流量限制值。 - 源IP流量限制
源IP流量限制是指一个API在时长之内被每一个IP访问的次数上限,该数值不超过API流量限制值。

调试API
在左边可以设置请求协议、请求参数、请求头等,单击调试。在右侧就能看到实际发送的命令和收到的响应报文了

- 点赞
- 收藏
- 关注作者
评论(0)