IT用户体验管理平台特点
【摘要】 华汇数据用户体验管理平台(英文缩写:UE)是一款针对IT应用系统的企业级用户体验监控和管理产品。它实现了对IT终端用户行为和体验的监测、告警、诊断、分析和评估,能够帮助客户了解、优化和改善IT用户体验情况,并最终提高企业IT用户满意度和业务产出。UE由三个主要部分组成:探针、数据引擎、管理平台。

IT用户体验管理平台
华汇数据用户体验管理平台(英文缩写:UE)是一款针对IT应用系统的企业级用户体验监控和管理产品。它实现了对IT终端用户行为和体验的监测、告警、诊断、分析和评估,能够帮助客户了解、优化和改善IT用户体验情况,并最终提高企业IT用户满意度和业务产出。UE由三个主要部分组成:探针、数据引擎、管理平台。
产品采用网络旁路侦听和协议分析技术对用户体验进行监控,适合任何采用B/S架构的应用系统进行监控,产品具备如下特点:
1.实时监控真实用户体验
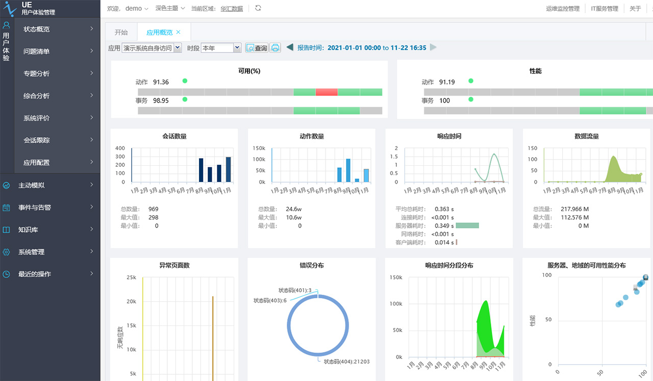
实时性强,能100%无遗漏收集真实用户体验数据。
2.不需修改现有应用系统
采用技术与具体应用系统无关,不需对现有应用系统做任何修改。
3.对应用系统性能无影响
只需将应用流量旁路到UXM服务器,不需安装任何插件,对应用系统性能没有影响。
4.系统扩展能力强
可通过部署多个采集服务器扩展系统监控能力,以满足大流量监控或多路监控需求。
5.系统安装部署简单
只需对交换机做镜像端口配置或者采用网络分流器旁路流量,系统部署相当简单。
6.可维护性
系统提供分级管理功能,可按业务系统、部门划分权限。提供平台自我监控能力,自动维护功能,可导出各服务的运行日志,便于系统问题分析和维护,对平台进行自动巡检,发送平台的巡检报告保障系统连续稳定运行。
7.可扩展性
支持和第三方管理系统的整合,提供多种整合方式,包括数据整合、界面整合,最大程度保护用户投资,提高系统的可扩展性。
【声明】本内容来自华为云开发者社区博主,不代表华为云及华为云开发者社区的观点和立场。转载时必须标注文章的来源(华为云社区)、文章链接、文章作者等基本信息,否则作者和本社区有权追究责任。如果您发现本社区中有涉嫌抄袭的内容,欢迎发送邮件进行举报,并提供相关证据,一经查实,本社区将立刻删除涉嫌侵权内容,举报邮箱:
cloudbbs@huaweicloud.com
- 点赞
- 收藏
- 关注作者
评论(0)