MRS ClickHouse 增强特性介绍
【摘要】 MRS ClickHouse 增强特性介绍
MRS ClickHouse 增强特性介绍
一.ClickHouse增强介绍
1.可视化运维,包含安装、卸载、启停、配置、客户端、监控、告警、健康检查、日志等

2.监控覆盖CPU、内存、zookeeper、任务执行情况、数据库状态、数据副本等70+项


3.日志级别可视化配置动态生效、可视化下载、可视化检索、审计日志
3.1日志级别可视化配置、实时动态生效:当前支持配置5种日志级别、日志文件大小、日志路径、修改后保存配置即时生效,无需重启服务

3.2 **可视化日志下载:**通过FI manager运维页面,可以选择日志下载、并可以选择下载的节点,以及下载的日志时间段,无需登录后台下载日志。

3.3 华为增加审计日志:社区只有一个运行日志文件,华为增加审计日志,针对DDL、安全、业务操作等内容记录审计。

3.4 **支持日志在线检索:**日志在线检索,可以选择节点、关键词、时间范围、日志级别、过滤条件等


4. ClickHouse Balancer路由访问负载均衡器

5. 在线扩容&可视化数据迁移,支持单表按节点、支持网络限速、支持进度查看、结果查看

6. 滚动升级&滚动重启

7.安全加固、用户认证支持kerberos、兼容社区方式

8.可视化权限管理、无需后台命令行操作、支持库表级别读写权限控制

9.多集群管理,一个Manager管理系统支持管理多个clickhouse集群,最大支持10000节点管理

10.客户端访问,通道加密、kerberos认证、兼容社区方式
10.1 命令行客户端clickhouse-client

10.2 HTTP 客户端Curl ‘http://’

10.3 JDBC 业务应用

10.4 第三方IDE/可视化界面Tabix/HouseOps/LightHouse/Dbeaver/Grafana

11. 在原生的能力上、增强remote认证、Flink对接、Loader对接、Hetu对接

11.1 支持可视化FlinkSQL实时数据写入clickhouse


11.2 历史数据通过loader可视化界面定义任务,批量导入clickhouse,数据源如oracle、mysql、gaussdb、postgreSQL、HDFS


11.3 周边对接——对接Grafana和DBeaver


12.默认采用两副本方式、自动生成集群分片拓扑、zk防过载、阈值告警

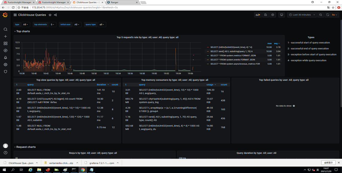
13.界面化慢SQL查询、慢SQL的阈值配置、慢SQL的杀停

【声明】本内容来自华为云开发者社区博主,不代表华为云及华为云开发者社区的观点和立场。转载时必须标注文章的来源(华为云社区)、文章链接、文章作者等基本信息,否则作者和本社区有权追究责任。如果您发现本社区中有涉嫌抄袭的内容,欢迎发送邮件进行举报,并提供相关证据,一经查实,本社区将立刻删除涉嫌侵权内容,举报邮箱:
cloudbbs@huaweicloud.com
- 点赞
- 收藏
- 关注作者
评论(0)