华为云DevCloud全流程一体化研发,揭秘医院数字化转型实践
中国作为人口大国,就医难的问题一直困扰着广大民众,医院里人满为患、诊室外排着长长的队伍依然是中国医院里的一条 “ 亮丽的风景线 ” 。每接待一位患者,除完成本院临床工作任务外,还需要完成患者的全部医疗、护理记录,这无疑增加了医护人员的工作量和患者的等待时间。医疗改革和医疗信息化推进过程中,用更加便捷的技术和管理方式来减轻医护人员的工作量,让医护人员有足够的时间去关怀病患一直是医疗改革的目标之一。
湖南提灯医疗科技有限公司成立之初就把目光锁定在医生、护士及患者就医过程中的痛点和难点上,志在为医院提供一套智慧护理系统为核心的解决方案。
2016 年 5 月,提灯智慧护理系统 1.0 版本正式上线,受到了医护人员的欢迎,同时新的需求不断涌现,需要持续更新产品;面向的用户也从护士逐增至医生、护理部、院领导、患者及家属;客户端从电脑 WEB 和手持 PDA 延伸至平板电脑、互联网电视、电子交互大屏等智能终端;覆盖的业务从院内临床护理延伸至院外延续护理业务,并拓展电子病历等医生业务。随着服务能力的日益丰富,用户数量及新需求的不断增加,提灯研发运维团队人数不断增加,在开发迭代、交付与运维等方面遇到了诸多难题,如何提高开发、交付和运维效率,成为提灯研发团队面临的最大挑战。

一、提灯医疗研发状况及面临的问题
• 研发工具多,构建 CI/CD 平台困难
提灯研发团队使用禅道进行需求 - 项目 - 测试 -Bug 管理, Coding 做代码托管, DaoCloud 编译构建和容器的发布部署,这些平台基本上能够完成研发流程的覆盖,但研发过程中需要频繁切换各个平台、平台之间又不能集成进行连续操作和统一管理,导致研发各个环节脱节,各个团队间难以高效协同。
• 多项目协同开发,对研发管理提出更高的要求
随着业务范围的扩展,提灯护理系统分解成多个子项目,包括:提灯智慧医疗、提灯护士、提灯医生等,项目数量的增加导致项目管理者很难统计整体项目的进度,从而对项目进度难以把控。
• 项目成员增多,成员贡献量统计复杂而困难
有效的绩效管理能够起到对团队成员的激励作用,由于项目多,成员多,一位成员负责多个项目的事务,不同成员参与各个研发项目的深度和阶段也不尽相同,提灯项目成员的贡献量统计复杂而困难,很难做到客观公正的绩效评定。
• 团队成员忙于各种错综复杂的事务,研发效率低下
日常工作中,开发人员将近 50% 的时间花费在各个部门人员沟通,构建、部署环境配置等非研发事务上,严重影响了研发事务的进行,研发效率低下。
二、华为云 DevCloud 解决方案
针对提灯研发团队面临的问题,华为云 DevCloud 提供了一站式敏捷开发与持续交付的整体解决方案。

提灯医疗使用华为云 DevCloud ,能够全量管理产品研发、运维和实施体系,全面覆盖医疗业务场景,高质量满足医院客户的个性化需求,推动提灯持续地提供契合临床需要的创新应用,使用成效呈现如下:
• 研发全流程覆盖,轻松实现 CI/CD
华为云 DevCloud 打通了开发前、开发中和开发后的各个研发环节,从需求管理、项目管理、开发、测试、 Bug 管理、发布以及后期的系统运维,全流程傻瓜式操作,极大地提升了产品团队、研发团队和实施运营团队的协作效率,可极速响应医院客户的紧急多样化需求。使用华为云 DevCloud 后,实现了研发全流程覆盖、研发交付运维一体化,以前是三周迭代一次,现在可以做到大版本两周迭代一次、小版本一周迭代一次。
• 多项目看板,多项目协同开发,可视化个人贡献,项目管理简单高效
通过华为云 DevCloud 提供的项目级、多项目级的管理看板,提灯项目经理直观查看各个项目进度,横向拉通对比各个项目进度,及时做出决策,把控项目整体进度。避免因某个或某几个项目延后而影响整体项目交付。

项目看板可针对每个成员在多项目中的综合贡献度进行统计和呈现,提灯项目管理者通过查看管理面板的 “ 人员投入统计 ” 作为绩效考评的参考值,考评结果客观公正,得到员工认可,有效激发员工积极性。

• 可视化价值流动,让开发井然有序
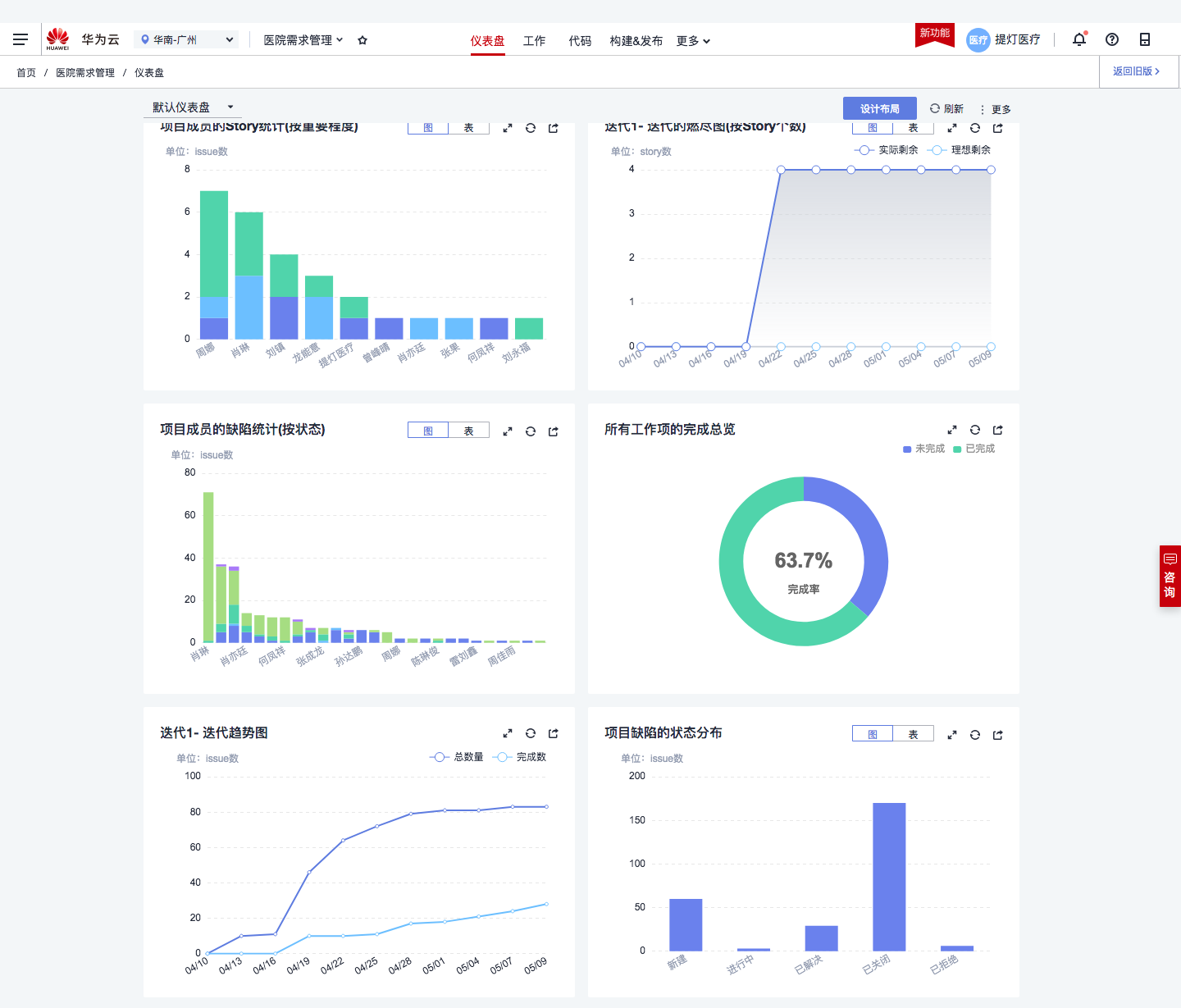
为了加强从需求到产品过程的合理管控,根据提灯实际研发场景,设置了 “ 新建 ” 、 “ 进行中 ” 、 “ 已解决 ” 、 “ 测试中 ” 等一系列研发阶段,并对整个研发流程与每个阶段的产物进行了规范,每日站立会议根据上一日工作进展及时更新事务状态,这一举措有效解决了以往通过口述或 excel 表格等方式获得的进展信息不清晰,导致项目进展状态模糊的问题。在敏捷开发的价值驱动下,提灯医疗研发流程环节有序进行,实时跟进、有效推动。
需求开发进度在项目看板中清晰可见:

• 自动化构建、部署、流水线,释放研发人力,让团队聚焦在产品功能特性上
华为云 DevCloud 平台提供的自动化构建、部署、流水线将开放人员从非研发事务中剥离出来,将主要精力聚焦在产品功能特性上,保证项目按期交付的同时,还提高了项目交付的质量。

• 云端代码检查,为产品保驾护航
提灯智慧护理系统项目负责人表示:“ 在使用华为云 DevCloud 之后,提灯医疗研发效率得以提升,但是仍然面临工程师能力和交付质量参差不齐的问题,以往使用的各个平台也难以解决。而华为云 DevCloud 的代码检查功能,让我们眼前一亮,其支持主流编码语言检查,可精确定位代码行、在线查看并修复代码问题,针对代码缺陷提供影响说明、修改示例和修改建议,可定时执行检查,提供每周、每日定时检查代码功能;我们研发人员都在使用,其能监测出代码逻辑、规范上的问题,并明确指出改进方法,有效规避明显不合理和不规范的代码,尤其是可设置定时触发、代码提交触发检查,针对代码检查结果进行致命 / 严重等的分级通知和提醒,帮助我们有效管控代码质量,大幅提升研发团队整体能力和交付水平。”

三、全流程一体化研发平台,真正实现了研发流程的可视化、数字化

提灯医疗创始人谭宗威表示:
“我们是为医院数字化转型提供服务的公司,同时我们自身也需要数字化转型。我们一直很重视研发流程的数字化,我们一直利用各种工具来构建自己的 CI/CD 平台,但我们的主业是为医疗行业提供数字化服务,不能把有限的研发精力花在工具的构建上,直到华为云 DevCloud 的出现,让我眼前一亮,一个平台搞定所有的事情。我试用过国内大部分研发平台,到目前为止,华为云是功能最全的一家,基本上所有的研发管理工作都可以搞定,使我们的研发流程真正实现了可视化、数字化。”
四、华为云 DevCloud 推动提灯不断向医院持续交付医疗创新应用
根据不同医院对医疗数据上云的不同诉求,华为云 DevCloud 帮助提灯为医院实施云端部署、本地部署和混合云部署三种方式,在国内率先实现护理上云,并推动更为灵活、快捷和安全的云化交付与运维。提灯智慧护理系统在中南大学湘雅医院、湖南省儿童医院、长沙市第一医院、南华大学附属医院、衡阳市中心医院、湘潭市中心医院等,持续为近百家医院,1000+ 科室病区,数万多位医护人员和百万的患者提供服务,推动医院护理信息化向数字化升级,覆盖移动护理、移动查房、护理管理和智慧病房等临床业务,实现医护患一体化管理。

- 点赞
- 收藏
- 关注作者
评论(0)