性能监控之Telegraf+InfluxDB+Grafana linux服务器实时监控
引言
JMeter的PerfMonMetricsCollector插件支持收集服务器的性能指标,但是我们很少使用它,因为它收集起来的性能损耗太大了,另外,我们也需要收集JMeter的测试结果数据,在上文中,我们已经可以使用inflluxDB来存储性能测试结果,因此,我们也可以将服务器的性能数据存储到influxDB,那么通过Grafana我们可以实时得到一个炫酷的可视化看板。
目标
收集Linux APP服务器的性能指标:
- List item
- cpu
- disk
- disk.io
- processes
- swap memory usage
- memory usage
- system load and uptime
- network interface usage
- inodes usage
解决方案
Telegraf
除非我自己修改JMeter源码,否则JMeter不会把收集的性能数据持久化到数据库的,但这样的成本太高,因此,我们选择更简单成本低的Telegraf作为采集服务。
Telegraf 是一个用 Go 编写的代理程序,可收集系统和服务的统计数据,并写入到InfluxDB 数据库。Telegraf 具有内存占用小的特点,通过插件系统可轻松添加支持其他服务的扩展。
TICK家族

官网地址:https://www.influxdata.com/time-series-platform/telegraf/
整体设计

Telegraf&InfluxDB集成
下载安装
[root@zuozewei ~]# wget https://dl.influxdata.com/telegraf/releases/telegraf-1.7.4-1.x86_64.rpm
[root@zuozewei ~]# yum localinstall telegraf-1.7.4-1.x86_64.rpm
创建influxDB用户和数据库
[root@zuozewei ~]# influx
Connected to http://localhost:8086 version 1.6.2
InfluxDB shell version: 1.6.2
> create user "telegraf" with password 'telegraf'
> create database telegraf
> show databases
name: databases
name
----
_internal
jmeter
demo
test
7dgroup
telegraf
> exit
配置Telegraf
[root@zuozewei ~]# vim /etc/telegraf/telegraf.conf
# Configuration for sending metrics to InfluxDB
[[outputs.influxdb]]
## The full HTTP or UDP URL for your InfluxDB instance.
urls = ["http://127.0.0.1:8086"]
## The target database for metrics; will be created as needed.
database = "telegraf"
## Name of existing retention policy to write to. Empty string writes to
## the default retention policy. Only takes effect when using HTTP.
retention_policy = ""
## Timeout for HTTP messages.
timeout = "5s"
## HTTP Basic Auth
username = "telegraf"
password = "telegraf"
启动Telegraf
[root@zuozewei ~]# systemctl start telegraf
查看数据
[root@zuozewei ~]# influx
Connected to http://localhost:8086 version 1.6.2
InfluxDB shell version: 1.6.2
> use telegraf
Using database telegraf
> show measurements
> show measurements
name: measurements
name
----
cpu
disk
diskio
kernel
mem
processes
swap
system
性能数据已经成功保存~
InfluxDB&Grafana集成
Grafana新建数据源

下载看板模板
搜索看板模板

官方看板模板库:https://grafana.com/dashboards
选择需要导入的看板模板

此看板地址:https://grafana.com/dashboards/79
Grafana导入模板

选择Telegraf数据源

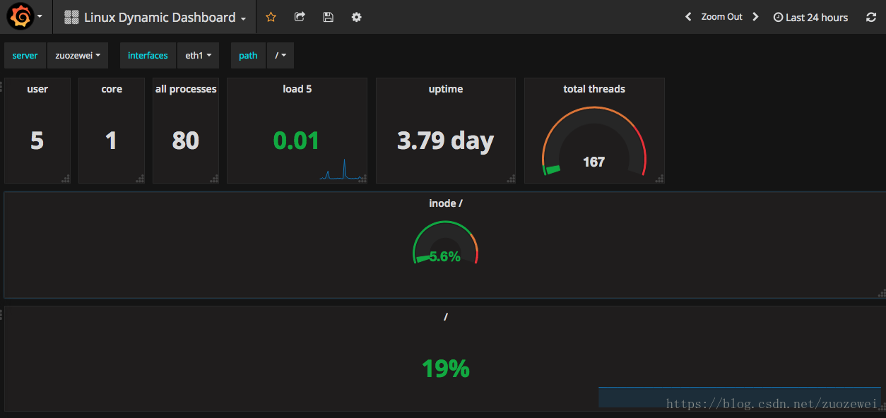
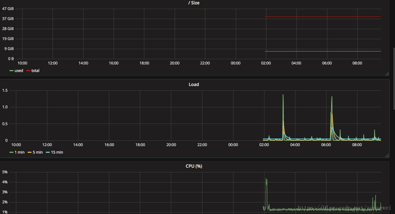
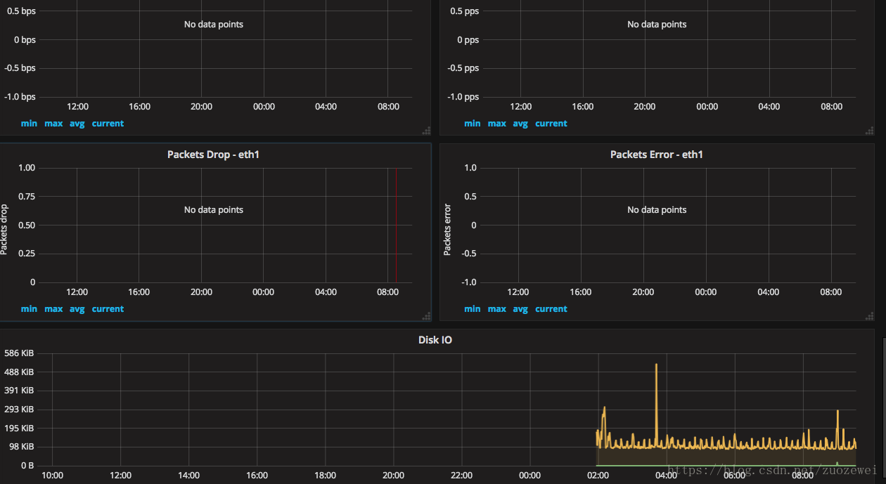
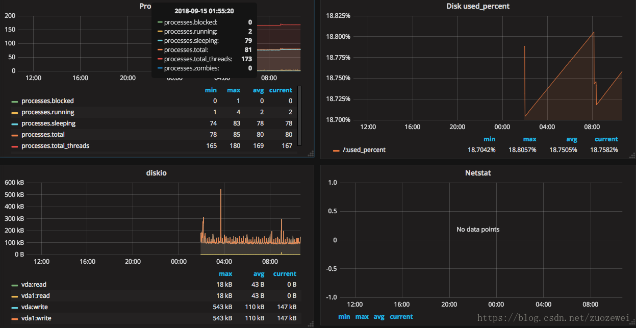
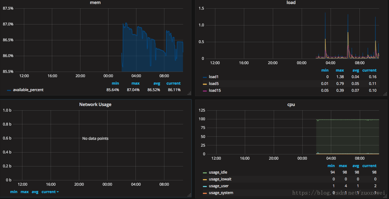
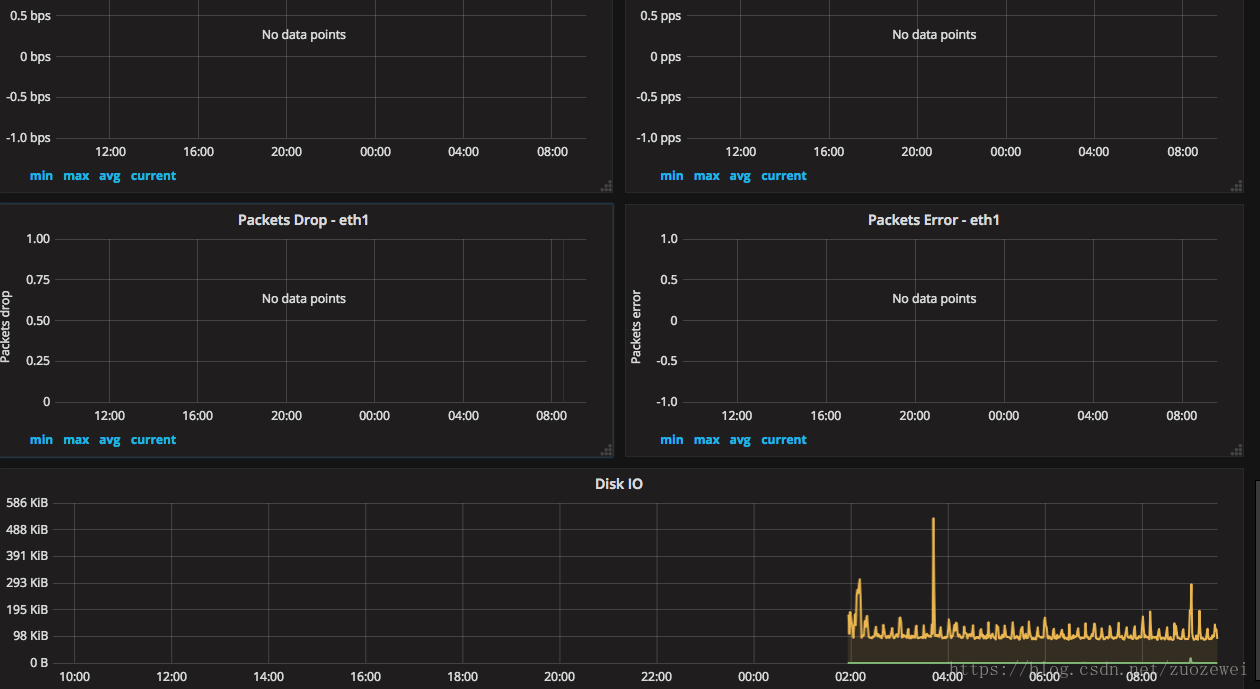
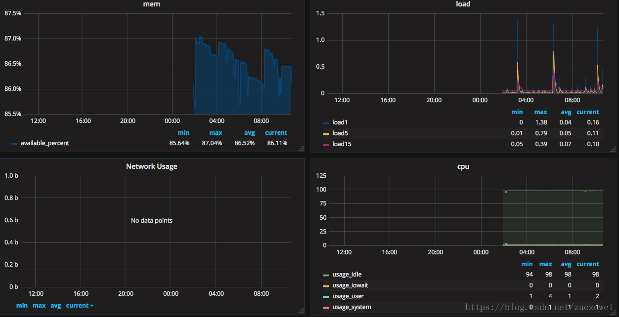
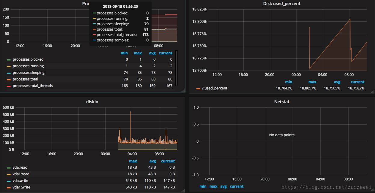
最后来张监控效果高清大图



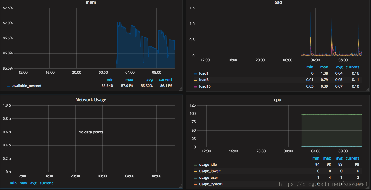
其他看板模板效果图
模板地址:https://grafana.com/dashboards/1443



相关资源:
- 点赞
- 收藏
- 关注作者
评论(0)