性能工具之 JMeter+InfluxDB+Grafana 打造压测可视化实时监控
概述
本文我们将介绍如何使用JMeter+InfluxDB+Grafana打造压测可视化实时监控。
引言
我们很多时候在使用JMeter做性能测试,我们很难及时察看压测过程中应用的性能状况,总是需要等到测试完成后去看Report,如果是长时间压测,比如压测1~2天,那就更烦人了。
压测的时候,我们实时通过监听器 GenerateSummaryResults汇总输出,可以看到如下内容

GenerateSummaryResults汇总展示了压测中需要关注的大量信息,其中包括:Avg (Average), Min (Minimum) 、Max (Maximum)响应时间,TPS,错误率,活跃线程数等, jmeter.properties默认是30秒的统计频率,如果我们想使用小于30秒更细颗粒度的统计频率的时候,那么在控制台会有大量的输出,这个时候我们就不好观察结果了。
# jmeter.properties
# Define the following property to automatically start a summariser with that name
# (applies to non-GUI mode only)
# summariser.name=summary
#
# interval between summaries (in seconds) default 3 minutes
# summariser.interval=30
#
# Write messages to log file
# summariser.log=true
#
# Write messages to System.out
# summariser.out=true
另一方面,如果需要分享给其它人员,这种控制台输出方式并不是一个很友好的方式,我们需要一个简单漂亮的图形,比如HTML Dashboard,但需要等待整个测试完成。

因此,我们可以在测试计划中去除GenerateSummaryResults,把测试结果发送到数据库中持久化,这样我们就可以通过SQL查询数据库来创建展示图表。
从JMeter2.13开始,通过提供实现AbstractBackendListenerClient的类,可以使用(JDBC,JMS,Webservice,…)通过Backend Listener发送到数据库的存储实时结果。
BackendListenerGraphiteBackendListenerClient,允许将统计指标发送到Graphite
此功能提供:
- 实时数据
- 漂亮图表
- 能够对比2个以上的测试计划
- 只要JMeter产生相同的Backend,就可以存储监控数据
…
JMeter 3.2 Backend Listener中引入的 InfluxDBBackendListenerClient允使用UDP或HTTP协议将统计指标发送到InfluxDB
此功能提供:
- 实时数据
- 漂亮图表
- 能够对比2个以上的测试计划
- 能够向图表添加注释
- 只要JMeter产生相同的Backend,就可以存储监控数据
…
解决方案
JMeter引入Backend Listener,用于在压测过程中实时发送统计指标数据给时序数据库Influxdb,通过配置Grafana(开源的WEB可视化看板)数据源连接到Influxdb,我们就可以创建炫酷的可视化看板,并可以实时获取到测试指标数据。

相关介绍:
时序数据库:处理带时间标签(按照时间的顺序变化,即时间序列化)的数据,带时间标签的数据也称为时间序列数据。想象它就像一个sql表,其中时间是它的主键
InfluxDB:是一款用Go语言编写的开源分布式时序、事件和指标数据库,无需外部依赖。该数据库现在主要用于存储涉及大量的时间戳数据,如DevOps监控数据,APP metrics, loT传感器数据和实时分析数据。
官网地址:https://www.influxdata.com/
数据DEMO
> select* from weather
name: weather
-------------
time altitude area humidity temperature
1456386985094000000 1000 北 18 17
1456386985094000000 5000 上 20 47
1456386985094000000 5000 北 26 68
1456386985094000000 1000 广 17 83
1456387267668000000 1000 上 12 77
1456387267668000000 1000 北 16 20
1456387267668000000 5000 广 -3 66
1456387267668000000 5000 上 19 60
与传统数据库中的名词做比较
| influxDB中的名词 | 传统数据库中的概念 |
|---|---|
| database | 数据库 |
| measurement | 数据库中的表 |
| points | 表里面的一行数据 |
InfluxDB中独有的一些概念
Point由时间戳(time)、数据(field)、标签(tags)组成。
| Point属性 | 传统数据库中的概念 |
|---|---|
| time | 每个数据记录时间,是数据库中的主索引(会自动生成) |
| fields | 各种记录值(没有索引的属性)也就是记录的值:温度, 湿度 |
| tags | 各种有索引的属性:地区,海拔 |
JMeter&InfluxDB集成
InfluxDB安装
安装要求
网络端口
InfluxDB默认使用以下网络端口:
- TCP端口8086用于通过InfluxDB的HTTP API进行客户端-服务器通信
- TCP端口8088用于RPC服务以进行备份和还原
- 除了上面的端口,InfluxDB还提供了多个可能需要自定义端口的插件。可以通过配置文件修改所有端口映射,配置文件位于
/etc/influxdb/influxdb.conf默认位置。
网络时间协议(NTP)
InfluxDB使用主机的UTC本地时间为数据分配时间戳并用于协调目的。使用网络时间协议(NTP)同步主机之间的时间; 如果主机的时钟与NTP不同步,写入InfluxDB的数据的时间戳可能不准确。
下载安装
wget https://dl.influxdata.com/influxdb/releases/influxdb-1.6.2.x86_64.rpm
sudo yum localinstall influxdb-1.6.2.x86_64.rpm
InfluxDB配置
找到InfluxDB配置文件(/etc/influxdb/influxdb.conf)
vi /etc/influxdb/influxdb.conf
influxdb.conf中的大多数设置都被注释掉了;所有注释掉的设置将确定为内部默认值。如果配置文件中的任何未注释的设置都会覆盖内部默认值。
请注意,本地配置文件不需要包含每个配置设置。
如果你无法找到配置文件,可以使用InfluxDB显示配置命令
Influxd config
Jmeter使用graphite协议去写入数据到InfluxDB,因此,需要在InfluxDB配置文件启用它,如下图所示:
[[graphite]]
enabled = true
bind-address = ":2003"
database = "jmeter"
retention-policy = ""
protocol = "tcp"
batch-size = 5000
batch-pending = 10
batch-timeout = "1s"
consistency-level = "one"
separator = "."
udp-read-buffer = 0
修改后,使用以下命令加载InfluxDB启动
有两种方法可以使用配置文件启动InfluxDB:
1.使用以下-config选项将进程指向正确的配置文件
influxd -config /etc/influxdb/influxdb.conf
2.将环境变量设置为INFLUXDBCONFIGPATH配置文件的路径并启动
echo $INFLUXDB_CONFIG_PATH
/etc/influxdb/influxdb.conf
influxd
InfluxDB操作
[root@zuozewei ~]# influx #登录数据库
Connected to http://localhost:8086 version 1.6.2
InfluxDB shell version: 1.6.2
> show databases #查看所有数据库
name: databases
name
----
_internal
> CREATE DATABASE "jmeter" #创建数据库
> use jmeter #切换数据库
Using database jmeter
> CREATE USER "admin" WITH PASSWORD 'admin' WITH ALL PRIVILEGES # 创建管理员权限的用户
JMeter配置
- 创建一个测试计划,并添加Backend Listener
- 设置InfluxDB IP及端口设置InfluxDB IP及端口
- 运行测试,等待几秒运行测试,等待几秒
- 查看JMeter是否生成错误日志查看JMeter是否生成错误日志

端口说明:
- 8086端口,Grafana用来从数据库取数据的端口
- 2003端口,JMeter往数据库发数据的端口
查看JMeter数据库下所有的表
> show measurements
name: measurements
name
----
delta
jmeter.all.a.avg
jmeter.all.a.count
jmeter.all.a.max
jmeter.all.a.min
jmeter.all.a.pct90
jmeter.all.a.pct95
jmeter.all.a.pct99
jmeter.all.h.count
jmeter.all.ko.count
jmeter.all.ok.avg
jmeter.all.ok.count
jmeter.all.ok.max
jmeter.all.ok.min
jmeter.all.ok.pct90
jmeter.all.ok.pct95
jmeter.all.ok.pct99
jmeter.test.endedT
jmeter.test.maxAT
jmeter.test.meanAT
jmeter.test.minAT
jmeter.test.startedT
total
OK,我们已经可以将统计指标数据成功发送到InfluxDB
Grafana&InfluxDB集成
什么是Grafana?
Grafana是一个开源软件,拥有丰富的指标仪表盘和图形编辑器,适用Graphite, Elasticsearch, OpenTSDB, Prometheus,InfluxDB。简单点说就是一套开源WEB可视化平台。
官网地址:https://grafana.com/
安装启动
下载安装
wget https://s3-us-west-2.amazonaws.com/grafana-releases/release/grafana-4.2.0-1.x86_64.rpm
sudo yum localinstall grafana-4.2.0-1.x86_64.rpm
启动
service grafana-server start
Starting grafana-server (via systemctl): [ OK ]
使用浏览器打开 http://IP:3000/login,访问Grafana主页

创建InfluxDB数据源

单击save&test,确保可以连接上InfluxDB

创建dashboard

添加Graph面板

数据绑定



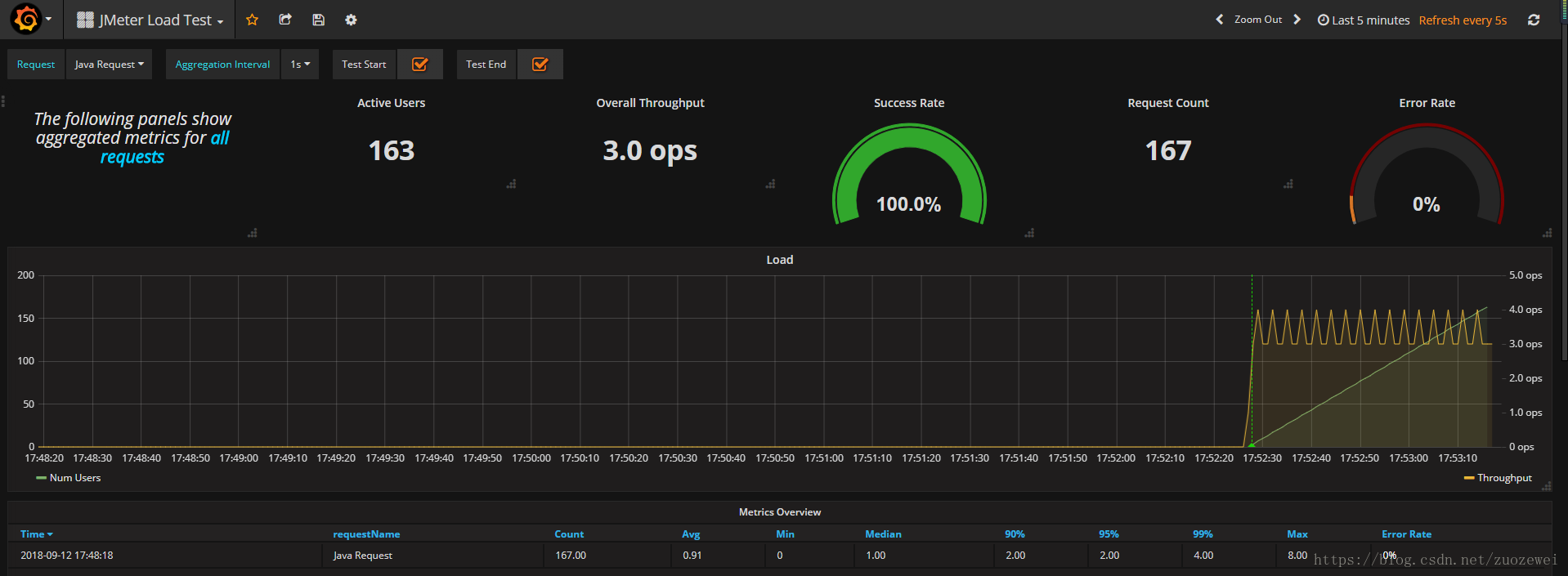
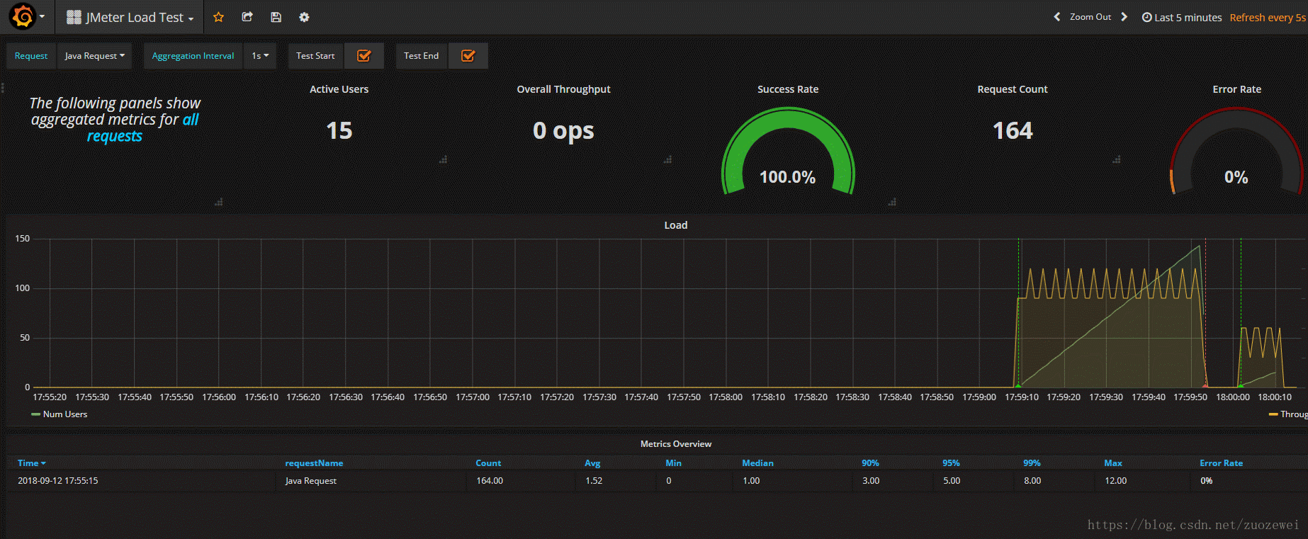
线程数/用户相关指标
test.minAT-Min active threads:最小活跃线程数
test.maxAT-Max active threads:最大活跃线程数
test.meanAT-Mean active threads:活跃线程数
test.startedT-Started threads:启动线程数
test.endedT-Finished threads:结束线程数
响应时间指标
.ok.count:采样器的成功响应数
.h.count:每秒点击数
.ok.min:采样器成功最短响应时间
.ok.max:采样器成功最长响应时间
.ok.avg:采样器成功平均响应时间
.ok.pct:采样器成功响应百分比
.ko.count:采样器失败响应数
.ko.min:采样器失败的响应最短时间
.ko.max:采样称失败最长响应时间
.ko.avg:采样器失败平均响应时间
.ko.pct:采样器失败响应百分比
.a.count:采样器响应数(ok.count和ko.count的总和)
.a.min:采样器最小响应时间(ok.count和ko.count的最小值)
.a.max:采样器最大响应时间(ok.count和ko.count的最大值)
.a.avg:采样器平均响应时间(ok.count和ko.count的平均值)
.a.pct:采样器响应百分比(根据和失败样本的总数计算)
Backend Listener的默认百分位设置为“90;95;99”,即百分位数为90%,95%和99%。
Graphite使用点(“.”)去拆分的元素,这可能与十进制百分位值混淆。JMeter转换任何此类值,用下划线(“ - ”)替换点(“.”)。例如,“99.9 ”变为“99_9 ”
默认情况下,JMeter发送在samplerName“all”下累计的所有采样器的指标。 如果配置了 BackendListenerSamplersList,那么JMeter还会发送匹配样本名称的指标,前提是配置 summaryOnly=true
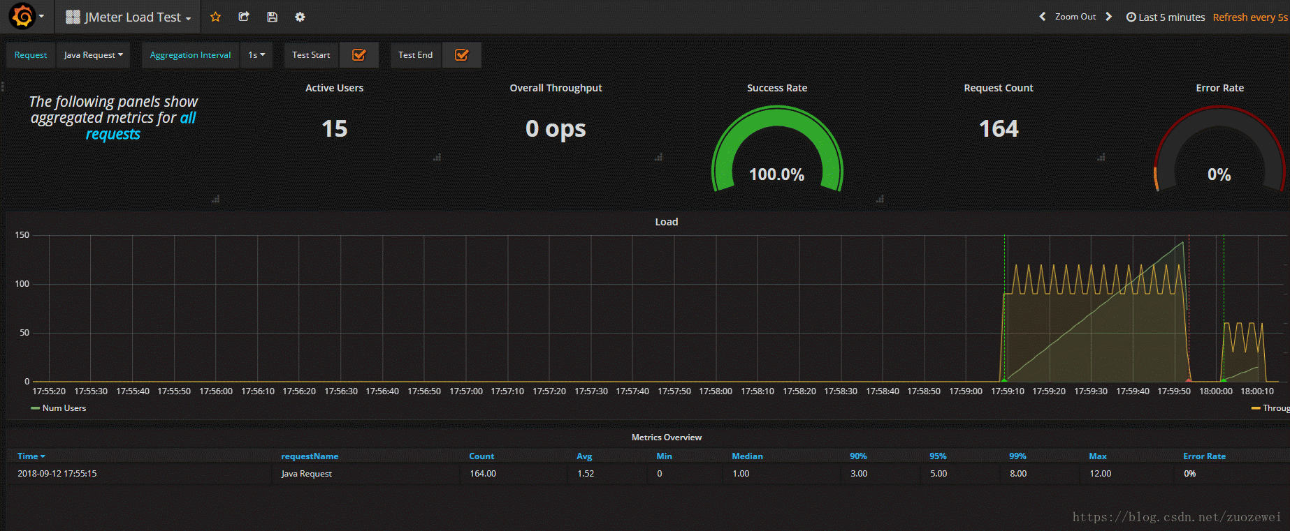
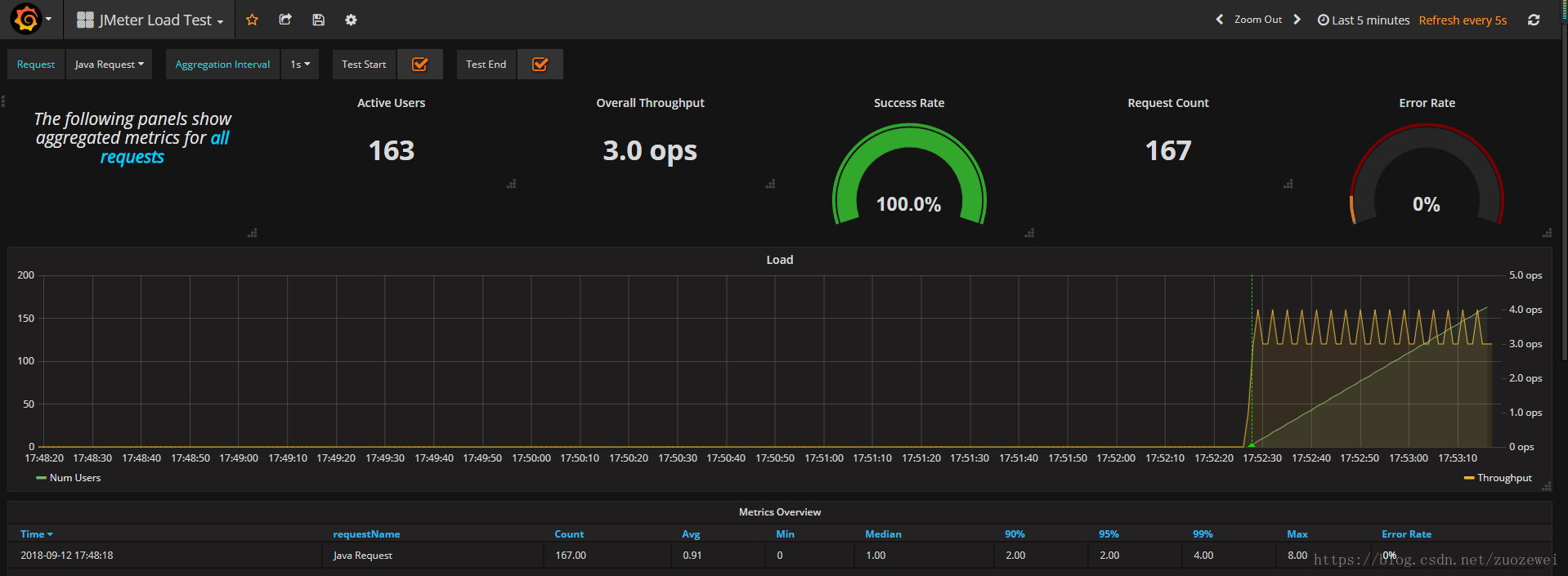
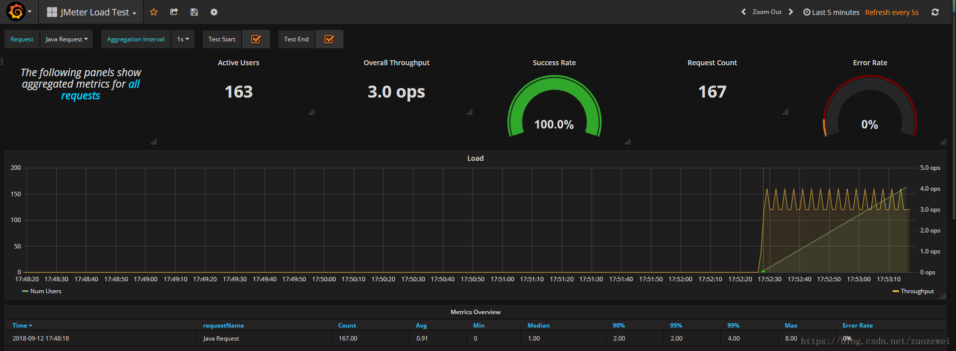
压测中的效果

导入Dashboard模版
如果让大家去设计一个好看的Dashboard,估计大家都不太想从零开始自己设计,其实Grafana官网提供丰富的模版的库,大家可以自己上去找,然后进行二次扩展。
官网模版库:https://grafana.com/dashboards
搜索看板模版

此处,我选择下载这个下载量3000+的模版

下模版JSON文件

导入模版


选择数据源

JMeter Backend Listener设置

压测期间的动画效果

至此,我初步打造的压测可视化实时监控大功告成~?
- 点赞
- 收藏
- 关注作者
评论(0)