GaussDB(DWS) ESL版本集群管理功能实践记录
GaussDB(DWS) ESL版本使用FusionInsight Manager管理平台提供集群状态监控,告警管理,监控采集等功能, 针对这些功能进行简单介绍。
通过浏览器访问管理网址,登录即可进入管理平台, 首先看到的是管理平台主页:
页面左侧是集群安装服务概览, 右侧为集群主机状态与健康信息概览,点击告警分析可以看到该集群历史告警的统计分析情况。
点击管理页面上功能分区 "集群" ,进入集群管理概览界面,该界面主要为集群当前的重要监控指标与主机状态展示。

点击服务界面,可以看到当前集群中安装的服务有哪些,点击对应服务可以进入服务自身界面。

通过服务界面点击 MPPDB服务,进入数据库服务管理页面,在服务概论界面可以看到当前数据库的运行状态,版本,是否处于重分布状态等, 并展示选择的性能监控指标图表。

图表选项卡可以通过分类展示数据库的性能监控指标。
实例选项卡中展示目前服务部署的实例状态,点击实例可以进入实例级配置。
配置选项卡可以看到数据库服务的配置信息,该页面上配置为服务级配置,修改后对所有的实例生效。
容灾选项卡用于双集群容灾功能,在该界面上可以进行容灾参数配置,启动容灾与容灾进度的状态监控。

对接选项卡用于配置数据库与其他数据源的链接配置,目前可供配置的数据源有 HDFS Oracle GaussDB Spark等:

数据库用户选项卡用于管理数据库用户,可以对当前数据用户与角色进行增删改查,并可以配置与第三方AD服务器进行用户数据同步。

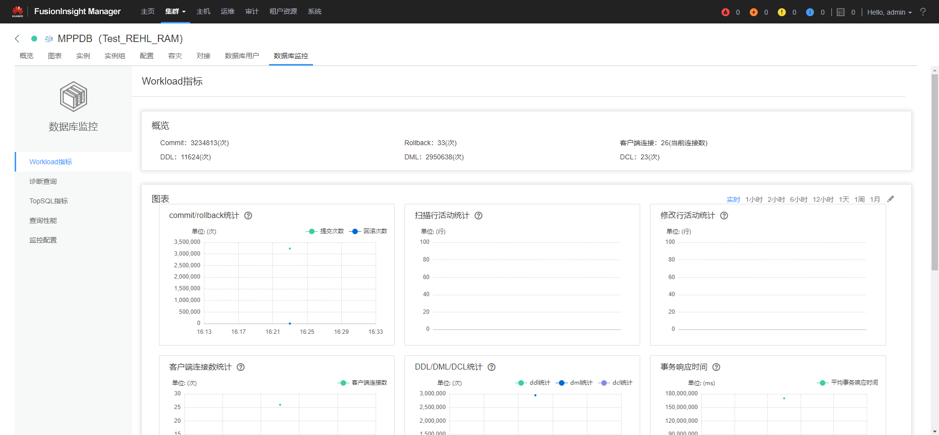
数据库监控选项则是数据库服务对于当前数据库内核运行状态提供的增强数据监控,相较于基础的状态监控,通过该界面可以看到更加详细的相关指标数据,有助于更好掌握数据库的运行状态。

以上仅仅是对管理平台一些集群管理功能的简单介绍。
想了解GuassDB(DWS)更多信息,欢迎微信搜索“GaussDB DWS”关注微信公众号,和您分享最新最全的PB级数仓黑科技,后台还可获取众多学习资料哦~

- 点赞
- 收藏
- 关注作者
评论(0)