专栏|手把手教你实操Zabbix5.4最受关注新功能“自动导出PDF巡检报告”
Zabbix 5.4版本发布,提供了很多新特性,自动导出PDF巡检报告是一大重点功能。此功能可按Dashboard维度,定时自动导出PDF报告,并通过邮件发送。
安装
zabbix 5.4版本官方提供rhel8版本的rpm包,可使用yum方式完成安装,未提供的rhel7 rpm包,如需在rhel7 上安装zabbix 5.4需要使用源码编译安装。编译安装注意php版本要求,另外zabbix 5.4版本增加了一个使用go编写的zabbix web service程序,用来实现PDF的生成,此程序编译需要使用go语言编译环境。go语言开发环境配置,请查看 go语言开编译境配置 https://blog.cactifans.com/2020/05/19/Zabbix5.0版本Agent2安装/#编译安装
yum
如果系统为rhel8,可使用yum方式安装,务必要安装zabbix web service包,可直接跳过到配置环节。
编译
基础的lnmp环境建议使用lnmp一键安装包配置安装 https://lnmp.org/download.html
下载zabbix 5.4源码,并解压
wget https://cdn.zabbix.com/zabbix/sources/stable/5.4/zabbix-5.4.1.tar.gz
tar zxvf zabbix-5.4.1.tar.gz
cd zabbix-5.4.1
解压后使用以下命令进行编译
./configure --prefix=/usr/local/zabbix --enable-server --enable-agent --enable-webservice --with-mysql=/usr/local/mysql/bin/mysql_config --with-net-snmp --with-libcurl --with-libxml2
make
make install
与之前编译有所不同,5.4版本需要添加–enable-webservice参数,指定添加编译zabbix web service服务。–with-mysql需要指定mysql_config文件位置,一般情况默认即可,这里使用lnmp环境安装不在默认位置,需指定为具体文件位置。其他组件安装与其他版本无异,安装好之后初始化Web页面,并启动zabbix server 确保服务正常。
导出PDF需要使用chrome,按照如下命令安装即可
yum install https://dl.google.com/linux/direct/google-chrome-stable_current_x86_64.rpm -y
配置服务
zabbix web service是一个后台服务,编写systemd启动文件
vi /lib/systemd/system/zabbix-web-service.service
文件内容如下
[Unit]
Description=Zabbix Web Service
After=syslog.target
After=network.target
[Service]
Environment="CONFFILE=/usr/local/zabbix/etc/zabbix_web_service.conf"
EnvironmentFile=-/etc/default/zabbix-web_service
Type=simple
Restart=on-failure
KillMode=control-group
ExecStart=/usr/local/zabbix/sbin/zabbix_web_service -c $CONFFILE
ExecStop=/bin/kill -SIGTERM $MAINPID
RestartSec=10s
User=zabbix
Group=zabbix
[Install]
WantedBy=multi-user.target
启动服务
systemctl enable --now zabbix-web-service
zabbix web service默认配置文件为zabbix_web_service.conf,默认情况下不需要修改。启动之后zabbix-web-service监听TCP10053端口。
zabbix server配置文件末尾配置如下参数,并重启zabbix server。
StartReportWriters=5
WebServiceURL=http://localhost:10053/report
配置
安装完成后,需要在web页面进行一定的配置,才能生成PDF报告。
报告发送需要配置用户邮件媒介,其他媒介会无法发送,使用zabbix 自带的邮件媒介,配置邮件服务器信息。

配置Frontend URL地址

配置为zabbix web实际访问地址 点击Reports菜单下的Scheduled reports,新建报告。

配置报告名称,Dashborad、发送时间、选定需要接受的用户或组。配置完成后点击Test测试。

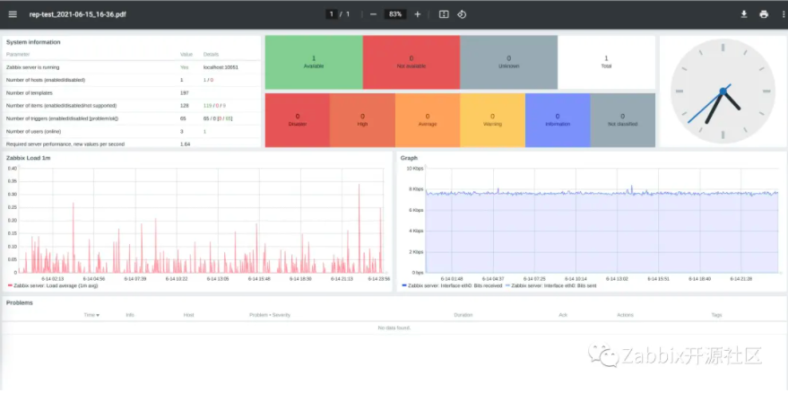
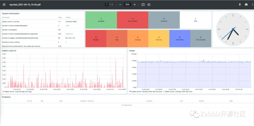
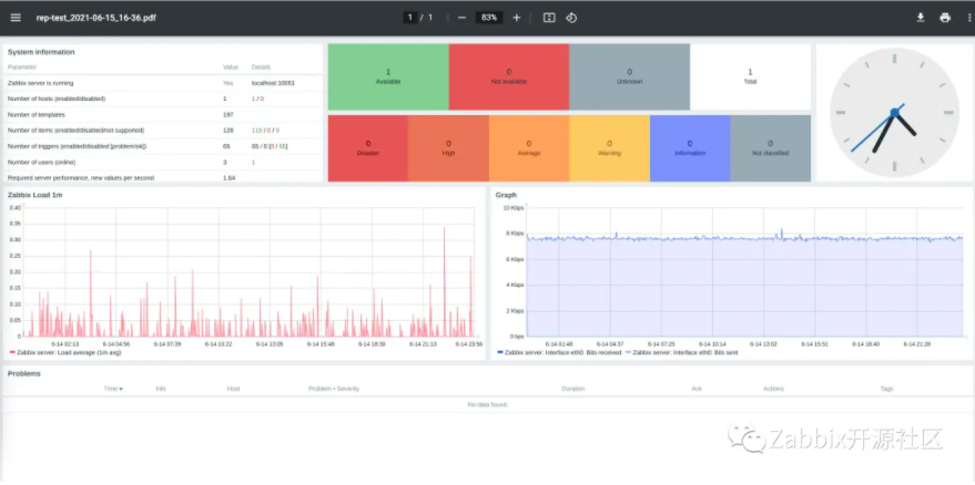
提示成功,会收到邮件

附件为生成的PDF报告

至此配置完成,以后在指定时间收到巡检的邮件。
使用指南
建议按照业务系统或分组维度,定制不同的Dashboard页面,制定多个巡检报告任务,如天,周,月等,可实现简单的自动化巡检任务。
- 点赞
- 收藏
- 关注作者
评论(0)