基于时序数据库GaussDB(for Influx)搭建运维监控系统
实验场景

Telegraf 负责采集设备信息,本实验中主要采集CPU,内存,磁盘空间等信息。
GaussDB(for Influx)用于存储采集的时序数据,并对外提供数据查询服务。
Grafana是数据可视化展示的工具,通过浏览器访问,可以讲数据以图标方式进行展示。可视化效果如图所示。
组件安装部署
-
时序数据库客户端 Influx下载地址
https://dl.influxdata.com/influxdb/releases/influxdb-1.8.3_windows_amd64.zip
linux系统可以访问:
https://github.com/influxdata/influxdb/releases/tag/v1.8.3
下载对应操作系统的程序文件。

-
Grafana服务程序
https://dl.grafana.com/oss/release/grafana-7.5.4.windows-amd64.msi
linux系统可以访问:
https://grafana.com/grafana/download?platform=linux下载对应操作系统的程序文件。

-
数据采集工具
https://dl.influxdata.com/telegraf/releases/telegraf-1.16.2_windows_amd64.zip
linux系统可以访问(大部分电脑都可以安装amd64 linux):
测试数据库连通性
-
解压
以windows为例,解压 Influxdb-1.8.3_windows_amd64.zip
-
连接云时序数据库
执行命令
cd <Influxdb-1.8.3_windows_amd64.zip解压后的目录> #注:尖括号不是命令的一部分 influx.exe -host <ip> -port <port> -username <userName> -password <password> -ssl -unsafeSslip:数据库服务器的地址
port:数据库服务开放的端口
userName:数据库的用户名
password:数据库用户登录密码
执行成功,结果如下(图中ip地址,用户名和密码不可作为本实验使用):

-
基本操作
查看数据库
show databases
创建数据库
如果没有数据库 testDB, 则创建数据库 testDB, 如果别人已经创建,则不需要,testDB用于本次实验 create database testDB使用数据库
use testDB插入一条数据
insert tab,os="ubuntu16.10",hostname="192.168.1.2:8188" alloc=1967123,frees=65440812查询一小时前的所有数据
select alloc from tab where time > now() - 1h
-
参考文档
数据采集
解压telegraf,修改telegraf 配置文件telegraf.conf
# Configuration for sending metrics to InfluxDB
[[outputs.influxdb]]
## The full HTTP or UDP URL for your InfluxDB instance.
##
## Multiple URLs can be specified for a single cluster, only ONE of the
## urls will be written to each interval.
# urls = ["unix:///var/run/influxdb.sock"]
# urls = ["udp://127.0.0.1:8089"]
########### 这里设置华为云GaussDB(for Influx)的配置的IP地址
urls=[“https://rwuser:password@IP:8635”]
## The target database for metrics; will be created as needed.
## For UDP url endpoint database needs to be configured on server side.
########### 设置数据库名称(默认telegraf)
database = "testDB"
...
...
## HTTP Basic Auth
############ 这里设置GaussDB(for Influx)数据库用户名和密码,实际密码替换password
username = "rwuser"
password = "password"
## HTTP User-Agent
# user_agent = "telegraf"
## UDP payload size is the maximum packet size to send.
# udp_payload = "512B"
## Optional TLS Config for use on HTTP connections.
# tls_ca = "/etc/telegraf/ca.pem"
# tls_cert = "/etc/telegraf/cert.pem"
# tls_key = "/etc/telegraf/key.pem"
## Use TLS but skip chain & host verification
############## 这里设置跳过ssl验证
insecure_skip_verify = true
以上配置中,中文注释的部分是必须设置的。GaussDB(for Influx)的用户名默认为rwuser,不可更改。配置时,选择时序数据库ip地址替换urls中的ip,用GaussDB(for Influx)实例的密码替换password,如果密码包含如下特殊字符,需换成 ASIIC 码形式输入。
~ : %7E,! : %21,@ : %40,# : %23,$ : %24
% : %25,^ : %5E,& : %26,* : %2A,? : %3F
例如密码:“Huawei@123”,转换后为 “Huawei%40123”。
启动telegraf
打开CMD,cd 进入telegraf目录

CMD中运行命令启动telegraf开始采集数据。
telegraf --config telegraf.conf

启动Grafana服务
打开CMD,cd 进入Grafana目录

CMD中运行命令启动telegraf开始采集数据。
grafana-server.exe

Grafana数据展示
Grafana是一个跨平台、开源的数据可视化平台。用户配置连接的数据源之后,Grafana可以在网络浏览器里显示数据图表和警告。
服务端启动Grafana后,通过浏览器访问:
## 这里的IP可以是云上服务器的弹性IP,也可以是本地自建服务器的Ip地址。
http://IP:3000
本实验在浏览器中输入 http://localhost:3000
登陆Grafana的首页如下图所示(初始用户名密码都是admin)。

- 展示数据第一步:创建数据源,点击如下图中的红框位置。

选择InfluxDB,因为GaussDB(For Influx)完全兼容InfluxDB

填写如下参数:
-
URL **:**https://rwuser:password@IP:8635 。IP为数据库实例的内网ip(参考2.1步骤(1)), 用rwuser密码替换password(参考1.1步骤(6)),如果密码包含如下特殊字符,需换成 ASIIC 码形式输入。
~ : %7E,! : %21,@ : %40,# : %23,$ : %24
% : %25,^ : %5E,& : %26,* : %2A,? : %3F
例如密码:“Huawei@123”,转换后为 “Huawei%40123”。
-
Auth:打开选项Basic auth 和skip TSL Verify。
-
Basic Auth Details:
User:rwuser
Password:密码,如“nJa#w7f3”。
-
InfluxDB Details:
Database:testDB(本实验使用testDB,也可以填写其他自己创建的数据库)。
User:rwuser
Password:密码,如“nJa#w7f3”。
-
点击“保存”(save)。

- 数据展示第二步:创建数据看板
点击首页DASHBOARDS创建看板,或者侧边“+”快捷按钮。


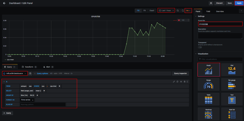
重点配置项(详细参见截图红框部分):
- Visualization:Graph
- 展示时间范围:last 1 hour
- 数据更新时间间隔:1m
- 数据源名称:InfluxDB-DataSource
查询语句配置如下(以展示服务器CPU利用率为例,从时序数据库的表cpu中查询usage_user,按1m的分组时间间隔求平均值,时间线是cpu=cpu-total):
FROM autogen cpu Where cpu = cpu-total
SELECT field (usage_user) mean ()
GROUP BY time (1m) fill (0)

面板中的每个图都是可以编辑的,也可以设置告警。
总结
随着云计算和物联网的发展,数据规模急剧增加,监控系统的核心在于时序数据库,一个高可用、高性能、企业级的时序数据库对监控系统的稳定起决定性作用。
GaussDB(for Influx)是一个云原生存储与计算分离架构的时序数据库,支持亿级时间线,具备高可靠、高性能,非常适合DevOps场景下的海量时间线数据的存储,是监控系统最佳的选择。
- 点赞
- 收藏
- 关注作者











评论(0)