号外号外!DevUI Admin V1.0 发布啦!丨【WEB前端大作战】

4月是鸟儿的月份,是木棉花的月份,是 DevUI Admin 发布的月份。
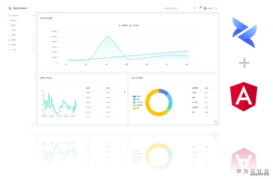
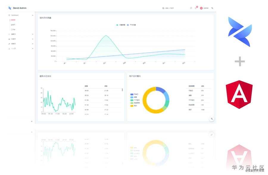
广受大家期待的 DevUI Admin 终于迎来了第一个开源 Angular 版本!
DevUI Admin 是一个企业级中后台前端/设计解决方案,依据 DevUI Design 设计价值观,我们在自身的设计规范和基础组件的基础上,构建出了后台管理模板 DevUI Admin。
数月的孵化,DevUI Admin 为你带来了搭建中后台前端系统的一套解决方案:
- 响应式:适应不同屏幕大小,为用户提供更舒适的界面与用户体验;
- 个性化主题:支持多种主题风格与个性化配置动态切换;
- 布局切换:页面布局可配置,灵活布局;
- 国际化:实现国际化功能,满足多语言业务诉求;
- Mock 数据:本地数据调试方案,前后端分离;
- 页面模板:基于 DevUI 实践与沉淀,提炼了典型的业务场景并提供场景丰富的页面模板。
你可以访问 devui.design 了解更多信息,或在 GitHub 上关注 DevUI Admin。
- 预览页:https://devui.design/admin/
- 首页:https://devui.design/admin-page/home
- GitHub仓库:https://github.com/DevCloudFE/ng-devui-admin
- DevUI Design: https://devui.design/home
响应式
DevUI Admin 提供了基于栅格的响应式解决方案,初始化一个 Admin 项目后即可获得页面响应式能力。更多地,我们也提供了 da-grid 作为公共组件,你可使用该组件进行响应式页面搭建。

个性化主题
基于 ng-devui 基础能力,DevUI Admin 提供了多种用户可选择主题,除全局配色外,还支持字号、圆角大小可配置,用户可依据自我个性偏好选择对应的主题设置。

布局切换
DevUI Admin 提供了多种布局支持,只需设置你的布局 config,即可进行自定义布局设置。更多地,我们提供了 da-layout 作为组件,你也可使用该组件扩展更多的布局配置。

国际化
DevUI Admin 通过 @ngx-translate/core 实现国际化功能,国际化相关词条支持模块化管理,在初始化你的 Admin 项目是即可选择对应国际化配置。

Mock 数据
Mock 数据是做到前后端分离的关键之处,使得前端项目不受后端接口的影响。在 DevUI Admin 中我们已经为你提供了 Mock 数据的方法,你可在初始化你的 Admin 项目时默认选择数据 Mock 支持。
页面模板
在 DevUI Admin GitHub 代码仓中,我们默认为你提供了多个页面模板。

- Dashboard
- 分析页
- 监控页
- 工作台
- 表单页
- 基础表单
- 表单布局
- 高级表单
- 列表页
- 基础列表
- 卡片列表
- 编辑列表
- 高级列表
- 树状列表
- 异常页
- 403
- 404
- 500
- 个人页
- 个人中心
- 个人设置
你可在拉取代码后进行参考。
Cli 支持
当前 DevUI Admin 支持使用 angular cli 初始化一个 admin 项目,使用 angular cli 即可快速创建并配置你的 admin 项目。
# 初始化项目
$ ng new your-project && cd your-project
$ ng add ng-devui-admin
结语
在未来我们将持续演进,关注 DevUI Admin 性能与易用性,持续优化 DevUI Admin 体验并降低开发者使用成本。期待你收到你的意见与建议(issue列表),同时也期待你的参与和共建。
- 点赞
- 收藏
- 关注作者
评论(0)