【精选单品】SMAS盛云宝-智能生产管控解决方案,帮助工业企业快速实现信息化
本文为您介绍SMAS盛云宝-智能生产管控解决方案功能模块。
盛云宝SMAS软件,是SYC Manufacturing Assistant System的缩写,即盛原成生产管家软件,是一款集成SCADA的 SaaS软件。SMAS软件为工厂、车间、生产线、设备提供实时监控、设备管理、生产管理等功能,帮助工业企业快速实现信息化。
搭建企业生产管控平台

功能模块一:生产监控
订单生产完成情况,合格率统计
设备运行统计、效率分析
产线、设备状态显示
设备故障报警
环境温湿度情况
收益价值:减少人员统计工作量10%以上,生产效率提升5%以上。

功能模块二:设备监控
设备的状态监控;
设备效能统计;
设备开停机曲线;
设备运行各项参数。
收益价值:减少数据收集、统计工作量50%以上,设备管控效率提升10%以上。

功能模块三:订单管理
对接企业ERP,获取的订单信息及生产参数;
可根据订单优先级自行调整订单的顺序;
一键下发生产参数;
完工上报,生产的进度及时了解;
收益价值:订单交期准确率提升5%以上。

功能模块四:物料管理
适时供应物料,避免停工待料;
避免错拿、错投;
管理物料库存,减少资金积压;
收益价值:物料出错率降低5%以上,库存资金利用率提升5%以上。

功能模块五:配方管理
配方统一管理,创建配方模板;
快速下发配方参数,减少人工配置的工作;
减少手工操作,降低出错率,提高效率。
收益价值:配方配置出错率降低5%以上,生产效率提升5%以上。

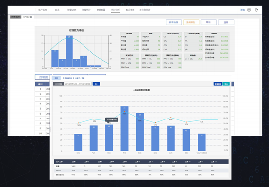
功能模块六:质量管理
CPK算法统计,过程能力评估;
不良品帕累托统计分析;
配置简单,无需大量的编程、统计工作;
收益价值:人员质量统计工作量降低80%以上。

功能模块七:产品追溯
过程参数数据实时记录存储;
追溯便捷,扫码查询及追溯;
曲线图、报表展示,各项参数情况直观清晰。
收益价值:产品不良品率降低5%以上。

功能模块八:统计报表
报表统计内容自定义配置;
下拉框、文本框、时间控件等多种筛选控件;
无需手工收集统计,减少数据出错,提高效率;
报表数据实时刷新,避免报表统计的滞后性。
收益价值:报表统计工作量减少80%以上,报表统计时效性提升60%以上。

商品链接:盛原成工业IOT解决方案;(华为云云市场-严选商城在售)

- 点赞
- 收藏
- 关注作者
评论(0)