接口测试--获取动态参数进阶
在进行登录等接口测试的时候,会有角色区分,然后返回特定的参数,用来区分角色,所以我们可以在接口测试工具的与执行脚本编写判断语句,
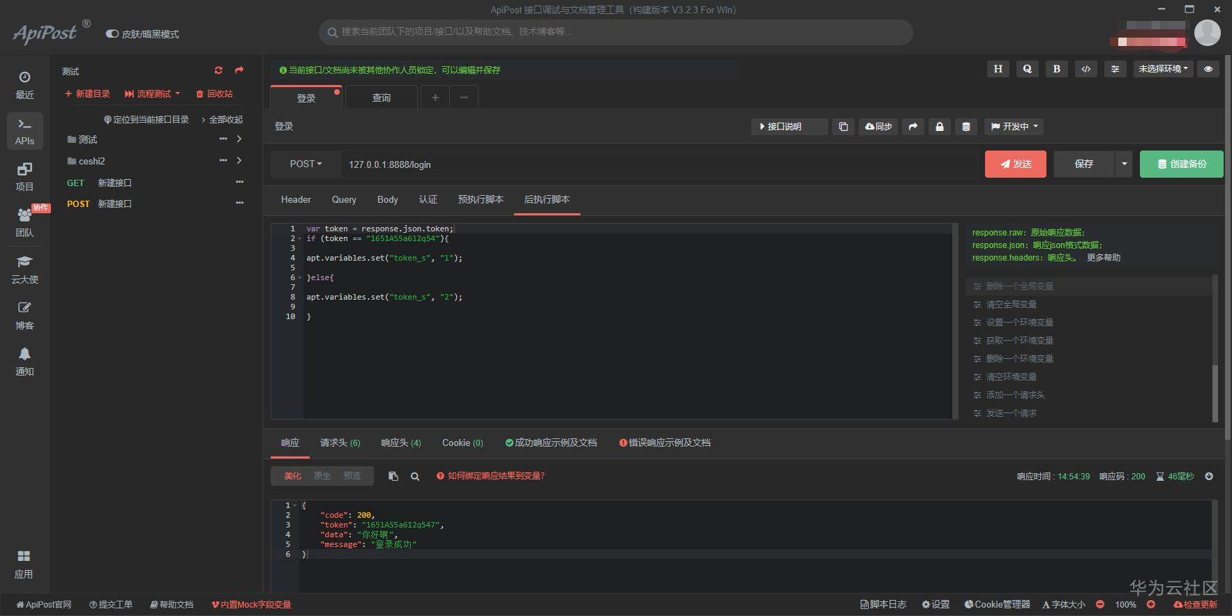
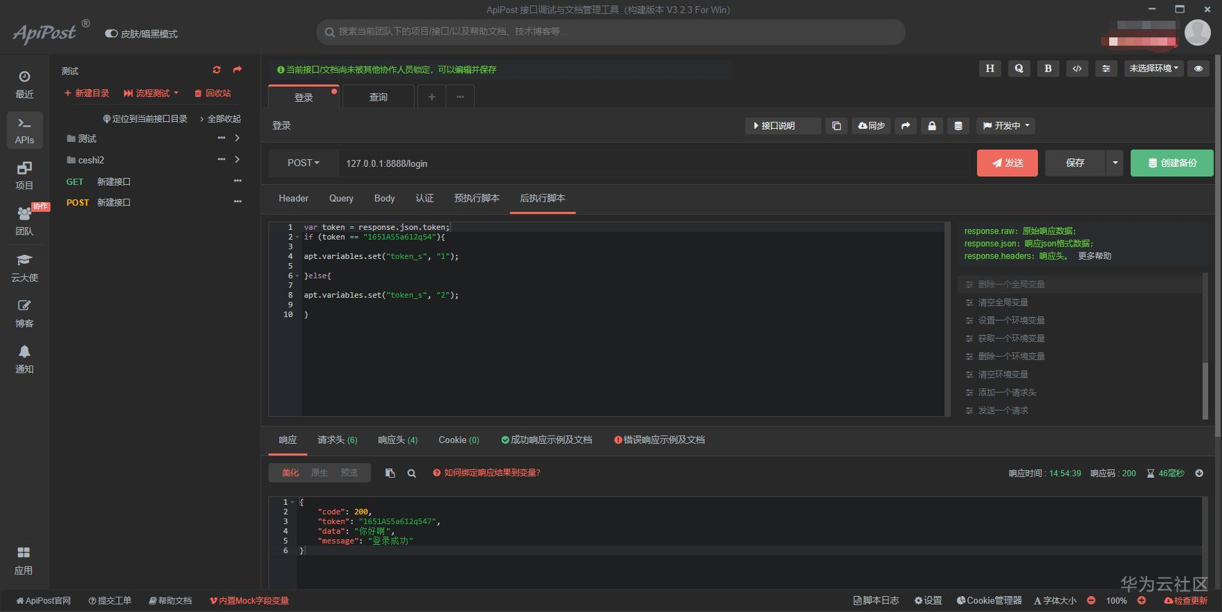
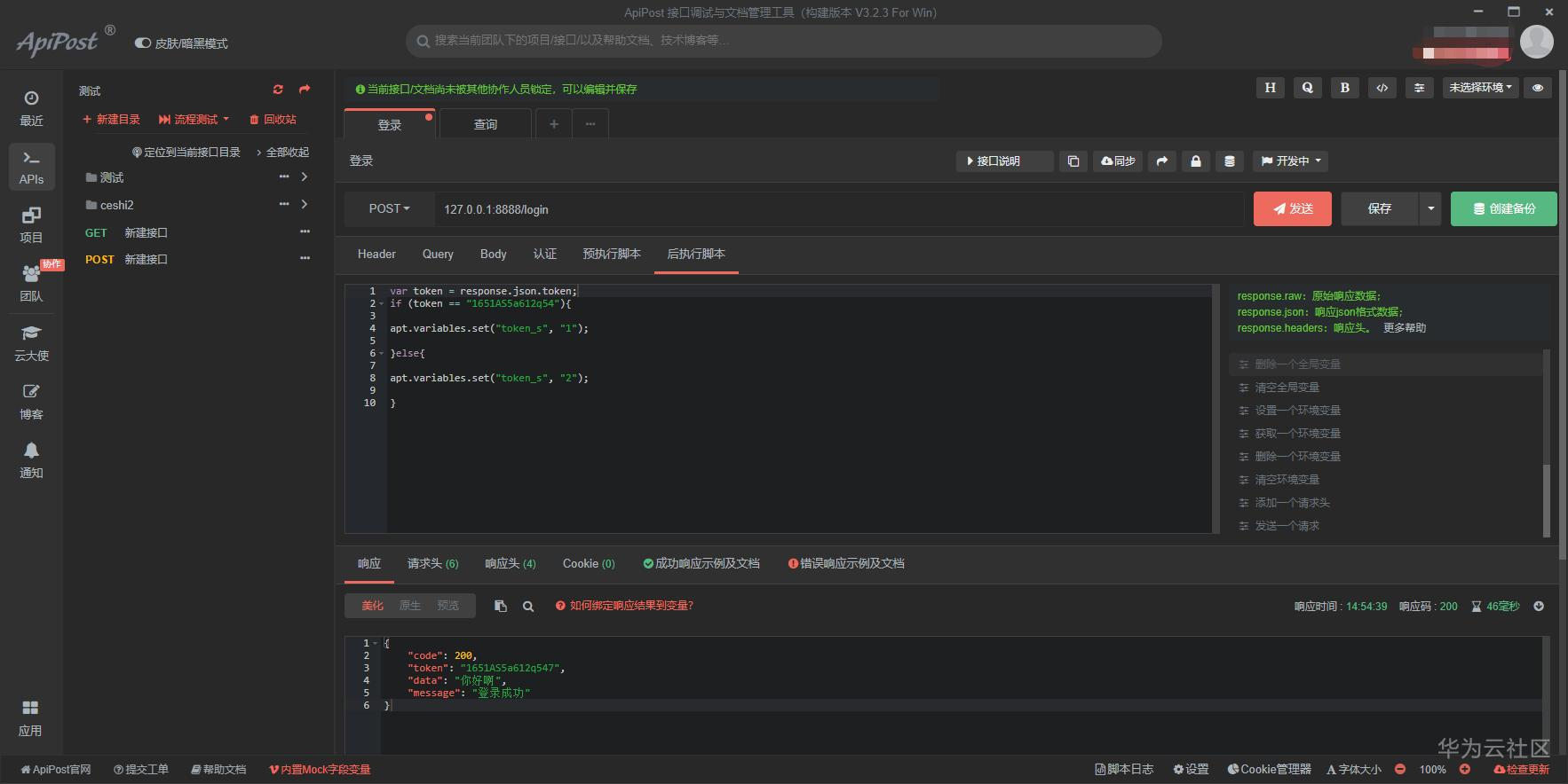
输入用户名密码进行登录,获取返回的参数

获取token的值,在后执行脚本中获取token
var token = response.json.token;
使用if语句判断token的值,
if (token == “1651AS5a612q54”){
apt.variables.set(“token_s”, “1”);
}else{
apt.variables.set(“token_s”, “2”);
}

其他接口调用token_s

在遇到随机生成不同数据的时候,还可以和mock.js一起使用,更具不同的返回值,输入随机的手机号、时间戳等。
var token = response.json.token;
if (token == “1651AS5a612q547”){
const phonePrefix = [‘132’, ‘135’, ‘189’];
const index = Math.floor(Math.random() * phonePrefix.length);
var phone = phonePrefix[index] + Mock.mock(/\d{8}/);
apt.variables.set(“token_s”, phone);
}else{
var timestamp=Date.parse(new Date());
apt.variables.set(“token_s”, timestamp);
}



- 点赞
- 收藏
- 关注作者
评论(0)