GaussDB(DWS) 云端运维系列第三期:集群监控
数据仓库服务与华为云监控服务(Cloud Eye)无缝集成。用户可以平台实时查看集群和实例的各项指标。通过监控集群和实例运行时的各项指标,用户可以识别出数据库集群状态异常的时间段,然后在数据库日志中,分析可能存在问题的活动,从而优化数据库性能。
查看集群监控信息
1.登录DWS数据库服务,在左侧导航栏中选择“集群管理”。
2.单击待监控集群名称,进入查看监控指标,打开云监控管理控制台。

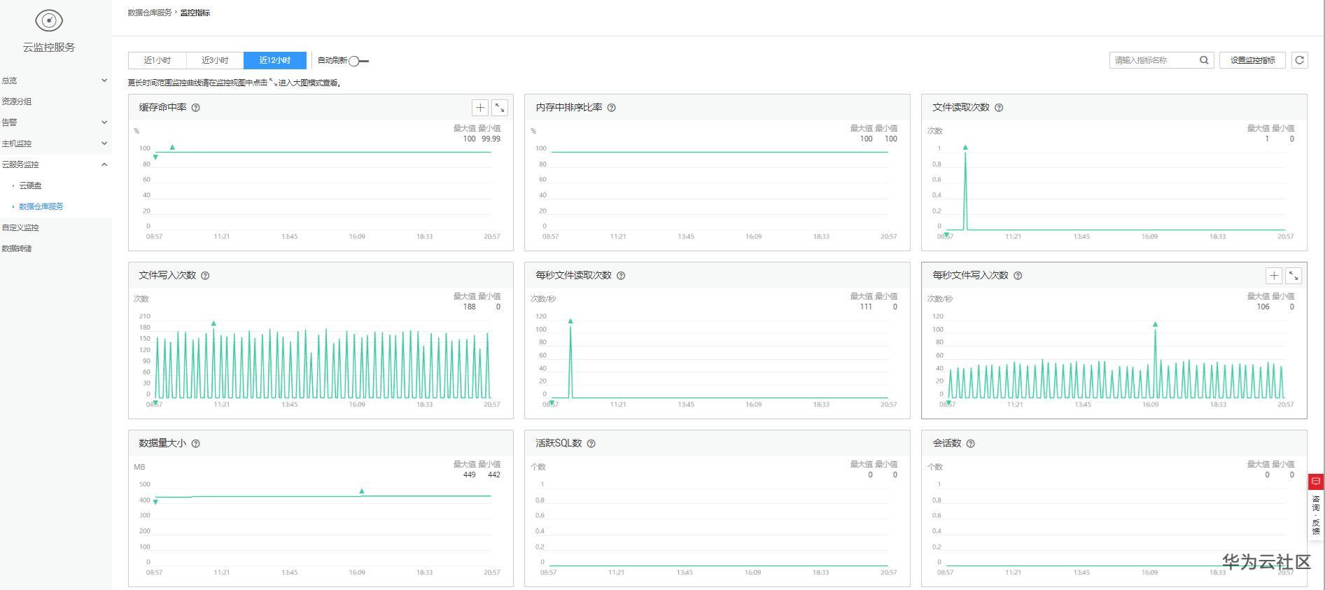
3.云监控支持查看数据仓库服务中数据仓库集群的监控信息,支持查看集群中各个节点各项监控信息。用户可以根据需要,选择指定的监控指标名称以及时间范围,从而显示监控指标的性能曲线。

查看实例监控信息
1.登录云监控服务,在左侧导航栏中选择“云服务监控>数据仓库服务”。
2.在选择数据仓库节点,单击待监控实例名称,进入查看监控指标。


多节点间的监控指标对比
1. 在云监控管理控制台的左侧导航栏中,单击“总览 > 监控面板”。
2. 在“监控面板”页面,单击“创建监控面板”,在弹出对话框中,输入“名称”后,单击“确定”。
3. 在“监控面板”页面,单击右上角的“添加监控视图”。
4. 在弹出的“添加监控视图”窗口中,配置标题和监控项。

配置数据存储
云监控各监控指标数据的保留期限为两天,超过保留周期后数据将被删除。如果需要永久存储,需要您开通对象存储服务(OBS),将监控指标数据数据可以同步保存至OBS。

创建告警规则
通过设置GaussDB(DWS) 的告警规则,用户可以自定义监控目标和通知策略,及时了解GaussDB(DWS) 运行状态,从而起到预警作用。
设置GaussDB(DWS) 的告警规则包括设置告警规则名称、监控对象、监控指标、告警阈值、监控周期和是否发送通知等参数。
1. 登录GaussDB(DWS) 管理控制台。
2. 在左侧导航栏中选择“集群管理”。
3. 在指定集群所在行的“操作”列中,单击“查看监控指标”,进入云监控管理控制台,查看数据仓库服务监控信息。
确认待查看“监控信息”的集群状态必须为“可用”,否则不能进行创建告警操作。
4. 在云监控管理控制台的左侧导航树上,选择“告警 > 告警规则”。
5. 在“告警规则”界面,单击右上方“创建告警规则”。
6. 在“创建告警规则”界面,根据界面提示配置参数。
a. 配置规则名称和描述。
b. 配置告警内容,根据界面提示配置参数。


- 点赞
- 收藏
- 关注作者
评论(0)