大项目写代码写到晕头转向?敏捷多项目框架解君愁
这两年互联网技术的发展可谓突飞猛进,实现网络万物互联也指日可待。科技与市场的发展与变革,导致各大企业的信息化建设也日趋复杂。每家企业都对信息系统的可靠性、便利性、功能性和安全性有着极高的要求。因此,要满足当代企业的信息化建设需求,就必须确立相关的建设规范。这时,一套成熟的开发模式,就显得至关重要。
话虽如此,但一套成熟的开发模式,是由行业长时间积累而来。建设企业信息化系统,必然要求参与者有极高的技术水平。开发一套优秀的信息化项目,需要海量的顶尖人才以及大量时间。而对于不同的项目来说,一般不会有人会考虑代码的复用性,这就导致了每套新系统都需从零开始的窘境。这时,多项目框架就有了一定的优势。如果企业有需要和技术实力,对成本没有过多要求,可以选择自主开发。如若预算有限,那使用成品多项目框架将会是最优解。

力软多项目快速开发框架,采用组件化设计理念。内置包括前端UI、工作流、表单、权限、即时通讯、数据可视化在内的,高性能、高并发、高复用的基础功能模块,可以快速构建包括OA/ERP/CRM/HRM/MIS在内的各类企业信息管理系统。可以同步生成APP/小程序(微信、支付宝、百度、头条、钉钉等)能极大地降低代码开发量,可以极大的压缩项目开发的时间和经济成本。
框架介绍:
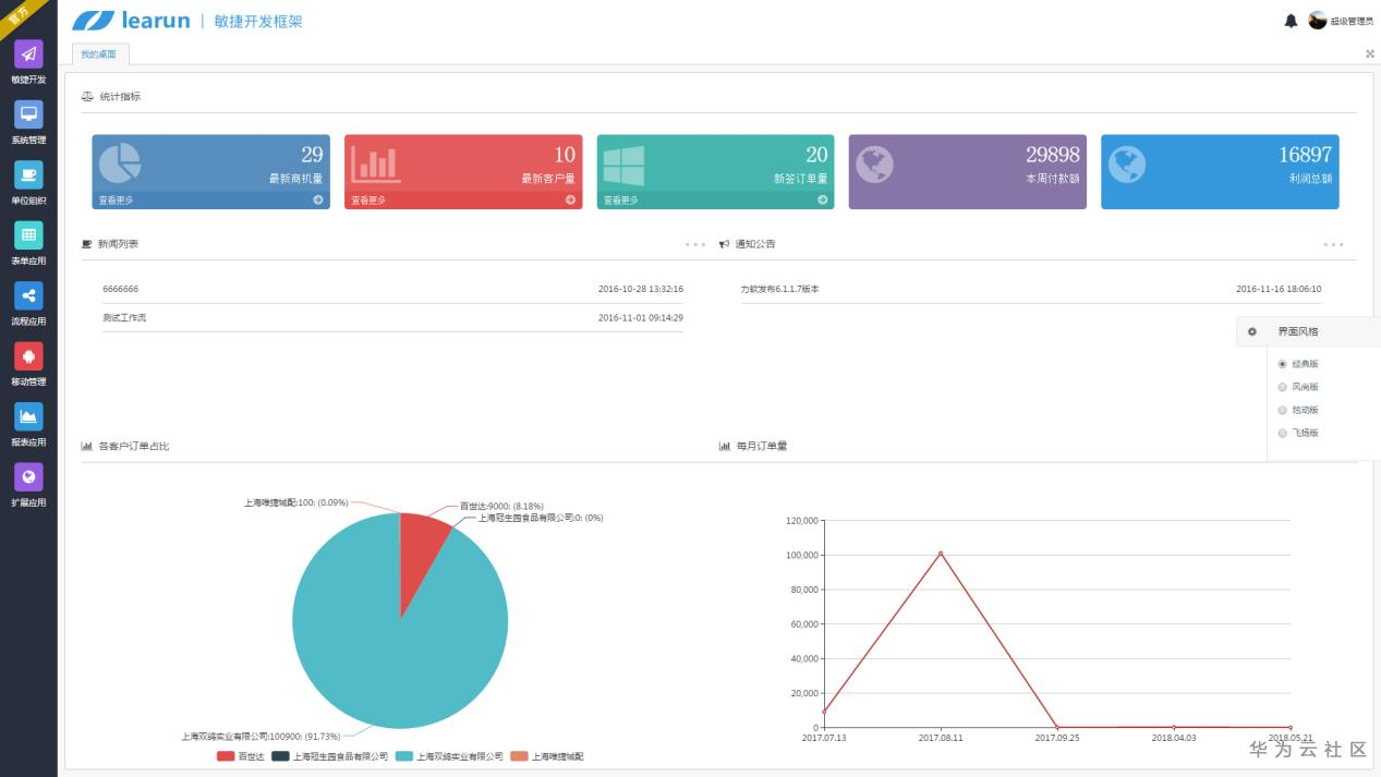
优秀的软件框架,除了功能的完善以外,界面UI也是一个不可忽视的因素,力软框架界面炫酷,交互友好,搭配5套风格界面。
经典版

风尚版

炫动版

飞扬版

专业版

框架特点
1.框架的主架构为基于.net MVC 的 BS 架构。
2.后台 ORM 支持 EF 和 dapper 两种模式。
3. 用于实现各类业务系统,如 OA、ERP、MIS、CRM、电商平台等系统的开发。框架本身是一个可二次开发的开发平台,开发者可以根据开发向导进行配置直接生成功能模块;但其本质就是一套源代码,开发者可直接在 VS 中基于框架开发,甚至还可对开发框架进行开发扩展。
4. 强大的权限管理组件。完成业务功能开发后,系统可以直接使用通用权限来管理业务功能及相关数据。
5.集成工作流引擎组件,使业务流程灵活可控。
6.集 BS 开发、微信组件、APP、小程序 开发组件于一体,一套框架解决开发问题。
7. 采用 SOA 架构,系统核心功能均可以通过服务的方式提供给外部调用,方便系统与信息化软件及周边硬件设备接口交互,解决企业信息化孤岛问题。
8. 强大的 UI 组件。UI 层基于 Jquery+Div+css+ajax 开发,没有采用第三方 UI 框架,这使其保持了简洁轻巧,重要的是不用支付额外的 UI 版权费用。同时开发框架内也集成了包括勾选框、文本输入框、动态下拉框、树型组件、Grid、翻页、数据、条件查询、导出、下载在内的各种组件,即使是前端新手,也可以做得很炫酷。
9. 系统前后台使用Ajax 交互,这样使得前端不必与后台的开发语言挂钩,日后要重构成php、JSP 后台的话,UI 层完全不用动。
10. 开发框架完美支持 Oracle、SQL Server、MYSQL 数据库。并且还支持在框架中同时操作多数据库,灵活性、稳定性都有保障。
11. 提供自定义报表功能。可通过编写 SQL、Procedure 作为数据来源进行构建不同类型的图形报表。
12. 提供工作流引擎组件,开发者可以直接在开发框架中使用自定义表单来承载业务数据来进行流程审批。也可在自写代码完成复杂表单后调用流程引擎服务进行流程审批。
13. 提供强大的权限管理组件,基于框架开发出功能后就可以直接给被授权角色授予该功能的权限。
14.提供 SSO(单点登陆)服务,方便多系统统一登陆管理。
15.提供微信企业号开发组件功能、让信息化系统更贴近使用者。
- 点赞
- 收藏
- 关注作者
评论(0)