实战案例丨使用云连接CC和数据复制服务DRS实现跨区域RDS迁移和数据同步
【业务场景及诉求】
希望将不同区域“华北-北京四”的rds与“亚太-新加坡”的rds进行迁移和数据同步,网络配置使用云连接CC。
【配置方法】:
1.资源准备:
华北-北京四rds:rds-bj4
内网地址 172.16.111.204
虚拟私有云 vpc-bj4
子网 subnet-bj4 (172.16.111.0/24)
亚太-新加坡rds:rds-***
内网地址 192.168.1.84
虚拟私有云 vpc-***
子网 subnet-*** (192.168.1.0/24)
2.创建云连接实例。
a.登录华为云控制台
b.打开服务列表,单击“网络 > 云连接”。
c.进入云连接服务信息页面,单击“创建云连接”,开始创建云连接实例。

3.为cc实例添加网络实例
a.在云连接列表中,单击目标云连接实例名称,进入云连接详情页面。
b.在云连接实例详情页面中,默认显示“网络实例”页签。
c.在加载网络实例页签中,单击“加载网络实例”。
d.在“加载网络实例”页面中,加载同账号网络实例。
e.将两个rds所在的vpc依次添加进来。
f.特别注意:已在其他cc实例中添加过的vpc,将搜索不到。



4.购买带宽包,配置域间带宽
a.为了实现相同大区不同区域或不同大区之间的互通,用户需要先购买带宽包,并绑定到对应的云连接实例中。
b.分为两个不同的大区:中国大陆、亚太。
c.购买带宽包时,按需要选择对应的互通类型和大区。
d.购买带宽包后,进入云连接实例详情页面,在域间带宽页签中,单击“配置域间带宽”,配置完域间带宽后,配置了带宽的区域间就可以进行正常通信。


5.云连接默认跨区域互通带宽为10kbps,仅用于测试连通性,需配置域间带宽以保证业务正常使用。因此,虽然cc实例没有配置域间带宽,但是已经可以创建drs灾备任务进行测试了。 (这篇案例中只做了测试使用,没有配置域间带宽,特别注意:正常情况下,需要为云连接实例配置域间带宽以保证业务正常使用!!! 参考链接:https://support.huaweicloud.cn/qs-cc/cc_02_0201.html)
6.在北京四创建灾备任务。
a.登录drs控制台,选择多活灾备管理,点击右上角的创建灾备任务。
b.使用云连接,网络类型要选择vpn、专线网络

7.测试源库和目标库的联通性
*如果创建drs任务的时候本云为备,要注意将源库的安全组对drs实例的ip地址放通数据库端口,否则测试连接将会失败。
*如果本云为主,要注意将目标库的安全组对drs实例的ip地址放通数据库端口,否则测试连接将会失败。

8.下一步,进行预检查
*目标库要为空库,若不是空库,将会报错。

9.下一步启动任务,查看情况

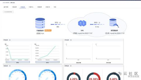
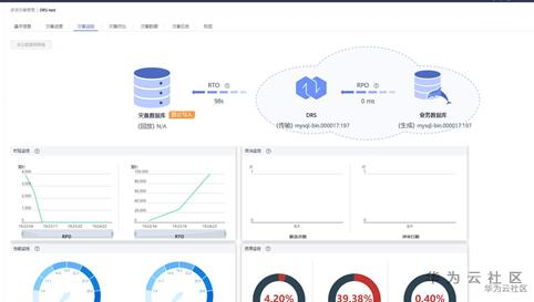
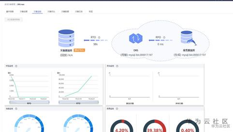
10.点击灾备任务名称,进入详情页,可以看到基本信息、灾备进度、灾备监控、灾备对比、灾备数据、灾备日志和标签等功能。点击对应功能,查看灾备任务详情,可以清晰的掌握迁移进度。


相关干货文档推荐:DRS上手手册
- 点赞
- 收藏
- 关注作者
评论(0)