如何使用HiLens Studio进行口罩检测体验
唉,前面呼唤了那么多HiLens,可惜 张若(筠)大大名草有主,而舒夏小小也流水无情。看来是时候拿出必杀技了——搞点HiLens的评测吧!
各位客官你们以为没有设备就不能评测了吗?非也非也。因为HiLens如此的友善,它居然能让你没有设备也能让你用。(其实质应该是你体验好了想买了就来买,Hilens待高价而沽。。。)
那么,如何使用HiLens呢?这就要提到HiLens的傻瓜开发工具:位于云端的开发工具HiLens Studio了。
我们下面来看一看具体的使用流程:
(1)申请HiLens公测:
你可以到www.huaweicloud.cn 搜索 HiLens,或者直接打开网页 https://www.huaweicloud.cn/product/hilens.html

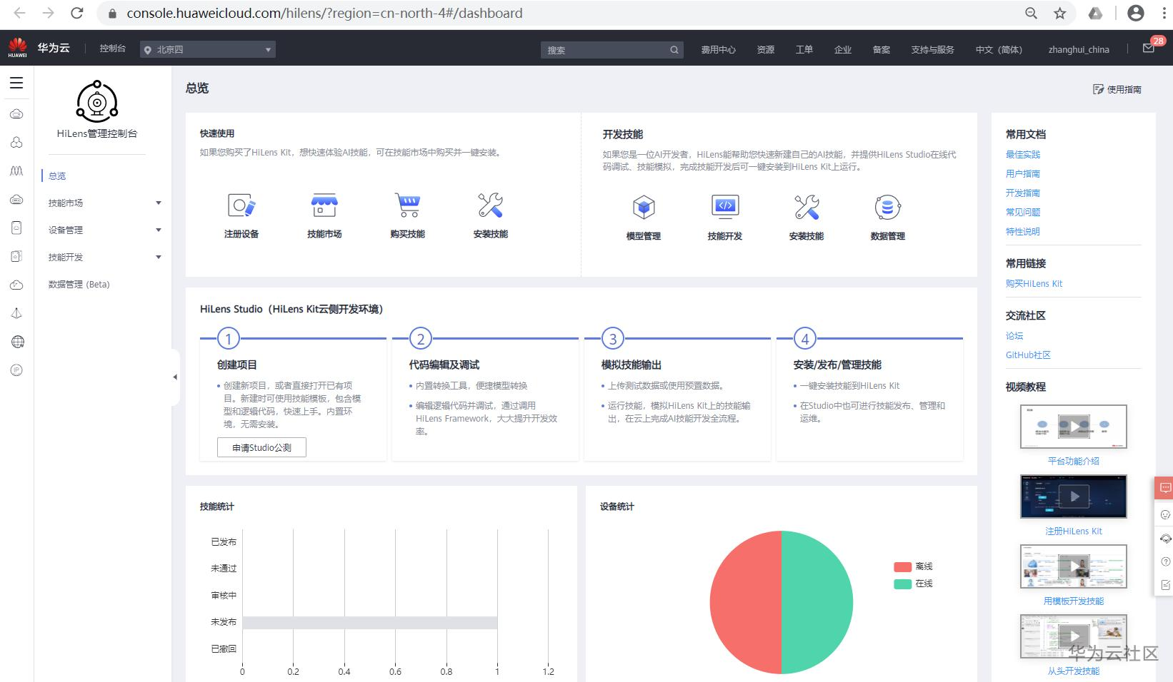
点击HiLens Studio公测(如果你是个财主:你可以点击 购买HiLens Kit)

点击“申请Studio公测”。
由于笔者已经申请过了,就直接进入了HiLens Studio的界面。

如果你没申请过,根据提示输入信息进行申请就行了。此处略(其实也不得不略,因为申请过的我看不到界面了)
(2)新建项目
在前面第一张图,点击“立即体验”,会进入如下界面:

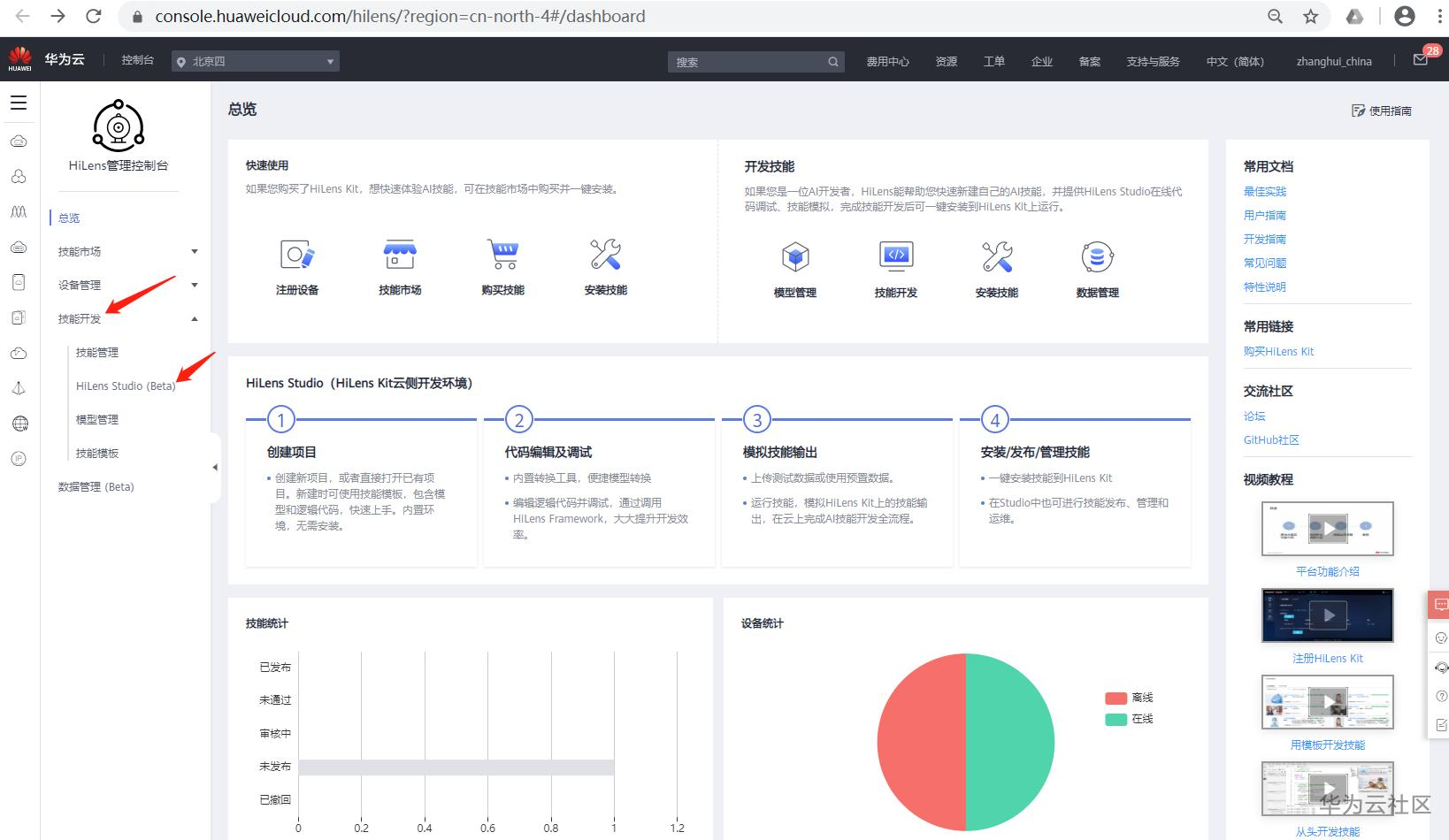
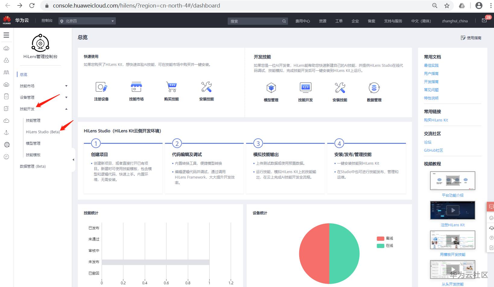
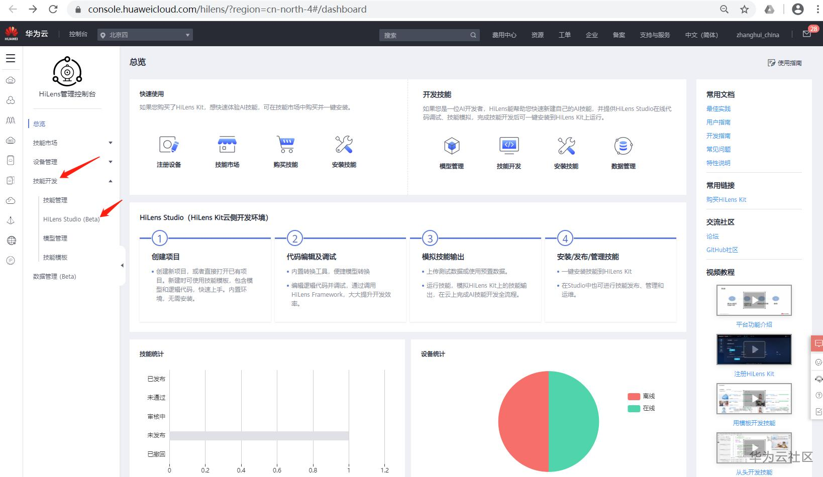
你可以在 左边技能开发-HiLens Studio(Beta)找到进入Hilens Studio的方式。

HiLens Studio的界面如下:

上面第一个face detection。。。是笔者曾经试过的一个HiLens项目,今天咱做一个新的。
就选择华为云引以自豪的 口罩识别来看吧。
点上图的New Project,在弹出的选择技能模板窗口,选择 Studio_Mask... (后面也看不清,也不换个行显示全一点,差评。。)看描述就是口罩识别的:

点击确定。系统会出现以下窗口,让你补充和确认:

因为我对Hilens而言,,,啥也不是。。。所以,这里啥也不填,直接点击右边的确定按钮。。
系统会加载以下的Hilens Studio的页面:

readme.txt显示得很明显。下面要做几步:编译。,运行。。
先编译:(按readme来)

然后运行:
这里要说个HiLens的特色,就是如果你在Hilens调试代码的时候,因为没有直连摄像头,Hilens会把项目工程test目录下的camera0.mp4文件模拟为HiLens的视频输入:

运行结果如下:

正面可以。

侧面也可以。。。
那我们就上传几段自己拍的戴口罩视频(好期待啊,本人要上镜了。。。。)
鼠标点开test目录,右键后点击Upload Files:

上传你自己拍摄的视频文件(这里我上传了2个戴口罩的视频,camera01.mp4和camera01-2.mp4)

因为HiLens studio只认camera0.mp4,所以可以在文件名点右键,先将camera0.mp4改成其他名字,再把camera01.mp4或者camera01-2.mp4改为camera0.mp4进行测试。

重新run:

很可惜,big口罩照片无法识别出来。。。
那我们换个小的:

看,可以识别出来。
至于具体靠近的口罩为啥识别不出来,这可能是训练数据没有训练贴面舞者的数据。。。。具体还烦请 舒夏小姐姐和若有大大 解释一下。否则就会出现一种典型的情形:
有一个戴口罩的人在向你走来,他戴着口罩,他戴着口罩。。。。他突然没戴口罩!!(HiLens大声说道!)不是的,它戴了,只是他想来吻你,你就认为他没戴,而且爬山高能预警。。。。(至于为什么戴着口罩也能吻你,这件事情因为不是科学问题,就不在本文中做说明了。。。)
(全文完,谢谢阅读)
- 点赞
- 收藏
- 关注作者
评论(0)