【产品技术】主机安全态势
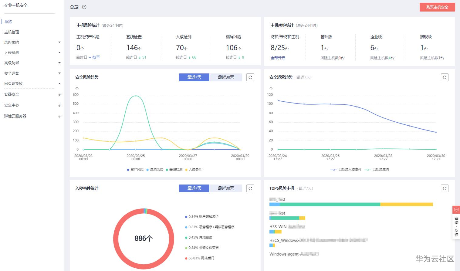
【摘要】 企业主机安全服务是一个用于保障主机整体安全的安全服务,能实时监测主机中的风险并阻止非法入侵行为、一键隔离查杀恶意程序、一键核查漏洞及基线、全面识别主机中的信息资产,帮助您管理主机的安全状态。风险总览通过在企业主机安全-总览查看主机风险统计、主机的防护状态、最近一周风险趋势和最近一周TOP5风险的云服务器,我们可以实时了解云主机的安全状态和存在的安全风险。单击主机风险统计可进入对应的功能进行快...
企业主机安全服务是一个用于保障主机整体安全的安全服务,能实时监测主机中的风险并阻止非法入侵行为、一键隔离查杀恶意程序、一键核查漏洞及基线、全面识别主机中的信息资产,帮助您管理主机的安全状态。
风险总览
通过在企业主机安全-总览查看主机风险统计、主机的防护状态、最近一周风险趋势和最近一周TOP5风险的云服务器,我们可以实时了解云主机的安全状态和存在的安全风险。

单击主机风险统计可进入对应的功能进行快速处理,可根据检测项目排查(如弱口令统一排查),知道存在此类高危问题的服务器数量和详情。
漏洞风险
入侵检测
基线检查
主机资产风险
查看单台服务器安全详情

查看单台服务器安全详情,快速查看当前服务器的资产信息、未处理的漏洞和安全事件。

单台服务器安全详情包含:
资产管理
检测主机上的账号信息、开放端口、对应进程、WEB目录、软件信息。
漏洞管理
检测主机的系统漏洞和Web-CMS漏洞。
基线检查
检测主机的系统、数据库、账号配置存在的风险点。
入侵检测
检测主机上的账号破解行为、异地登录行为、关键文件变更并告警。
检测主机上是否存在恶意程序并对恶意程序进行自动隔离查杀。
检测主机上是否存在Webshell后门文件并告警。
【声明】本内容来自华为云开发者社区博主,不代表华为云及华为云开发者社区的观点和立场。转载时必须标注文章的来源(华为云社区)、文章链接、文章作者等基本信息,否则作者和本社区有权追究责任。如果您发现本社区中有涉嫌抄袭的内容,欢迎发送邮件进行举报,并提供相关证据,一经查实,本社区将立刻删除涉嫌侵权内容,举报邮箱:
cloudbbs@huaweicloud.com
- 点赞
- 收藏
- 关注作者
评论(0)