Prometheus系列——监控Tomcat等java应用的状态
5月应用服务出现问题,当别的小伙伴问我,有没有Tomcat等应用状态的监控的时候,我有点儿尴尬。所以赶紧抽空部署一下。
在配置之前,就当已经会安装jdk和tomcat了。
一、下载jmx_exporter
#linux下
cd /usr/local/prometheus
wget https://repo1.maven.org/maven2/io/prometheus/jmx/jmx_prometheus_javaagent/0.3.1/jmx_prometheus_javaagent-0.3.1.jar
二、配置jmx_exporter
其实配置的时候,可以很简单的写成下面的格式如下,
#vim /usr/local/prometheus/jmx-exporter.yaml
---
rules:
- pattern: '.*'
不过,个人觉得上面这种配置,可以快速的上手,正式使用的时候,不推荐这样,因为这样会导致prometheus收集的指标太多了,对于存储和网络都会有些许的影响,特别是手机的主机特别多的时候。比较推荐官方给的配置,如下:
#官方推荐配置实例:https://github.com/prometheus/jmx_exporter/blob/master/example_configs/tomcat.yml
#将文件下载下来放到下面文件中/usr/local/prometheus/jmx-exporter.yaml
#cat /usr/local/prometheus/jmx-exporter.yaml
---
lowercaseOutputLabelNames: true
lowercaseOutputName: true
rules:
- pattern: 'Catalina<type=GlobalRequestProcessor, name=\"(\w+-\w+)-(\d+)\"><>(\w+):'
name: tomcat_$3_total
labels:
port: "$2"
protocol: "$1"
help: Tomcat global $3
type: COUNTER
- pattern: 'Catalina<j2eeType=Servlet, WebModule=//([-a-zA-Z0-9+&@#/%?=~_|!:.,;]*[-a-zA-Z0-9+&@#/%=~_|]), name=([-a-zA-Z0-9+/$%~_-|!.]*), J2EEApplication=none, J2EEServer=none><>(requestCount|maxTime|processingTime|errorCount):'
name: tomcat_servlet_$3_total
labels:
module: "$1"
servlet: "$2"
help: Tomcat servlet $3 total
type: COUNTER
- pattern: 'Catalina<type=ThreadPool, name="(\w+-\w+)-(\d+)"><>(currentThreadCount|currentThreadsBusy|keepAliveCount|pollerThreadCount|connectionCount):'
name: tomcat_threadpool_$3
labels:
port: "$2"
protocol: "$1"
help: Tomcat threadpool $3
type: GAUGE
- pattern: 'Catalina<type=Manager, host=([-a-zA-Z0-9+&@#/%?=~_|!:.,;]*[-a-zA-Z0-9+&@#/%=~_|]), context=([-a-zA-Z0-9+/$%~_-|!.]*)><>(processingTime|sessionCounter|rejectedSessions|expiredSessions):'
name: tomcat_session_$3_total
labels:
context: "$2"
host: "$1"
help: Tomcat session $3 total
type: COUNTER
三,配置tomcat
在配置Tomcat的时候,网上很多人给的都是下面这个配置:
修改文件:tomcat/bin/catalina.sh 或者win下修改tomcat/bin/catalina.bat
JAVA_OPTS=" -javaagent:/usr/local/prometheus/jmx_prometheus_javaagent-0.13.0.jar=20000:/usr/local/prometheus/jmx-exporter.yaml"
这个配置在tomcat8中挺好用的,centos6.9版本的tomcat7 和tomcat8 也都挺好用的。但是centos6.5的tomcat7中,不好用。需要使用下面的配置
]# vim tomcat/bin/catalina.sh
CATALINA_OPTS="$CATALINA_OPTS -javaagent:/usr/local/prometheus/jmx_prometheus_javaagent-0.13.0.jar=20000:/usr/local/prometheus/jmx-exporter.yaml";exportCATALINA_OPTS
# for win
tomcat/bin/catalina.bat
恩,catalina_opts这个,在Tomcat7 和8 中都是好用的。
如果是java -jar的java包的话,启动命令如下:
java -javaagent:/usr/local/prometheus/jmx_prometheus_javaagent-0.13.0.jar=20000:/usr/local/prometheus/jmx-exporter.yaml -jar yourJar.jar
启动java应用,然后使用ps -ef |grep java 命令来检查启动的java应用中是否有 -javaagent。如果有就表示正常,如果没有,请自行排查问题所在,比如路径不对等。
四、prometheus的配置
我的prometheus使用的是file_sd文件自动发现。所以配置如下
- job_name: "jvm_monitor"
file_sd_configs:
- refresh_interval: 30s
files:
- ./conf/jvm_monitor/*.json
当然了,也可以使用一台一台的写到prometheus配置文件里,如下:
// prometheus.yml 配置文件内容
- job_name: 'jvm_monitor'
static_configs:
- targets: ['192.168.1.200:20000']
labels:
appname: 'tomcat_xxx'
当这些都配置的时候,重新加载prometheus的配置文件,使配置生效。
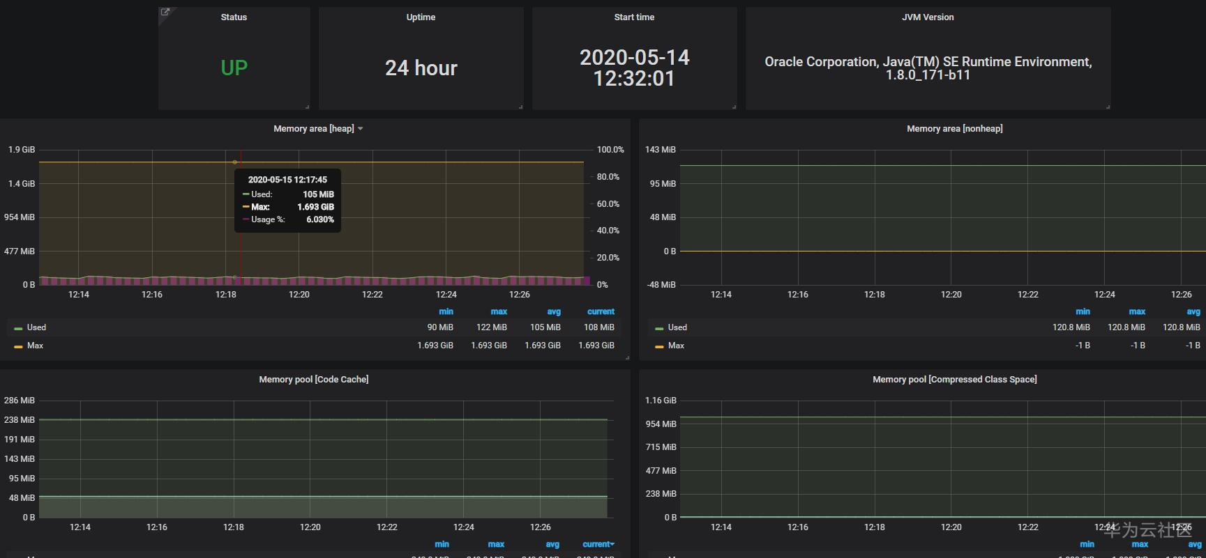
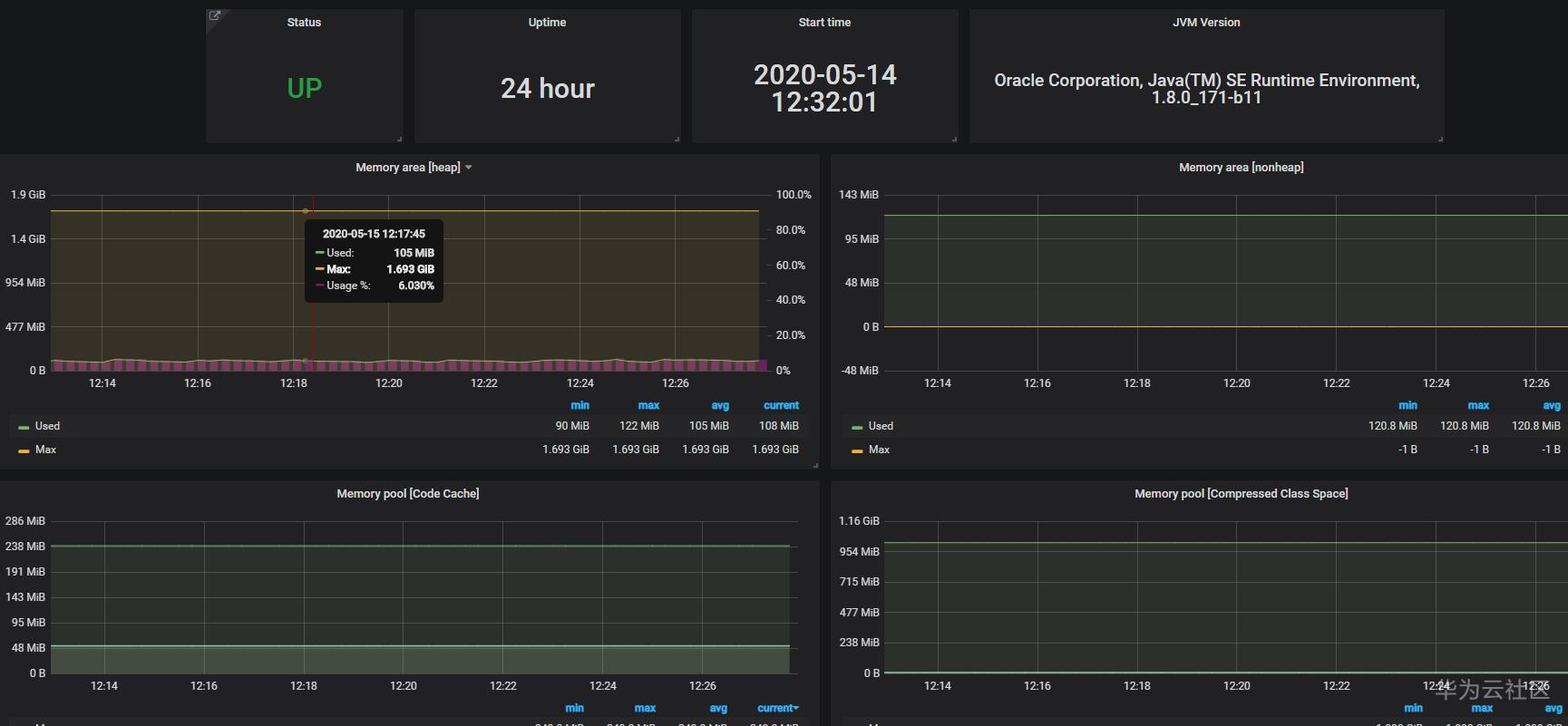
五、配置grafana
grafana的dashboards编号是8563,添加到grafana中即可。之后,就完成了tomcat的监控,如下图,稍微做了一点儿调整。

- 点赞
- 收藏
- 关注作者
评论(0)