公文管理用泛微,政务电子化、公文线上办
随着政务电子化的推进,智能化的公文管理方式已经成为政企单位管理公文事务的重要手段。
公文管理标准要求高、需求多:
公文处理量大,涉及环节多,上传下达难,导致流转周期长;
办文处理的规范要求高,操作繁琐,纸质文件影响审批效率;
公文文本、格式要求高,如何维持传统办文习惯并提高效率?
公文系统安全体系要求严,难以保障公文全过程的安全应用。
因此,智能化、移动化、全程电子化公文管理已经成为趋势。
泛微从发文、收文、用印、归档、交换、统计,为用户提供全生命周期的电子化公文管理应用,并且在移动端可进行操作,一体化使用。
同时,以公文为核心,泛微实现了与会议、督办应用的互通,实现数据、应用的自动转化与协同,可以灵活根据用户的需求进行平台化调整与扩展,实现公文管理的全生命周期的电子化管理。

(全程电子化公文管理架构)
泛微全程电子化公文管理系统亮点
一站式公文处理中心:满足不同岗位的公文管理需求
泛微的公文管理可以根据不同的用户角色,实时推送相关的工作内容,实现一站式的公文工作处理,工作可以主动推送与展现,提升办公效率。
普通用户:快速处理公文,快捷发起公文操作、追踪个人发起公文的流转审批情况,快速查阅与本人相关的公文统计数据、公文规范与模板。

办公室文书:关注发文中的排版、套红、用印、分发;收文中的拟办、请办、传阅、分办、承办;公文用印情况,公文交换情况,公文归档借阅情况。

办公室主任:按办、阅快速处理公文,领导意见的快速跟踪、集团各部室整体办文效能、公文情况统计等。

高层领导:可以快速了解公文信息,预览公文正文内容,按办阅区分,便捷的公文处理,可视化的集团各类公文统计报表。

下级单位:主要体现集团化分级分权的公文管理,内部公文流转完成后能够便捷呈报集团,实现接收集团来文的公文便捷签收处理并转内部收文流转。

公文全程电子化管理:收发文、流转、签发、用印、分发、归档等
1、拟文
支持公文在线拟文,整个公文处理过程不需要安装任何插件,跨浏览器应用,支持在任意的终端设备使用,不受客户端环境影响。

(在线拟文)
2、审批
一文多屏:能在一个页面同时展示公文正文、表单、签批意见等,公文信息协同,方便领导对于公文过程信息、背景信息进行全局掌控。

(一文多屏)
自定义审批意见:可以指定意见的显示位置、内容、查看范围,按组织维度自动归集汇总,签批意见支持按组织的方式自动分类归集,满足传统公文查阅处理习惯。

(自定义审批意见)
3、印章签字电子化
审批签发的公文自动选择套红模板,一键应用生成红头文件,使用方便,样式规范。
签发套红的公文在授权用印后,再也不用一一打印纸质文件下来并手动盖章,直接调用电子印章,省去公文盖章前后的一致性比对时间,省去线下来回签字盖章的成本和时间。
实现审批、签发、授权、用印的一体化。
为了确保公文印章安全,泛微通过集团化的印控中心,实现统一制章,印章与数字证书进行绑定;搭建用印授权、使用与监控体系:能够对印章的生成、修改、使用、删除、监控等进行全生命周期管理,避免印章使用隐患,为公文签署保驾护航。

(公文电子章)
此外,所有用印发布的文件,泛微通过数字签名、时间戳技术,确保法律效力,有效防篡改;对于打印的公文增加光栅防伪码和光栅防伪印章,保障公文全生命周期的安全应用。
4、发文
集团公文用印分发完成后,发送信息自动进入公文交换中心中的待发送公文列表。
集团型企业,可以配置化设定文件接收单位与发送范围,批量化、快速的分发公文到下属公司或者外部单位。

(公文分发)
5、收文
泛微支持电子来文、纸质来文、二维码、手工登记等多种方式快速收文。交换来文可以实现自动智能解析快速收文,直接实现组织内部的来文自动登记。
可以灵活选择接收处理方式,包括来文转收文、发文、签报、会议、督办等,外部来文快速转化为内部收文流程流转,实现来文登记到内部公文流转的一体化。

(智能收文)
6、流转
选择办理人员:智能化的生成流程,可以通过通讯录方式选择办理人员,自由设定流程的审批人员与走向,可自动生成公文流转的审批节点。

(公文办理人员选择)
自由加签:公文流转可以进行灵活的加签、转办、传阅、意见征询等操作,能够通过图形化的方式根据需要自由增加审批节点,灵活设定每一个节点的操作类型、操作动作、操作人员、操作权限,让公文处理更贴近实际管理需要。

(自由加签)
流程规则模板:所有参与过的流程规则都可以保存为一个模板,可以通过引用模板或者直接调用历史流程生成新的流程过程。

(流程模板)
智能文种转化:公文流转、办理过程中,根据实际管理需要,泛微能够快速实现发文、收文、请示、签报等公文之间的灵活转化,相关数据与信息可以自动进行传递,支撑多种场景的公文转变,提高办文效率。

(公文文种转化)
7、交换
通过公文交换中心,可以实现多个公文系统的便捷集成交互与公文电子化交换,包括交换、启封、接收、登记、退回、拒收等功能的完整支撑,实现内外协同。

(公文交换中心)
8、归档
从公文流转、分发之后自动形成公文档案卡片进行归档。泛微可以对预归档公文进行单一归档或批量归档操作,选择确认归档目录,档号、卷号等信息,也可通过与档案系统的一键集成进行归档。

(公文归档)
通过公文卡片能了解详细的相关背景信息及档案记录,溯源跟踪。
9、检索
所有的公文档案都可以进行一站式的查询,泛微通过智能化搜索,实现可按标题、文号/日期等多个关键词查询,支持全文搜索、模糊搜索,支持多种格式的正文及附件内容全文检索,让公文查询更便捷方便。

(公文查询)
文事会一体化:办文、办会、办事一体化
公文流转过程中可以灵活触发会议、任务、日程等应用,智能实现办文、办事、办会之间的关联与一体化协同应用,实现从公文到会议、督办、任务、到流程的一键转化。

(公文办会一体化)

(公文督办一体化)
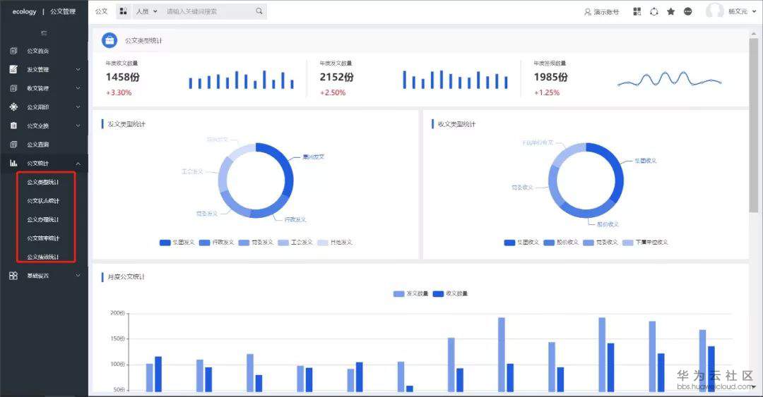
公文报表:可视化、多维度的公文统计
根据公文的类型、办理效率的统计与分析,泛微形成了丰富的公文统计表,支持相关指标的自定义设置,可以通过图形化的方式展现不同维度、不同类型的数据信息。
领导可以实时掌握集团各类公文的办理统计情况,便于进一步优化公文流转路径,有效提升整个组织的办文效率。

(公文报表)
公文PC移动一体化:可PC端功能自动延展到移动端
PC端所有的功能可自动延展到手机。泛微将公文管理同步到移动设备,手机、平板就能化身移动公文包,随时随地办理。
移动端中,领导可以直接在公文的正文与附件上面进行圈批圈阅,标记需要关注的内容,也可对表单和文件进行全文批注,能够保持原笔迹平滑,并有笔锋的效果,保留原有纸质办文的习惯,提升效率。

(线上批阅)
同时,泛微可提供便捷的移动公文用印,在线通过拖拽的方式完成用印,也可以自动盖章;同时通过移动印控中心,领导可以实时掌握和监控印章使用情况,实现印章管理监控,防范印章风险。

(移动公文用印-用印报表)
泛微全程电子化公文管理系统价值
平台化:所有公文应用都可以通过后台的7大引擎来快速构建,符合用户的使用习惯和操作模式,并且可以根据需求的变化进行平台化快速调整和扩展,以满足个性化及持续的业务发展需要。
智能化:公文管理平台在每个场景中都提供了智能化的组件,包括了文种的自动转换、文事会一体化,支持通过自然语言的交互办理,通过语音等方式即可处理公文。
全程电子化:通过与印控中心结合,实现公文审批与用印的一体化,从公文的拟稿到流转、签发用印、分发、电子化存证、公文交换的全程电子化。
- 点赞
- 收藏
- 关注作者
评论(0)