【鱼说科技】鱼说科技入驻华为云市场,科技击活文化,文化赋能产业!
【导语】2018年7月18日,成都鱼说科技有限公司入驻华为云市场,在华为云市场发布了文化击活云产品。鱼说文化击活云平台为各区域、各主题文化主提供全套的SaaS服务,通过为其构建文化击活云以及各项击活应用,推动文化产业的升级与发展,从而形成全域文化共生共享网络生态体系。这款产品有哪些功能,又如何使用呢?一起来了解一下。
平 台 描 述 
文化击活云是基于大数据,人工智能,云计算,地图GIS技术等先进互联网技术研发的位置文化共享云平台,它旨在实现人-物-文化的连接,为人们提供基于地理位置的文化共享服务。
文化大脑是文化击活云的核心部分,它是每个文化载体可搭载的的智能文化操作系统。 鱼说文化大脑为区域文化建立一种更高效、开放、共享的“科技+文化”的输出体系,帮助文化产业共享技术实现文化数据随处可存、计算随处可用、智能随处可见。通过对文化载体的数据分析、深度挖掘其价值并进行互联,以提升政府在文化产业智能管理水平、科学 决策准确性以及响应速度,解决击活和传播地方特色文化难题。
鱼说科技旗下的文化击活云为全域文化“击活”工程提供云端的 SAAS产品服务,击活文化的应用和文化击活云之间 形成一云多端的架构。文化击活云平台基于 SAAS 架构搭建,一次开发,上层的击活应用 和文化互动工具等可以无限扩展开发。

产 品 架 构 

平 台 六 大 功 能 模 块 


鱼说文化击活云的内容管理功能模块包含「我的内容」、「全云内容」、「全云内容」、「主题频道」、「素材管理」,能够为管理者提供便捷、流畅的文化内容编辑、修改、整理、关联频道、素材管理等功能。
功能亮点:通过内容管理模块,聚合起区域内所有的文化内容,实现对内容的高效管理和快捷创建,提升文化内容的管理和建设的效率。

【我的内容】:按照内容格式对已建内容进行分类,并提供内容创建和上传的入口,实现已建内容的管理和新内容的建设。
【主题频道】:查看已建立的文化频道,提供文化频道的新建、删除、编辑、关联等功能。
【全云内容】:查看已建立的整个文化击活云中的所有内容。
【素材管理】:按照图片、音频和视频对素材进行分类,建立素材库,进行素材的上传和管理。

鱼说文化击活云的鱼说机器人功能模块包含「机器人管理」 功能,能够为管理者提供新建机器人、关联频道、关联微信公众号等功能性的服务。
功能亮点:鱼说机器人的加入,带来了全新的文化感知方式,让每一处文化,都能和用户智能交流。

【机器人管理】
1.查看已建机器人的头像、名称、关联频道、关联微信公众账号、消息数、用户数等信息。
2.编辑和删除机器人,管理机器人的应用接入、智能设置、素材库、文化知识库和聊天记录等。
3.新建机器人。

鱼说文化击活云的入口管理功能模块包含「项目列表」 、「入口列表」 、两大功能,管理者通过这两大功能,能够远程管理固定入口和新增移动入口。
功能亮点:各类场景入口的建设,将极大凸显地区文化建设的成果,让鱼说文化击活云的入口随处可见,成为地区文化的击活的标志。

【项目管理】:按照项目对入口进行管理,可以查看项目的名称、备注、类型、包含入口数量等信息,并可以进行项目的新建、编辑、删除和新建入口。
【分类管理】:查看已建立的入口,包括入口ID、标题、对应内容、所属项目、运营人、二维码等信息,提供入口的新建、编辑、删除等功能。

鱼说文化击活云的小程序管理功能模块包含「绑定小程序」 、「数据助手」 、 「首页广告位」,管理者可自行选择绑定小程序,同时数据助手小程序将为管理者提供随时随地的数据统计、数据呈现以及对首页广告进行设置。
功能亮点:小程序为用户提供了地区文化击活云的线上入口,通过便捷的调用方式,让文化击活云的文化内容得到充分应用。

【绑定小程序】:提供绑定小程序、关闭绑定和修改绑定三项功能,对鱼说文化击活云绑定的小程序进行管理。
【数据助手】:提供小程序数据查看的二维码,通过微信扫码就可以实时查看已绑定小程序的数据。
【首页广告位】:对小程序首页的广告位进行设置。

鱼说文化击活云的飞豆管理功能模块主要是对第三方媒体的授权与管理功能,开启飞豆功能后,管理者能够授权第三方媒体平台,直接向第三方平台分发文化内容。
功能亮点:飞豆的应用,让文化击活云的文化传播变得简单,高效,便捷,精彩的文化内容,可以实现一键直达众多第三方媒体平台。

【功能管理】
1.开启或关闭飞豆功能;
2.开启飞豆功能之后,可以将文化击活云的内容授权给飞豆平台支持的各类媒体账号;
3.授权之后,通过飞豆发布的文化内容,可以选择直接同步到已绑定的媒体账号。

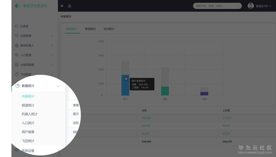
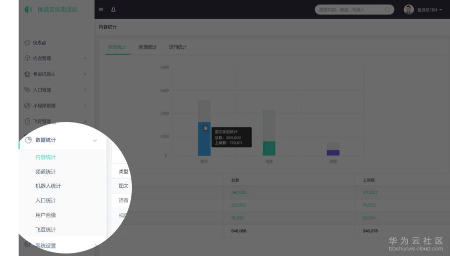
鱼说文化击活云的数据管理功能模块包含「内容统计」 、「频道统计」 、 「机器人统计」、 「入口统计」、 「用户画像」 、「飞豆统计」六大功能,管理者能够实时掌握文化内容相关数据动态。
功能价值:全面专业的数据统计和呈现,让整个文化击活云的运行状态清晰明了,为区域文化产业发展建设提供强大的数据支撑。

【内容统计】:针对内容的类型、新增以及访问统计
【频道统计】:针对频道的类型、新增以及访问统计。
【机器人统计】:针对机器人的数量、等级、消息以及知识库新增的统计。
【入口统计】:针对入口的类型、新增、访问以及项目数据的统计。
【用户统计】:提供文化击活系统的用户画像,包含地域统计和终端统计。
【飞豆统计】:对飞豆各项传播数据的统计,包含渠道统计与分发统计。
文 化 击 活 云 的 服 务 生 态 圈 
结合国家文化资源战略,“文化击活系统”以击活每一处“文化物”为切入点,建立起“文化物资源、内容创作和文化消费”三者间可持续发展闭环,通过系统平台化应用,场景化入口搭建,文化数据管理与产业转化等,实现物以文贵、物以文趣,为各产业提供更大价值的文化赋能。

服 务 市 场 方 案 

关 于 鱼 说 
鱼说是一家本着“科技击活文化”的理念,利用创新技术和创新模式,基于地理位置进行文化资源开发利用、运营服务的科技公司。公司的核心产品——“文化击活系统”可安装进每个文化载体使其活化,若干“文化击活系统”聚合成文化击活云,并延伸出一系列文化击活应用体系,从而为世界创建一个全新的文化共生共享网络,为人们提供更好的文化服务,为各产业提供更大价值的文化赋能。
- 点赞
- 收藏
- 关注作者
评论(0)