树莓派运维工具-宝塔面板
【摘要】 前两年买的一块树莓派3B+,刚开始热情很高,用来做了不少小玩意开发,后来入手了一台GPU服务器后,树莓派就闲置吃灰了。最近接触了宝塔面板这个工具,于是在树莓派上面安装上了宝塔面板,感觉很方便。这次我用的是树莓派3B+,ARM 4核架构,运行内存1GB,一张TF卡16G作为存储介质,这个配置已经达到了官方的建议要求。官方要求:内存要求最低128MB,推荐512MB以上,纯面板大约占系统10MB...
前两年买的一块树莓派3B+,刚开始热情很高,用来做了不少小玩意开发,后来入手了一台GPU服务器后,树莓派就闲置吃灰了。
最近接触了宝塔面板这个工具,于是在树莓派上面安装上了宝塔面板,感觉很方便。

这次我用的是树莓派3B+,ARM 4核架构,运行内存1GB,一张TF卡16G作为存储介质,这个配置已经达到了官方的建议要求。
官方要求:内存要求最低128MB,推荐512MB以上,纯面板大约占系统10MB内存
树莓派运行的是Linux发行版本Raspbian-jessie的系统。
将树莓派上电,并使用网线或者WiFi连接到路由器,使得树莓派可以访问外网。使用Xshell或其他支持SSH管理的工具登录到树莓派。
其实树莓派官方的Raspbian系统是基于Debian开发而来的,所以我们也自然可以使用Debian的教程进行安装。

这段命令下载了一个shell脚本,并执行它

大约等待5分钟安装完成后,就可以看到登陆方式了。这里需要注意的是,虽然安装程序给出了的IP地址是公网IP,但由于树莓派是在内网,并没有公网ip,因此,需要将宝塔面板登录地址修改为树莓派内网ip地址:端口号。
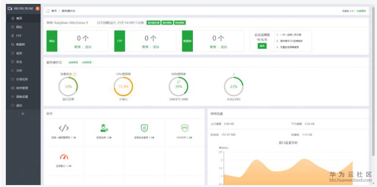
使用账号密码登陆成功后,可以看到下面这个界面。

宝塔面板界面

本文来自“机器在学习”
原文链接:http://www.siyuanblog.com/?p=114810
【版权声明】本文为华为云社区用户转载文章,如果您发现本社区中有涉嫌抄袭的内容,欢迎发送邮件进行举报,并提供相关证据,一经查实,本社区将立刻删除涉嫌侵权内容,举报邮箱:
cloudbbs@huaweicloud.com
- 点赞
- 收藏
- 关注作者
评论(0)