服务器监控软件搭建
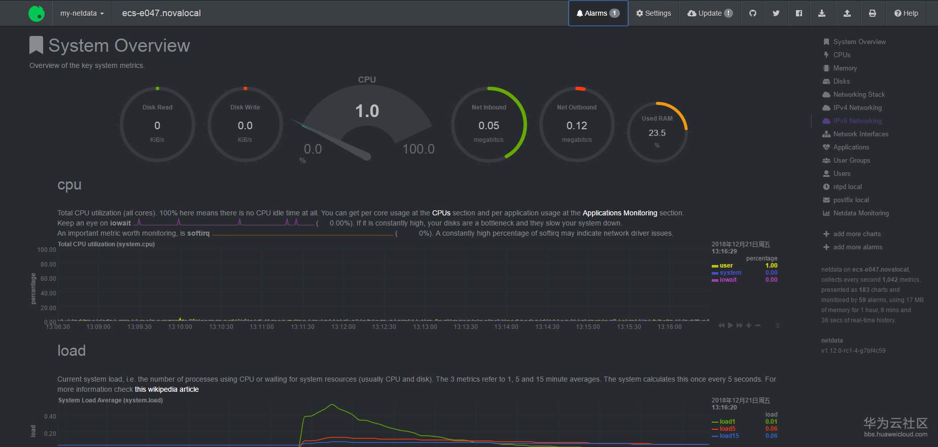
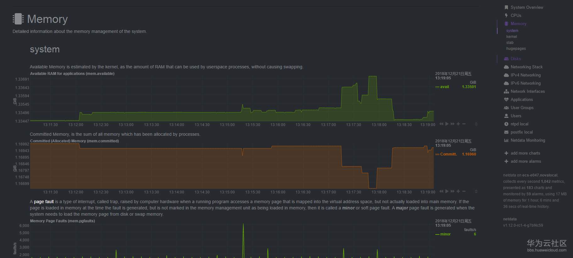
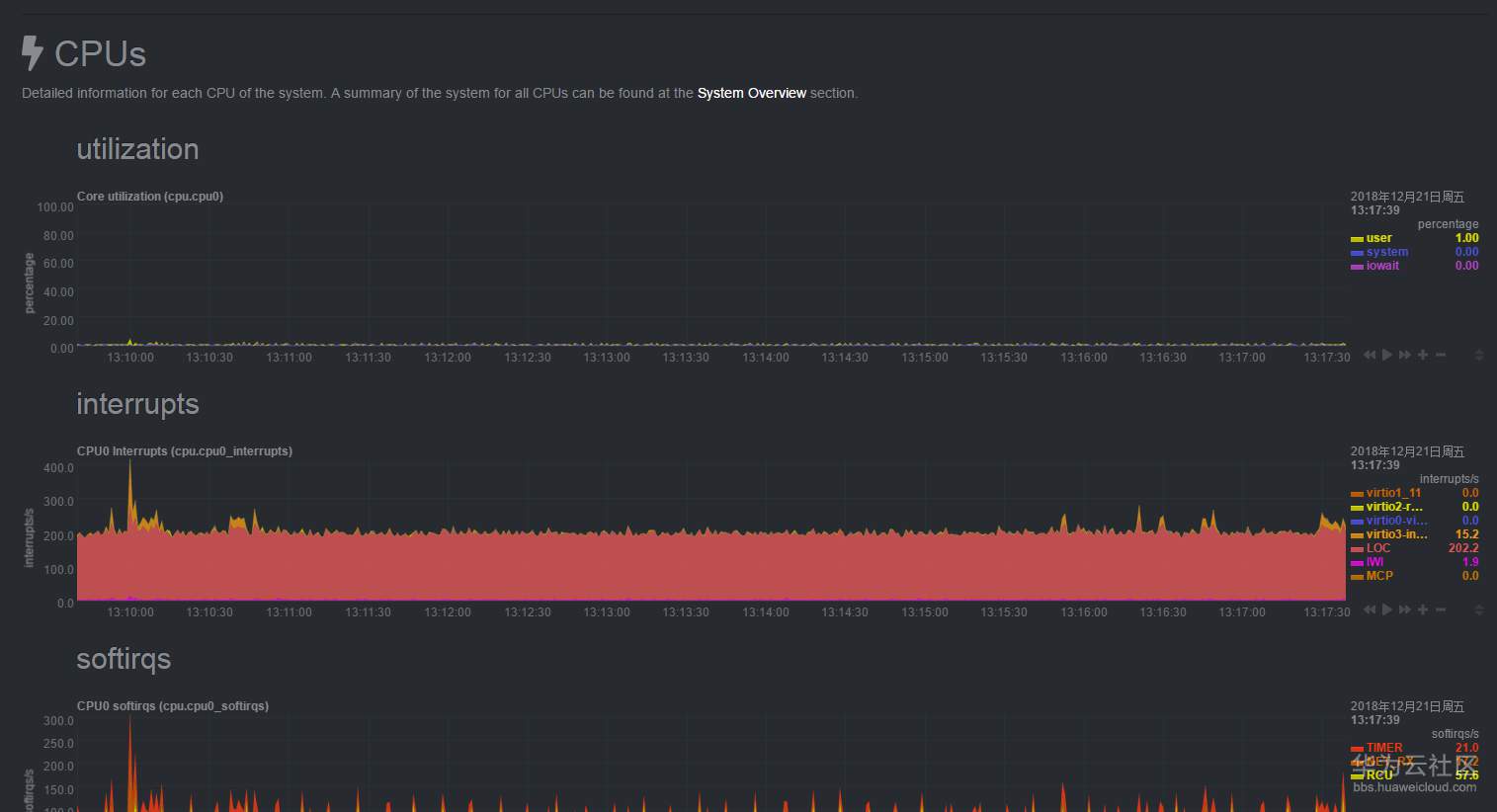
【摘要】 在无意中发现了一款服务器监控的软件,比探针好用名称:netdata网址:https://my-netdata.io/ 这个工具支持各种系统,FreeBSD,MACOS,centos,IOT设备等环境,支持采集CPU、内存、I/O、网络等各种数据,同时是图形化界面,唯一遗憾的是英文界面对于服务器的CPU也不算太高的,前几天在华为的ECS安装了一下,还不错。
在无意中发现了一款服务器监控的软件,比探针好用
名称:netdata
这个工具支持各种系统,FreeBSD,MACOS,centos,IOT设备等环境,支持采集CPU、内存、I/O、网络等各种数据,同时是图形化界面,唯一遗憾的是英文界面
对于服务器的CPU也不算太高的,前几天在华为的ECS安装了一下,还不错。




【声明】本内容来自华为云开发者社区博主,不代表华为云及华为云开发者社区的观点和立场。转载时必须标注文章的来源(华为云社区)、文章链接、文章作者等基本信息,否则作者和本社区有权追究责任。如果您发现本社区中有涉嫌抄袭的内容,欢迎发送邮件进行举报,并提供相关证据,一经查实,本社区将立刻删除涉嫌侵权内容,举报邮箱:
cloudbbs@huaweicloud.com
- 点赞
- 收藏
- 关注作者
评论(0)